brunch

마케팅 플랫폼 도입 전 물어야 할 5가지 질문

by 비즈스프링
뉴스레터-이미지-및-아이보스-Cover-008-1024x1024.png

마케팅 시장에서 다양한 데이터를 활용하고 비교 분석하는 것은 매우 중요합니다. 이 때, 업무의 효율성을 높이고, 좀 더 정확한 분석을 위해 마케팅 플랫폼을 많이 도입합니다. 그러나 할당된 리소스를 마케팅 플랫폼에 투자할만큼 도입의 중요성을 아직 모르거나 굳이 도입을 해야하나라는 의문점이 생기는 분들도 계실 것 입니다. 실질적으로 업무에 도움을 주는 마케팅 플랫폼을 선택할 수 있는 가이드를 드리고자 합니다.


도입할 마케팅 플랫폼을 선택하기에 앞서, 정말 마케팅 플랫폼 도입이 필요한지 검토해보겠습니다. 마케팅 플랫폼 도입 전에 아래의 질문에 대해 한번 생각해보시기 바랍니다.


마케팅 캠페인 성과를 정확히 분석할 수 있는가?

캠페인 성과는 조직 내 주요 활동에 어떤 영향을 미치는가?

고객/유저 데이터를 안전하게 지키는 동시에 세밀한 측정을 하기에 알맞은 기술 스택을 보유하고 있는가?

마케팅 캠페인 성과를 해석하고, 그 결과를 새로운 마케팅 활동에 적용할 수 있는가?


위의 질문들은 마케팅 플랫폼을 통해 쉽게 적용하고 보완할 수 있는 항목들입니다. 즉, 마케팅 플랫폼을 왜 도입하는지에 대한 답변이기도 합니다. 해당 항목의 답변을 생각하는 시간이 길었다면 마케팅 플랫폼을 활용하여 분석 환경을 구축하는 것을 권장합니다.


마케팅 플랫폼 도입의 필요성이 검토되었다면, 이제 마케팅 플랫폼을 선택할 차례입니다. 마케팅 플랫폼을 ‘잘’ 도입하기 위해서 도입 전 확인해야 할 5가지 질문입니다.




마케팅 플랫폼 도입 전 물어보아야 할 5가지 질문

마케팅 플랫폼을 도입하는 이유는 업무의 효율성과 데이터의 분석성을 높이기 위함입니다. 이러한 환경을 잘 구축하고, 제대로 활용하기 위해서는 꼼꼼하게 기능을 살펴보고 따져봐야 하는데요, 이때 필수적으로 갖추면 좋을 기능 및 조건을 알아보고, 이러한 기능이 왜 필요한지 함께 살펴보겠습니다.



1. 매체별 동일한 지표로 통합분석할 수 있는 환경인가?

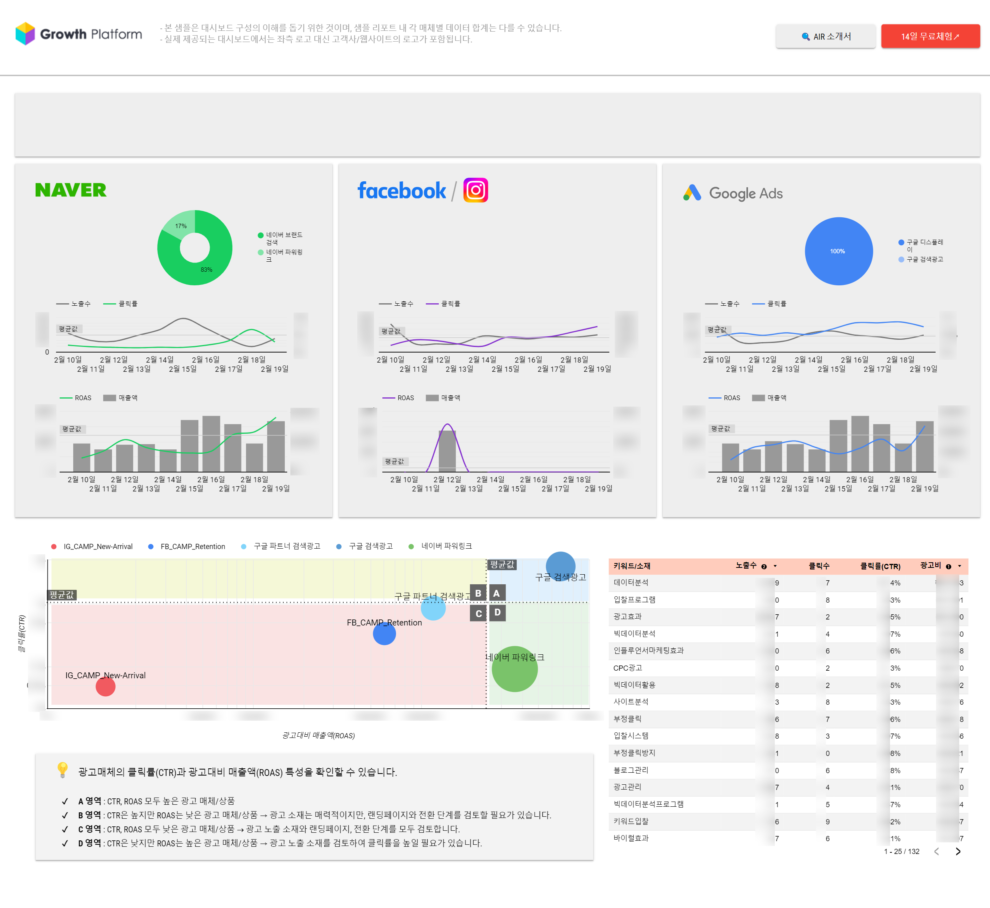
온라인 광고 시장이 커짐에 따라 매체사에서 다양한 광고 상품을 제공합니다. 이를 활용하여 사용자들은 비즈니스 목적에 맞는 광고 상품을 선택하여 여러 광고를 게재합니다. 그러나 광고 매체사별로 제공하는 전환 지표가 달라 통합하여 광고를 분석하기에 어려움을 겪으실 수 있습니다. 이때, 통합분석 환경을 제공하는 마케팅 플랫폼이라면 동일한 지표에서 다양한 매체별 성과에 대한 분석으로 이와 같은 한계를 극복할 수 있습니다.

질문 1.png 매체별 통합 분석 (출처: BizSpring)

매체별 제공하는 광고 데이터를 하나의 지표로 통합한다면 매체별 광고 캠페인에 대한 기여성과를 분석할 수 있습니다. 그러나 마케팅 플랫폼은 연동부터 어렵다고 생각하시는 분들도 계실 텐데요, 광고 매체별 API, 계정정보와 같은 최소한의 정보로 최초 1회만 연동하면 다양한 광고성과에 대한 리포팅을 쉽게 할 수 있습니다. 이를 통해 여러 광고매체의 성과 취합에 대한 번거로움을 덜 수 있을 뿐만 아니라 통합분석을 위한 기반을 간단하게 다질 수 있습니다.




2. 광고주별 성과 데이터를 요약 및 시각화하여 볼 수 있는가?

여러 광고주에 대한 관리 및 관련 서비스를 제공해야 하는 광고 대행사의 경우, 광고주들이 집행하는 매체에 대한 노출, 클릭, 매출액 등의 분석이 필요합니다. 이때, 광고주별 추세 데이터를 빠르게 파악할 수 있고, 분석하고 싶은 비교기간을 직접 설정하여 변동폭 확인이 가능한 마케팅 플랫폼을 선택하시길 바랍니다.

질문 3 (최종).png 광고주별 매체 통합 대시보드 (출처: BizSpring)

다양한 형태의 차트로 데이터를 시각화하여 보여준다면 광고주별 성과를 한눈에 확인할 수 있어 캠페인이 제대로 론칭 되었는지, 성과는 어떤지 모니터링이 가능합니다. 이를 통해 광고주의 비즈니스 목표에 맞게 마케팅 액션이 잘 진행되고 있는지, 원하는 기간에 예산이 알맞게 운영되고 있는지 확인하여 달성 여부 및 시사점을 파악할 수 있습니다.




3. 반복적인 업무에 대한 리소스 절감에 도움을 주는지?

정기적인 보고를 위해 근무 시간의 상당수를 리포트 작성으로 소비하는 대행사 직원 및 마케터분들이 계실 것 입니다. 특히 리소스 낭비로 인해 진짜 집중해야 하는 주 업무에는 시간을 제대로 할당하지 못하여 추가 근무를 하거나 만족스럽지 못한 퀄리티가 나오는 경우가 있습니다. 또한, 반복적인 리포트 작성 업무는 일에 대한 피로도도 높아집니다. 이러한 업무의 비효율은 최소화하고, 질은 향상시킬 수 있도록 스케줄 기능을 보유한 플랫폼을 선택해보세요.

질문 4-1.png 보고서 스케줄 기능 (출처: BizSpring)

이와 같은 기능은 광고주별 통합 보고서를 자동으로 생성할 수 있으며 일/주/월별 보고에 맞는 원하는 주기로 스케줄을 커스텀마이징 할 수 있습니다. 또한, 통합 리포트를 엑셀로 다운 받을 수 있는 기능도 활용한다면 다수의 인원에게 동일한 데이터 세트를 공유할 수 있습니다. 스케줄 기능으로 보고서를 편리하게 관리함으로써 반복적인 업무는 최소화하고, 전체적인 업무의 집중도는 높아질 수 있습니다.


질문 4-2-1.png 구글 검색광고 통합 보고서 엑셀 화면 (출처: BizSpring)
질문 4-2-2.png 네이버 검색광고 키워드 보고서 엑셀 화면 (출처: BizSpring)




4. 원하는 형태의 맞춤형 보고서를 생성할 수 있는가?

대부분의 마케팅 플랫폼은 플랫폼에서 제공하는 차원과 지표를 활용하여 제작된 리포트 템플릿을 제공해줍니다. 그러나 고정된 형식 외에도 사용자가 필요로 하는 정보만을 취합하여 보고서를 생성하고 싶은 순간도 있을 것 입니다. 이때, 커스텀 리포트 기능도 함께 제공하는 플랫폼을 활용한다면 분석 차원과 성과 지표를 원하는 형식으로 선정하여 사용자 맞춤형으로 보고서를 조회할 수 있습니다.

질문 5.png 맞춤형 커스텀 리포트 (출처: BizSpring)

물론 기본적으로 제공되는 리포트도 유익하고, 활용 빈도가 높습니다. 그러나 기본 리포트와 추가적으로 커스텀 리포트를 함께 활용한다면 사용자가 원하는 차원과 지표를 쉽게 붙일 수 있어 리포트는 단순하고, 정보는 실용적이게 얻을 수 있습니다. 이는 곧 다각도로 데이터를 분석할 수 있는 기반을 제공해주며 필요한 정보만을 빠르게 수집할 수 있습니다.




5. 데이터를 외부 플랫폼으로도 확장하여 활용할 수 있는가?

통합분석할 수 있는 환경을 구축하셨다면 더 나아가 광고 성과 데이터와 GA4와 같은 분석 Tool 데이터를 내 저장소에서 함께 관리하며 데이터의 활용 폭을 넓히는 것도 중요합니다. 광고매체와 분석 데이터를 매칭하여 Google BigQuery와 같은 자사 저장소에 저장한다면 광고 캠페인 통합분석, 시각화된 대시보드 구성, 예산 최적화/성과예측 등 다방면으로 데이터 활용이 가능해집니다.

질문 2.png 광고매체 데이터를 활용한 Looker Studio 대시보드 (출처: BizSpring)

특히 현재 인적 자원을 이용하여 수기로 데이터를 취합하고 계신다면, 성과 데이터와 분석 데이터를 한번에 관리할 수 있는 마케팅 플랫폼 도입을 고려해보시길 바랍니다. 이는 불필요한 리소스를 절감하여 마케터는 마케팅에 좀 더 집중할 수 있고, 다양한 분석환경을 통해 인사이트를 발굴할 수 있습니다. 이러한 환경을 구축하기 위해서는 관련 플랫폼 및 컨설팅 도입에 대한 적극적인 지원이 필요합니다.




비즈스프링은 변화하는 온라인 광고시장에 발맞춰 더 많은 지원을 할 수 있도록 끊임없이 연구하고 있습니다. 다양한 비즈니스에 대한 경험을 가지고 있어 많은 노하우를 보유하고 있습니다. 광고의 흐름을 한 눈에 파악하고 성과를 높이고 싶다면 언제든 편하게 연락주세요.



ad@bizspring.co.kr / 02-6919-5516




마케팅에서의 데이터 활용 기술과 인사이트
No.1 Data Partner for Data-Driven Growth
비즈스프링

공식 블로그 | 페이스북 | 네이버 블로그 | 유튜브 | 트위터 | 슬라이드쉐어


keyword