1. 구글 애널리틱스란 무엇인가?

Google Analytics란?

by 임유담

안녕하세요. 제 글을 읽어주셔서 감사합니다.

저는 현재 강남구 언주로에 위치한, 빅데이터 분석 기업 (주)골든플래닛에서 Google Marketing Platform(GMP) 부서에서 일하고 있는 임유담이라고 합니다.

최근 새로운 차세대 버전 GA4의 출시로 관심이 더 높아진 구글 애널리틱스(Google Analytics, 이하 GA)에 대한 문의가 급증하여 조금이라도 이해에 도움이 되시도록 글을 남깁니다.

글에서 다루지 못한 추가적인 문의는 https://goldenplanet.co.kr/about_us/contact_us/inquire 이곳에 남겨주시면 더 자세하게 알려드릴 수 있습니다.



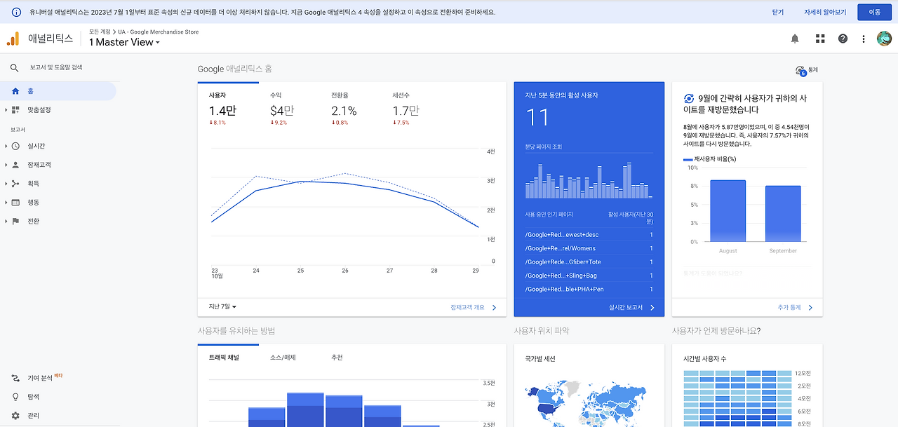
실제 구글 애널리틱스 메인 화면 (공식 Demo 계정)

GA는 Google Analytics의 약자로, 이번에 출시된 버전 역시 공식적으로 GA4라고 명명되었기 때문에 편의상 계속 GA라고 하겠습니다. GA의 정확한 이름은 원래 그냥 'Analytics(애널리틱스)'입니다. 위 실제 GA 보고서 메인 화면의 이미지의 좌측 상단에도 그냥 '애널리틱스' 라고 적혀있는 것이 보이실 겁니다. 그러나 애널리틱스라는 말이 그냥 '분석' 이라는 의미만 가지고 있고 여러 애널리틱스 툴이 존재하기 때문에 구분이 안되므로, 구글(Google)이 만들었다는 제품임을 명확히 하고자 일반적으로 GA라고 같이 말합니다.


이 GA가 아닙니다!!

공교롭게 GA라는 약자는 국내에서 다른 의미로도 쓰입니다.

구글 검색창에 GA를 검색하면 자신들이 만든 툴이므로 구글 애널리틱스가 제일 먼저 나오는데, 네이버 검색창에서 입력하면 '보험'과 관련된 게시물이 나옵니다. 국내에서 법인영업대리점(general agency)을 줄여서 GA라고 많이 하기 때문입니다. 국내 3대 통신사(SK텔레콤, KT, LG유플러스)의 공식 대리점 외에 3개를 같이 판매하는 매장을 종종 보셨을 겁니다. 그처럼 보험 상품도 메인으로 판매하는 회사 외에 다같이 판매할 수 있는 곳이 GA입니다.


마케터나 IT업무를 하지 않거나, 보험 업계에 종사하지 않는 분들은 GA라는 말 자체가 생소할 수 있는데 당연합니다. 일반적으로 소비자나 이용자 입장에서는 접할 일이 거의 없는 용어입니다.

여기서 제가 소개할 것은 다시 한 번 말씀드리지만 구글이 만든 분석 툴입니다. GA를 공부하기 위해 위 이미지의 도서를 구매하시면 매우 당황하실 겁니다. ㅎ

GA 관련하여서는 구글이 만든 솔루션이므로, 가급적 검색도 구글에서 하시거나 브라우저 역시 크롬(Chrome) 또는 크로미움 기반의 네이버 웨일(Whale) 사용을 권장드립니다.


정작 구글에는 자체 사전이 없습니다. [네이버 영어사전]


분석의 뜻 [네이버 국어사전]

GA는 'Analytics'라고 했습니다.

애널리틱스를 사전에서 검색해보면 '분석' 이라고 되어있지만 저는 분석보다 유의어인 '해석'이라는 표현이 더 적합한 거 같습니다만, 사실상 같은 의미이니 분석이라고 하겠습니다.

1. 사물을 자세히 풀어서 논리적으로 밝힘.
2 .수학 명제 A가 참임을 증명할 때에, A의 전제 조건을 순차적으로 거슬러 올라가서 이미 참인 것으로 알려진 B에 귀착시켜 증명하는 방법.
Analytics is the systematic computational analysis of data or statistics.
데이터 또는 통계의 체계적인 계산 분석입니다.


뭔가 분석하는 것은 확실한 거 같네요. 그럼 GA는 무엇을 분석하는 것일까요?

사전 이미지를 보시면 2번째 Analytics 설명의 국제영어대학원 신어 사전에 '웹사이트의 방문자 기록 분석을 제공하는 구글의 프로그램'이라고도 되어있네요. 이것도 완벽한 설명은 아닙니다만, 사전에까지 등록될 정도로 이제 고유명사가 되었습니다. 방문자 기록을 분석한다?

202112311210246707_t.jpg 이미지 출처 : https://www.ytn.co.kr/_ln/0103_202112311210246707

위 사진은 대형마트의 이미지입니다. 여러 사람들이 쇼핑을 하고 있습니다. 제가 A라고 표시해둔 분은, 작정하고 여장을 하지 않는 이상 누가 봐도 여성분일 겁니다. 뒷모습이지만 대략 4~50대로 예상이 됩니다. 옷차림으로 봐서는 겨울 시즌인 거 같고, 과일을 고르고 있습니다. 우측 B는 2~30대의 남성으로 보이네요.

제가 저 현장에 있었던 것도 아니고, 물어본 것도 아닌데 오프라인에서는 눈으로만 봐도 특정 사람에 대한 파악이 가능합니다. 나중에 저 사람들이 구매한 영수증을 보면 좀 더 구체적으로 무슨 물건을 구입했는지를 알 수 있을 거고, 마트 멤버십 회원이라면 얼마나 자주 오는지, 그동안 어떤 물건을 샀는지, 할인 상품 또는 묶음 상품에 관심을 가졌는지 '분석'이 가능해질 것입니다. '사용자의 행동 데이터'를 수집했기에 가능한 것이죠.

만약 저 사람들에게 더 깊은 이해가 필요하다면? 설문조사라는 것을 하면 됩니다. 어디서 왔는지, 무슨 물건에 관심이 있는지 직접 물어보면 더 빠르겠죠. 보통 쿠폰이나 다른 리워드를 제공해서 더 많은 데이터를 확보합니다.

저렇게 사람을 분석해서 뭘 할까요?

만약 A라는 분이 항상 과일을 할인할 때만 구입했다는 게 분석되면, 할인행사 전에 미리 메시지나 해당 과일코너에 할인 표시를 더 눈에 잘 띄게 표시하면 구매할 확률이 높아지겠죠? B라는 분은 1인 가구인데 항상 묶음상품의 양이 많아서 구매를 망설인 흔적이 있다면, 오히려 소분해서 용량이 적은 상품을 기획할 수도 있습니다.

단순히 상품을 만드는 MD의 예측이 아니라, 데이터를 토대로 타겟에 맞는 기획이나 마케팅이 가능해지는 것입니다.

스크린샷 2022-10-30 오후 4.26.34.png 브런치 메인 화면

오프라인은 이미 예전부터 분석과 조사가 있었습니다. 자 그럼 온라인은 어떨까요? 브런치 홈페이지에 지금도 누군가 계속 방문하고 있습니다. 그런데 누군지 알 수 있나요? 오프라인처럼 누가 들어왔는지 보이지가 않습니다. 이 웹페이지를 수많은 사람들이 접속해서 보고 있는데, 무슨 화면을 보고 어떤 버튼을 눌렀고, 어떤 게시물에서 댓글을 남기고 구독을 하는지 알 수가 없'었'습니다.

그런데 구글이 그것을 할 수 있게 바꾼 것입니다.


GA를 웹페이지, 그리고 스마트폰의 어플리케이션 및 매장의 키오스크까지 설치를 하면, 정확하게 그 사람이 누구인지는 알 수 없지만(누군지 알 수 있습니다만, 개인정보보호 원칙 때문에 불가능 합니다) 불특정한 개인 및 집단이 온라인에서 어떻게 유입이 되었고, 어떤 행동을 했는지 파악할 수 있습니다.

그럼 오프라인처럼 마찬가지로, 분석을 통해 어떤 이벤트를 했을 때 효과적인지, 어떤 페이지 또는 버튼에 반응하는지 등을 알 수 있는 것이죠. 그럼 Web, APP의 유입을 위한 마케팅이나, 이미 접속한 사람을 위한 마케팅, UI 등을 개선할 수 있겠죠?

그 목적을 위해 만들어진 솔루션입니다.


스크린샷 2022-10-30 오후 4.51.35.png https://w3techs.com/

유럽 오스트리아(호주 아닙니다)의 각 서비스들의 시장점유율을 알려주는 W3techs 라는 사이트가 있습니다. 전체 웹사이트 중에 GA를 55.8%나 사용하고, 애널리틱스 툴 중에서는 점유율이 무려 85.8%를 차지한다는 것을 확인할 수 있습니다.

제가 현업에서 실무로 확인을 하면 이제 개인 규모의 쇼핑몰 사이트에도 GA가 없는 곳을 찾기가 더 힘들 정도여서, 사실상 온라인 마케팅을 위해서는 이제 대체 불가능한 툴로 자리 잡은 거 같습니다.

keyword
작가의 이전글[빅데이터] 실리콘밸리 투어