brunch

기획자가 소개하는 플레이디 솔루션 시리즈 3탄

by Mobiinside

지난 9월 PlayD 솔루션 시리즈 2탄으로 소개해드린 마켓/경쟁사 분석 솔루션인 VOICE와 온라인 광고 운영 전문 솔루션 A-Square pro을 통해 전략을 세우고 광고를 운영하였다면 이에 대한 효과 데이터를 분석하고 시각화하는 작업이 필요하겠죠?



PlayD 솔루션 시리즈 2탄_마켓/경쟁사 분석 솔루션 VOICE, 온라인 광고 운영 전문 솔루션 A-Square pro : 바로 가기


오늘은 techHUB를 통해 만나 볼 수 있는 솔루션 중 사이트를 분석하고 마케팅 효과를 측정하는 솔루션인 TERA(테라)와 데이터 통합 분석 시각화를 제공하는 솔루션인 TUBE(튜브)에 대해 집중적으로 알려드리고자 합니다.





Solution1. TERA


많은 광고를 집행하고 어떤 광고에서 얼마큼의 효율이 발생되는지 어떻게 확인할 수 있을까요? 광고를 잘 집행했음에도 전환/구매까지 도달하지 않는 이유는 무엇일까요? 이러한 궁금증과 마케팅 측면에서 더 세부적으로 자세하게 효율을 측정할 수 있도록 탄생한 분석 솔루션이 TERA 입니다.


TERA 사이트 분석기로 방문자의 유입 출처, 페이지 뷰, 반송 등에 대한 기초적인 로그 분석과 자체적으로 보유하고 있는 메타 기준을 통하여 자동으로 광고 출처를 분류하고 출처를 찾을 수 없는 배너 등의 광고 영역에 대해서도 설정 코드를 통해 수집할 수 있습니다. 또한 광고 이외 유입 출처에서 발생되는 전환/구매 효과도 측정할 수 있으며 전자상거래 및 바이럴 마케팅 분석 등 다양한 세부 메뉴를 제공하고 있습니다.


광고를 통해 수집된 효과 데이터는 A-Square pro, TUBE와 연동하여 매체사의 광고 효과와 그에 대한 전환/구매/매출에 대한 세부 정보를 바로 확인하실 수 있습니다.


그럼 지금부터 TERA의 주요 메뉴와 활용 가이드에 대해 살펴볼까요?





1. 주요 메뉴


1) 사이트 대시보드


사이트 대시보드는 조회 기간과 동기간의 사이트 추이 데이터를 제공하며, 내 사이트가 잘 운영되고 있는지 유/무료의 비중 변동이 어떻게 진행되고 있는지 전체적인 사이트 상황을 파악할 수 있습니다.




f27982d8e8c3b8948a6cd1adbede5599_1574917852_1294.png





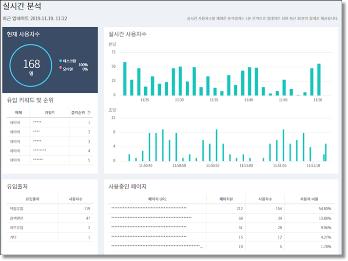
2) 실시간 분석



실시간 분석은 초/분 단위로 현재 사이트에 방문하는 사용자 수와 유입 키워드/출처 데이터를 제공하며 어떤 페이지를 많이 사용하고 있는지 흐름 데이터를 확인할 수 있습니다.




f27982d8e8c3b8948a6cd1adbede5599_1574917871_8437.png




3) 유입 분석



유입 분석은 사이트에 들어온 모든 전체 유입 출처에 대한 데이터를 제공하기 때문에 광고 및 광고 이외의 다양한 출처가 얼마나 사이트의 비중을 차지하고 있는지 한눈에 확인할 수 있습니다.




f27982d8e8c3b8948a6cd1adbede5599_1574917893_8254.png





4) 광고효과 분석



광고효과 분석은 유료 광고에 대해 좀 더 세부적으로 확인할 수 있도록 제공되는 메뉴이며, 검색광고, 캠페인, 디스플레이 광고(제공 예정)로 구성되어 있습니다. 각 메뉴에 따라 자동 메타를 통해 분석되며 설정의 코드 발급을 통해 원하는 광고를 유료로 분류하여 볼 수 있습니다.


광고효과 분석의 전환/구매 데이터는 영향을 준 효율 데이터인 “간접 전환/간접 구매” 데이터를 확인할 수 있습니다.




f27982d8e8c3b8948a6cd1adbede5599_1574917911_5699.png




5) 전환 및 전자상거래 분석



전환 및 전자상거래 분석은 전체 사이트에서 발생한 전환과 구매 데이터에 대한 상세한 세분화 메뉴를 제공합니다. 설정을 통해 분석하는 전환 분석 메뉴와 전자상거래에 특화된 제품 분석, 장바구니 분석, 구매 분석 데이터를 제공합니다.




f27982d8e8c3b8948a6cd1adbede5599_1574917934_2044.png





2. 활용 가이드



1) 전체 사이트 흐름 파악


① 실시간 분석, 사이트 대시보드를 통해 어떤 유입 출처로 유저들이 사이트에 방문하는지 어느 페이지가 인기 있는지를 확인할 수 있습니다.


② 추이 데이터를 통해 사이트 분석에 이상이 있을 경우 직관적으로 확인할 수 있습니다.



2) 전체 광고 자동 분류 및 수동 광고 분류 설정 분석


① 검색 키워드 광고의 경우 추적 URL을 통해 자동 분류되어 제공됩니다.


② 디스플레이 광고, 리타겟팅 광고의 경우 캠페인 코드 설정을 통해 유입 출처를 분류 설정하여 유입 출처부터 전환까지 모두 확인할 수 있습니다.




3) 광고 중복 유입 측정


① 검색 키워드 광고의 경우 중복으로 유입되는 키워드 및 유입 IP에 대한 분석을 제공합니다.

② 이 데이터를 통해 부정 유입을 확인하고 광고주 센터 내 차단 IP 데이터로 활용할 수 있습니다.




4) PlayD 솔루션 내 효과 데이터 연동


① TERA의 전환/구매 데이터는 A-Square pro, TUBE 및 내부 효과 데이터로 연동하여 제공합니다.

② 이 데이터는 입찰, 보고서, 광고 전환/구매 데이터로 활용하여 제공하고 있습니다.




Solution2. TUBE


많은 매체를 통해 광고를 진행하고 효과를 보았다면 이 많은 데이터를 어떻게 정리할 수 있을까요?


TUBE는 총 10개의 매체를 자동으로 연동하여 제공하고 있으며 이외 수동 데이터도 정해진 템플릿 없이 업로드하여 함께 확인할 수 있습니다. 이렇게 연동한 데이터는 시각화된 대시보드로 광고주와 마케터가 수정하거나 보고용으로 지속적으로 사용할 수 있습니다. 또한 업무시간이 많이 소요되는 데이터는 상세 보고서를 활용하여 업무 시간을 단축할 수 있습니다. TUBE를 통한 커뮤니케이션 및 히스토리 파악을 위한 업무 게시판을 제공하여 광고주, 마케터, 서비스 관리자 모두 자유롭게 협업을 진행할 수 있습니다.


그럼 TUBE는 어떤 메뉴를 제공하고 어떻게 활용할 수 있는지 살펴볼까요?





1. 주요 메뉴


1) 데이터 관리


TUBE를 이용하기 위해서 제일 먼저 선행되어야 하는 것은 데이터입니다. 데이터는 자동 매체, 수동 데이터, 로그분석 3가지로 조회할 수 있으며, 자동 매체는 인증 정보를 통해 수집하고 수동 데이터는 csv 파일로 등록, 로그분석은 TERA를 이용하여야 조회할 수 있습니다. 사용하고자 하는 연동 데이터들을 확인하여 준비한 뒤 대시보드, 상세 보고서 등의 데이터로 이용할 수 있습니다.



f27982d8e8c3b8948a6cd1adbede5599_1574917967_4722.png




2) 대시보드


광고에 특화된 4가지 샘플 템플릿과 자유롭게 가공할 수 있는 빈 화면의 템플릿을 제공하여 원하는 컴포넌트를 사용한 맞춤 대시보드를 구성할 수 있습니다.



f27982d8e8c3b8948a6cd1adbede5599_1574917984_9882.png



3) 상세 보고서


가공이 필요한 데이터 또는 결합, 특정 데이터만 추출 등의 잦은 동일 작업이 필요한 경우 상세 보고서 기능을 통해 쉽고 빠르게 추출할 수 있습니다.


상세 보고서는 총 5개 유형으로 단일 데이터, 다중 데이터, 왼쪽 데이터 결합, 공통 데이터 결합, 전체 데이터 결합을 제공하며 예약 발송 및 메일로 발송도 할 수 있습니다.




f27982d8e8c3b8948a6cd1adbede5599_1574918003_6532.png




4) 지표 관리


지표 관리는 기본으로 제공하는 지표 외 사용자가 원하는 계산식 및 내부 사용 계산식을 별도로 생성하여 이용할 수 있습니다. 자동 매체, 수동 데이터, 통합 중 선택하여 사용자 지표를 생성한 뒤 이용할 수 있습니다.




f27982d8e8c3b8948a6cd1adbede5599_1574918022_3288.png





5) 업무 게시판



업무 게시판은 광고주와 영업 담당자, 영업담당자와 서비스 관리자, 광고주 내부 등 다양한 협업을 위한 커뮤니케이션을 할 수 있습니다.




f27982d8e8c3b8948a6cd1adbede5599_1574918038_9076.png





2. 활용 가이드


1) 대시보드를 구성하기 위한 팁


① 대시보드는 시각화하기 가장 쉬우며 다양한 데이터를 한눈에 볼 수 있다는 점을 인식하고 제작해야 합니다. 수치, 글자가 많은 대시보드 보다 ‘이미지, 시각화된 그래프, 점유율, 비중’ 등의 한눈에 비교하기 쉽게 구성할 경우 습득하고 이해하는 시간을 단축할 수 있습니다.


② TUBE는 기본 4종 템플릿 외 또는 맞춤으로 템플릿 구성이 필요한 경우 새로 만들기를 통해 구성할 수 있습니다. 기본 4종 템플릿은 각 마케팅 종류에 따라 효과적으로 사용할 수 있는 대시보드 형태와 분석 데이터를 지정해 두었기 때문에 기본 대시보드를 참고하여 추가적인 혼합 대시보드를 구성할 수 있습니다.


③ 사용자 맞춤으로 대시보드를 만들게 되면 빈 화면의 대시보드가 생성되며 이 대시보드의 구성, 크기, 데이터 등은 사용자가 직접 컴포넌트를 선택하여 만들 수 있습니다. 주요 분석 데이터로 구성된 데이터 세트인 ‘데이터 컴포넌트’를 통해 주요 통합 테이블, 그래프, 차트를 구성할 수 있습니다. 그 밖에 분석 데이터가 아닌 시각화된 이미지, 텍스트, 그래프 등이 필요한 경우 ‘자유 컴포넌트’를 통해 구성할 수 있습니다.


④ TUBE의 데이터 연동을 통해 여러 매체의 데이터를 하나의 조건으로 테이블화하고 점유율, 비중 데이터 등을 그래프화할 수 있으므로 수동 데이터 작업으로 인한 리소스를 줄이고 목적에 맞는 결과 데이터를 손쉽게 확인할 수 있습니다. 더불어 다차원 보고서인 상세 보고서를 함께 이용 시 깊이 있는 세부 분석을 통해 더 자세한 의사 결정을 할 수 있습니다.



2) TUBE를 통한 반복되는 리소스를 줄이고 원하는 지표를 확인하기 위한 경우


① 다양한 유형으로 제공되는 상세 보고서를 통해 어떤 매체, 어떤 데이터든 원하는 유형의 맞춤 보고서를 생성할 수 있습니다.


② 자동 연동되지 않는 매체 데이터 또는 수동 데이터는 수동 매체 등록 후 상세 보고서 데이터의 소스로 활용하여 이용할 수 있습니다.


③ 생성된 상세 보고서를 통해 발생되는 이슈 대응, ROAS 감소 등의 세부 원인을 찾을 수 있고 마케팅 데이터뿐 아니라 기타 보고자료 백 데이터, 광고주 맞춤 세부 데이터 등도 이용하여 상황에 맞는 다차원 분석이 가능합니다.




3) 제작한 대시보드를 공유하고 싶은 경우 또는 직접 사용할 수 있게 하고 싶은 경우


① 한번 제작한 대시보드, 상세 보고서는 필요에 따라 광고주에게 PDF, 이메일을 통해 바로 발송/다운로드할 수 있습니다. 메일로 공유 받은 TUBE 대시보드는 로그인을 하지 않아도 바로 확인이 가능하기 때문에 언제 어디서나 확인이 가능합니다.


② 또한 권한을 부여하여 분석 결과와 데이터를 함께 관리/편집할 수 있어 쉽게 협업이 가능합니다. 광고주에게 권한을 부여하여 광고주가 원할 때마다 TUBE에 접속하여 확인할 수 있습니다.


③ 데이터를 확인하고 발생된 전략, 문의, 수정 사항 등은 업무 게시판을 통해 쉽고 빠르게 협업을 진행할 수 있습니다.




4) 하나의 프로젝트>대시보드를 여러 담당자(또는 내부 관리자)가 관리/운영해야 할 경우



① 프로젝트 단위로 권한을 부여할 수 있으며 프로젝트마다 다르게 매체 연동을 설정할 수 있습니다. 하나의 프로젝트 내에 여러 개의 대시보드, 상세 보고서를 구성할 수 있습니다.


② 권한은 조회만 할 수 있는 프로젝트 조회 권한과 수정 권한까지 모두 가지고 있는 프로젝트 관리 권한으로 구성되어 있습니다.


③ 특정 매체마다 조회 권한 및 관리 권한을 다르게 부여해야 한다면 프로젝트를 각기 생성하여 권한을 부여하면 됩니다.


마지막 3탄을 끝으로 지금까지 PlayD 솔루션 VOICE, A-Square pro, TERA, TUBE를 소개해 드렸습니다.


PlayD 솔루션을 통해 온라인 마케팅의 All-in-One을 경험해보시기 바라며 각 솔루션들에 대한 더 자세한 문의는 PlayD 온라인 광고 문의하기를 통해 문의 주시기 바랍니다.



techHUB 바로가기 >> www.techhub.co.kr


이상, No.1 데이터 마케팅 컴퍼니 플레이디였습니다.







이전 글


(5) 보다 간단하고 편리하게! 2030 잡기 위한 간편 보험 트렌드
(4) 웹 유저의 앱 온보딩을 통한 웹투앱 마케팅 허브 전략
(3) Z세대의 패션 트렌드 #꾸안꾸 #OOTD #개취존중
(2) 아마존 글로벌 셀링: 상품 리스트 프로세스 최적화
(1) 기획자가 소개하는 플레이디 마켓… VOICE, A-Square pro




PlayD_CI-1-1024x195.png






이 콘텐츠는 플레이디와 모비인사이드의 파트너쉽으로 제공되는 기사입니다.




88x3151.png


keyword
매거진의 이전글2019 SW컨퍼런스 KOSSCON 빅데이터 강연 후기