맘에 드는 자산관리 툴이 없어? 만들자

나에게 100% 맞춰진 자산관리 시스템 개발하기

by soyeonrsdy

나는 돈에는 큰 관심이 없지만 투자는 매우 좋아한다. (잘 하는 것 아님)

태니지먼트라는 검사를 한 적이 있는데 나를 이루는 가장 큰 특징과 강점으로 '미래 예측'이 나왔다.

나는 미래 예측을 잘 하는 것은 아니지만 늘 미래에 먼저 가있는듯 생각하는 것을 좋아한다.


'AI의 발전으로 기본 고소득 시대가 온다면 정말로 노동할 필요가 없어질까'

'자율 주행이 가능한 차 외에는 모두 수동차가돼 수요가 적어질까'


뭐 이런 생각들 ..

그럼 자연스럽게 관심이 가는 종목이 생기고 그것이 나의 자산으로도 이어지는데

이걸 늘 엑셀과 노션으로 정리하다가 한번에 관리하면 좋겠다싶어서

빌드해본 나의 첫(!!!!) 자산 관리 시스템


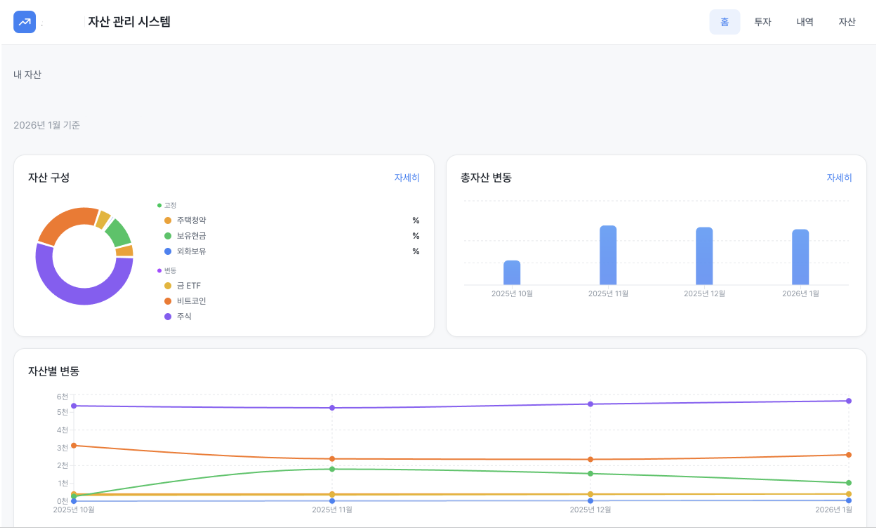
(1) 자산 관리 시스템 dashboard
image.png

가장 먼저 들어오면 보이는 대시보드

-총 자산

- 자산 구성

- 총 자산 변동

- 자산별 변동

으로 구성했는데, 대시보드인만큼 내가 한눈에 확인하고싶은 것들만 넣었다.


사실 이번에는 긴 기획 과정을 거치기 시간도 없고 좀 귀찮아서 특히 프론트에는 신경을 안쓰고싶었는데

'Toss 증권' 스타일로 구현해줘

라고 요청하니 모든 모든 UI를 저렇게 구현해주었다.

물론 고칠 것이 많지만 너무 기특해라


(2) 투자 tab
image.png

투자 tab의 경우 보유 종목/관심 종목 /매매일지 로 구성했는데,

사실 종목에 관한 것은 이미 증권사에서 너무 잘 제공을 하고 있어서 내가 굳이 API 끌어다 쓰거나

토큰을 갈아가며 다른 데이터 연결할 필요가 없다고 생각했고

내가 구현하고싶었던 것은 매매일지였다.


image.png

매매일지를 노션에 적었었는데 트래킹도 잘 안되고 결과 복기도 어려웠다 ..

이걸 내가 보유하고있는 종목과 페어링 시켜서 매수-매도 일지를 쓰면 나중에 내가 매매 판단을 할 때 도움이 되지않을까했다.

캡처본엔 없지만 결과를 복기할 수 있는 섹션도 마련해두었다.


(3) 수입/지출 내역 관리 tab
image.png

나처럼 쫌쫌따리 돈 관리 어려워하는 사람들은 가계부 쓰는게 세상에서 가장 어렵다(^^..)

그래서 애초에 지출을 결제 건으로 보는 게 아니라 고정비와 신용카드로 나누어서 관리하는

나의 경제관념을 그대로 반영한 내역 관리 페이지

그냥 수입 - 지출 = 투자 가능 금액이라고 생각하니 굳이 단건으로 나누지않아도 고정비 외 내가 조절할 수 있는 신용카드 지출을 줄이는 효과가있긴하다 (있나..)

많이 벌고 많이 쓰는 게 내 꿈 ㅎㅅㅎ



(4) 자산 현황
image.png

매월 자산 관리는 사실 미키피디아 님 영상에서 알게된 방법으로 엑셀로 정리했었는데

이 로직을 넣으니 엑셀에서 아쉬웠던 구현이 짠! 하고됨+ 시각적으로 너무 편안

해지니 쏘쏘 해피했다


*자산관리 감 안잡히시는 분들은 꼭 참고해보세요!

https://youtu.be/oQjZWZ3MLS4?si=iWh99GDhjEUSkeMd



사실 그렇게 대단한 서비스를 구현한 것은 아니지만

1. 엑셀/노션에서 찢어져 관리되고 있던 것을 한번에 관리한다는 것

2. 기존 SaaS툴에서는 제한적인 커스텀이 가능하다는 점

3. AI를 붙일 수 있다는 점

에서 나에게는 의미있는 서비스라고 생각이 들어서 기록!


나중에는 저 관심종목 발굴에만 특화된 서비스를 만들어볼 계획

커밍쑨 ..

작가의 이전글클로드 코드 Command/Skill/Agent가 뭔데