brunch

고객 세분화가 중요한 이유 3가지

by 비즈스프링

▶ 고객 세분화에 대해 더 알아보기

식음료사 사례로 보는 고객 세분화 설계

고객 세분화, 이렇게만 하지 않아도 절반은 성공!

고객 세분화, 이렇게만 해도 절반은 성공!

분석 시나리오를 통한 쇼핑몰 고객 세분화 방법

이커머스에서 성공적인 가치기반 마케팅을 위한 딱 한 가지 조언


효과적으로 마케팅을 진행하기 위해서는 고객을 세분화하여 분석하는 것이 매우 중요합니다. 고객이 원하는 니즈와 고객에게 전달할 수 있는 가치를 파악한 후, 고객 세분화를 진행한다면 마케팅의 완성도를 높일 수 있습니다.


사실 고객 세분화의 중요성은 누구나 공감하실 겁니다. 그래서 초기 작업할 때, 더욱 정밀하고 세심하게 진행해야 합니다. 그렇지 못할 경우, 타깃층 분류가 알맞지 않아 기획과 전혀 다른 결과로 이어질 수 있습니다. 고객 세분화 중요성과 함께 이러한 불상사를 막기 위한 방법도 같이 알아보겠습니다.




1. 고객 친화적인 경험 제공


일관되고, 획일화된 프로모션은 고객의 관심을 끌지 못합니다. 고객의 니즈가 무엇이고 어떤 부분에 집중해야 하는지 파악하여야 효과적으로 고객 참여를 유도할 수 있고 만족스러운 고객 경험을 제공할 수 있습니다. 특정 고객층을 타겟팅하여 그들이 원하는 정보를 제공함으로써 단순 방문을 유도하는 것에서 그치지 않고 장기적인 고객층 확보까지 이어질 수 있습니다.


고객들의 시장 주도성이 높아지면서 고객 맞춤형 서비스에 대한 업체들 관심이 뜨겁습니다. 마치 기업이 나와 소통하고 있는 듯한 느낌을 통해 친밀감을 느끼게 하고, 장기적인 관계를 형성하고자 이와 같은 전략 기획에 많은 힘을 쏟고 있습니다.

전략을 세우기 위해 먼저 유사한 관심, 비슷한 욕구를 가진 고객들을 선별하고 분류해야 합니다. 이때, TAM의 Behavioral Segment를 이용한다면 고객 행동, 특성, 여러 가지 요소의 데이터를 결합하여 목적에 맞는 세그먼트를 쉽게 생성할 수 있습니다.




◎ Behavioral Segment

TAM - Behavioral(블러有).png TAM – Behavioral (출처: BizSpring)


특히 관리해야 하는 타깃층이 존재할 것입니다. 해당 세그먼트를 핀으로 고정해놓은 뒤 페이지 상단에서 언제든지 잠재고객(audiences) 수와 성과 추세를 쉽게 확인할 수 있습니다. 또한, 세그먼트의 방문수, 체류시간, 매출액 등을 확인하고, 엑셀 파일로 다운로드할 수 있습니다. 세그먼트별 특성을 통해 분류된 타깃층별로 알맞은 설계 방향 및 서비스 기획에 활용할 수 있습니다.




◎ 잠재고객 확인

TAM – 세그먼트 잠재고객 수 (출처: BizSpring)


세그먼트 조건을 정의하는 과정에서 조건에 해당하는 잠재고객 수를 미리 확인할 수 있습니다. 타겟의 규모를 쉽게 확인하며, 의도에 맞는 적절한 규모의 타겟을 선정할 수 있습니다.





2. 효율적인 마케팅·캠페인 액션


고객 세분화를 통해 제품, 서비스, 브랜드에 관심있는 적정 규모의 타겟을 정의했다면 이제 구체적인 수행을 계획할 차례입니다. 특정 주제에 관심을 가진 고객을 타겟으로 할 때에 효과적인 캠페인의 메세지, 시기를 분석하는 등 전략적인 접근이 필요합니다. 잘 아시다시피 마케팅 예산은 무제한으로 주어지지 않기 때문입니다.


효과적으로 세분화된 고객들을 대상으로 마케팅을 한다면, 그렇지 않은 캠페인에 비해 고객들이 적극적으로 참여할 가능성이 높습니다. 아무래도 나와는 전혀 상관없는 이야기보다 내가 관심있는 이야기에 귀 기울이게 되니까요. 고객들은 본인의 관심사 기반의 정보를 얻게되고, 기업은 한정된 예산을 보다 효율적으로 사용할 수 있습니다.




◎ Audience

TAM - Audience.png TAM – Audience (출처: BizSpring)


TAM에서 세그먼트를 생성하면, 세그먼트에 해당되는 오디언스를 매일 자동으로 업데이트합니다. 매일 수동으로 오디언스를 생성하지 않아도 특정한 조건(세그먼트)을 만족하는 잠재고객을 모니터링할 수 있습니다. 직접 데이터를 가공하는 것을 최소화하여 계속해서 수집되는 데이터 관리에 대한 부담을 덜 수 있습니다.




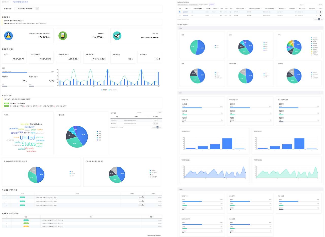
◎ 오디언스 구성 상세

TAM - 오디언스 구성 상세(최종).png TAM – 오디언스 구성 상세 (출처: BizSpring)


TAM의 Audience Detail에서 선별한 고객군의 특성을 확인할 수 있습니다. 오디언스 구성 상세 페이지에서는 오디언스별 리포트를 통해 오디언스에 대한 정보를 확인할 수 있습니다. 오디언스별 관심사, 성향 및 특성, 브랜드 경험의 빈도, 패턴 등을 빠르게 파악할 수 있습니다.





3. 마케팅 효과 증진

모든 고객이 만족하는 마케팅을 진행하는 것은 현실적으로 매우 힘든 일입니다. 특히, 체리피커, 재고관리에 혼란을 주는 잦은 주문취소, 잦은 반품 등을 일삼는 고객들은 캠페인 기여와 비즈니스 성장에 혼란을 주기도 합니다. 고객 세분화를 통해 이와 같은 고객을 유지비용이 높은 고객으로 분류하고, 상대적으로 유지비용이 낮으면서 충성도가 높은 단골 고객들에게 집중하여 마케팅 효율을 높일 수 있습니다.




◎ RFM

TAM - RFM.png TAM – RFM (출처: BizSpring)


머신러닝을 통해 세그먼트를 새롭게 발굴하고 정의하도록 돕습니다. TAM의 RFM은 최근성(Recency), 빈도(Frequency), 금액(Monetary) 데이터를 활용하여 잠재고객을 분류합니다.




고객 정보를 잘 활용한다면 획기적인 전략으로 효율성 높은 마케팅을 진행할 수 있습니다. 하지만 막상 고객 정보를 어떻게 가공하고 활용해야 할지 막막함을 느끼는 분들이 많을 것입니다. 시작해보려 해도 충분한 인프라나 인력의 부재로 어려움을 겪고있는 기업도 있을텐데요. BizSpring TAM™은 조직 내 데이터 전문 인력이 없어도 사용할 수 있습니다.


BizSpring TAM™은 고객 세그먼트 분석과 활용을 위한 ‘Target Audience Manager’입니다. 목표 잠재 고객군을 방문자 행동 또는 AI/ML 기술을 이용하여 정의 및 발굴합니다. 쉽게 고객을 분석하고, 마케팅에 집중할 수 있게 돕습니다. 잠재고객을 쉽게 발굴하고, 마케팅 성과를 높이기 위한 파트너를 찾으신다면, 비즈스프링에 연락주시기 바랍니다.



ad@bizspring.co.kr / 02-6919-5516




마케팅에서의 데이터 활용 기술과 인사이트
No.1 Data Partner for Data-Driven Growth
비즈스프링

공식 블로그 | 페이스북 | 네이버 블로그 | 유튜브 | 트위터 | 슬라이드쉐어


keyword