brunch

캠페인 타깃을 효과적으로 선정하는 방법

by 비즈스프링

광고 캠페인을 기획할 때, 캠페인 전략에 맞는 타깃층에게 노출되는 것도 고려해야 합니다. 아무리 획기적인 캠페인일지라도 타깃을 잘못 선정한다면 기획력에 비해 성과가 저조할 수 있습니다. 캠페인을 성공적으로 이끌기 위해선 알맞게 타깃을 선정해야 마케팅의 효과를 높이고, 불필요한 리소스를 절감시킬 수 있습니다.



◎ 타깃 선정이 중요한 이유 3가지

1. 캠페인 목적에 맞는 고객(타깃)층에게 노출

모두에게 노출되는 무분별한 캠페인은 오히려 캠페인 효과를 저하시킬 수 있습니다. 목표에 맞는 명확한 타깃층을 선정하여 노출한다면 고객은 관심분야에 맞는 광고 캠페인으로 흥미를 가지기 쉽고, 기업은 잠재고객에게 자사의 제품 혹은 서비스의 가치에 대해 보다 효과적으로 전달할 수 있을 것입니다.


주 타깃층이 가진 특징을 살려 그들의 성격과 비슷하게 모습을 맞춰 나아간다면 기업 및 브랜드의 이미지·방향성을 바로 잡을 수 있습니다. 고객이 진짜 원하는 경험이 무엇인지 기업 및 브랜드에서 어떤 걸 원하는지 분석한다면 효과적인 마케팅 전략으로 활용될 수 있습니다.



2. 효율적인 예산 운영

정확한 타깃 대상이 선정되었다면, 타깃군이 속한 시장의 현황도 함께 살펴봐야 합니다. 타깃군이 속한 시장을 분석한다면 평균적인 마케팅 지출 비용과 규모를 파악할 수 있습니다. 이를 통해 시장 상황에 맞는 마케팅 비용을 측정하여 금액이 과도하게 책정되는 것을 대비할 수 있습니다.


동종업계 타사의 마케팅 전략도 함께 고려한다면 더욱 좋습니다. 어느 부분에 예산을 더 배치해야 하고, 어느 부분을 줄여야하는지 벤치마킹 할 수 있어 적정한 목표 예산을 가늠하는 데 도움을 받을 수 있습니다. 더 나아가 타깃군이 자주 이용하는 채널이나 장소도 함께 분석한다면 불필요한 운영을 줄이고 집중해야 하는 플랫폼의 윤곽이 잡히면서 전반적인 예산 운영을 위한 기반을 마련할 수 있습니다.



3. 장기고객으로 전환

일반적으로 기존 고객을 유지하는 것보다 신규 고객을 유치하는 것에 더 많은 리소스가 투입됩니다. 친구를 사귈 때에도 기존에 친했던 친구보다 새로운 친구를 사귈 때, 더 많은 시간과 관심이 필요합니다. 이렇듯 신규 고객을 유치 하는 것도 더 많은 영업, 광고, 전략이 필요합니다. 이와 같은 이유로 기업/브랜드는 기존의 고객들과 친밀감 및 신뢰감을 더욱 높여 장기고객으로 전환될 수 있도록 노력해야 합니다.


특히, 기업/브랜드의 충성도가 높은 장기고객, 일명 ‘팬’과 같은 고객이 많아지면 신제품을 무조건 구매하는 것은 물론, 직접 사용해보고 주변인들, SNS 등에 추천하는 경우도 있어 소셜타이징의 효과도 볼 수 있습니다. 이들과 지속적인 유대감 형성을 위해 기업은 그들의 니즈를 충족할 수 있는 캠페인이나 혜택 등을 구성하여 관계가 꾸준히 이어질 수 있도록 노력해야 합니다.


위와 같은 방법들을 잘 이끌어내기 위해 제품 및 서비스에 대한 시장 조사와 관련 분석 Tool을 활용하는 것을 추천합니다. 특히, 분석 Tool을 이용한다면 매일 변화하는 잠재고객 수와 고객 상세 정보를 파악할 수 있습니다. 이때, 캠페인의 진행 시기와 해당 타깃층별 선호하는 특성에 대해 분석 가능하며 전략을 구체화하는데 도움받을 수 있습니다.




◎ 효과적으로 타깃을 선정하는 방법

기업이나 브랜드는 목표하는 주 타깃층에 대한 주요 활동 시간대, 주 연령층, 예상되는 잠재고객 수와 같은 상세 정보를 파악하고 분석하는 것은 필수입니다. 이로써 전략적으로 타깃 그룹을 세분화하여 각 그룹별 만족할 수 있는 캠페인을 기획할 수 있습니다. 그러나 중요한 것은 알지만, 이 과정들이 어렵게 느껴지시는 분들에게는 ‘잠재고객군 분석 및 파악을 위한 솔루션 TAM(Target Audience Manager)’을 추천합니다.



▶ TAM(Target Audience Manager)에 대해 더 알아보기

BizSpring Growth Platform™️ 자세히 알아보자 – TAM (1)

BizSpring Growth Platform™️을 자세히 알아보자 – TAM (2)

고객 세분화가 중요한 이유 3가지

식음료사 사례로 보는 고객 세분화 설계

고객 세분화, 이렇게만 하지 않아도 절반은 성공!

고객 세분화, 이렇게만 해도 절반은 성공!




타깃층 탐색

기업이나 브랜드는 원하는 목표 타깃층의 객관적인 잠재고객 수치를 파악하고 싶을 것입니다. 이때, TAM에서 ‘세그먼트를 생성’하면 사용자가 목적에 맞게 직접 조건을 정의하고 잠재고객 수를 확인할 수 있습니다. 예시로 A의류회사에서 유아용(3~13세) 파자마를 출시했다고 가정해보겠습니다.


TAM 세그먼트 생성 예시 (최종).png TAM – 세그먼트 생성 예시 (출처: BizSpring)


먼저 조건으로 유아용 파자마 관련 검색을 한 사용자를 타깃하기 위해 ‘검색어 분류’ 항목에서 ‘유아 파자마, 유아용 잠옷, 아이 잠옷 등’을 정의합니다. 또한, 관련 ‘상품 반복 조회’ ‘상품평 반복 조회’한 경우 상품에 대한 구매 가능성이 높다고 판단하여 타깃 선별 조건으로 설정합니다. 이와 같이 사용자가 원하는 다양한 조건을 조합하여 타깃의 모수를 빠르고 간편하게 확인할 수 있습니다.


타깃층을 다양한 조건으로 탐색하면 목표하는 타깃의 규모를 파악하고 잠재적 가치를 확인하는데 효과적입니다. 이러한 확인을 통해 사용자는 제품 및 서비스에 관심과 구매의사가 있는 잠재고객 수를 파악할 수 있습니다. 또한, 해당 조건이 제품/서비스와 알맞게 연계되고 분류되었는지 한번 더 생각하며 타깃층을 정교하게 분류할 수 있습니다.



타깃 특성 분석

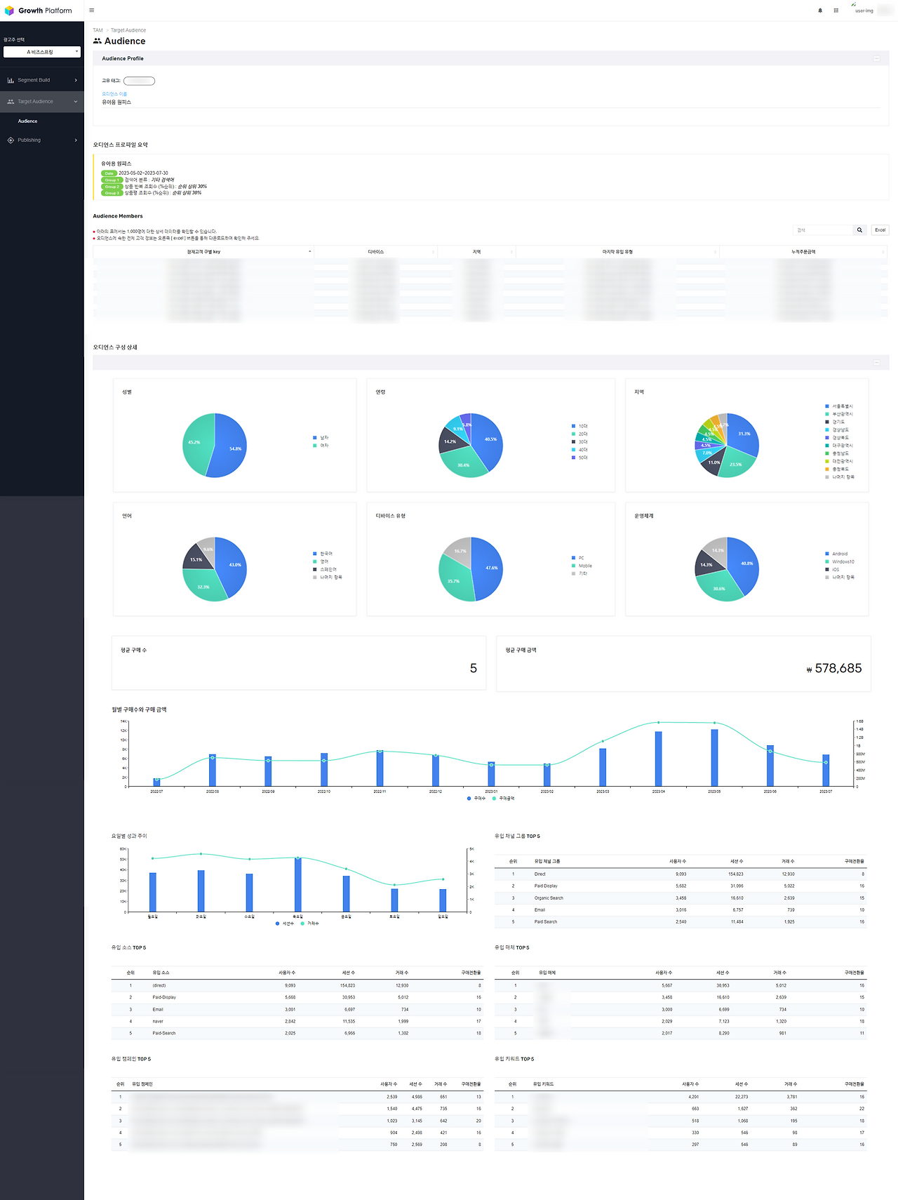
잠재고객 수치를 파악했으면 그에 맞는 계획을 수립하기 위한 상세 정보 파악 및 분석하는 과정도 필요합니다. TAM의 ‘오디언스 프로파일’ 화면에서 사용자가 정의한 세그먼트 조건별 잠재고객들에 대한 관련 정보를 확인할 수 있습니다.


TAM 오디언스 프로파일 예시 (최종).png TAM – 오디언스 프로파일 예시 (출처: BizSpring)


오디언스 프로파일은 고객이 반응한 캠페인 및 유입 키워드와 같은 상세 정보를 확인할 수 있어 고객의 니즈가 무엇이고, 어떤 부분에 집중해야 하는지 파악할 수 있습니다. 또한, 타깃군의 정보가 매일 업데이트 되어 변화되는 고객의 특징을 분석하여 고객 참여도를 높이기 위한 캠페인 기획 및 수립하는데 참고할 수 있습니다. 이를 통해 집중해야하는 타깃층과 장기적인 관계가 형성될 수 있도록 고객 맞춤형 전략을 기획하는데 도움받을 수 있습니다.



타깃군 변화 추세 확인

중요한 타깃층이거나 특별하게 관리해야 하는 조건의 세그먼트가 존재할 수 있습니다. TAM의 ‘세그먼트 고정(Pinned)’ 기능은 특정 세그먼트를 상단에 고정(Pin)하여 일별 변화되는 잠재고객수의 흐름을 파악할 수 있습니다.


TAM Pinned 예시.png TAM – Segment Pinned 예시 (출처: BizSpring)


위의 예시처럼 유아용(3~13세) 파자마가 신제품으로 출시된 경우, 일정 기간동안 관리 차원에서 잠재고객 수, 전환수, 매출액 등의 변화 추세를 확인할 것입니다. 이때, ‘세그먼트 고정(Pin)’ 기능과 ‘오디언스 프로파일’ 을 함께 사용하는 것을 추천합니다. 예를 들어 세그먼트 고정(pin) 기능으로 타깃군별 성과, 참여율 추이 등을 확인하고, 오디언스 프로파일에서 구매전환을 일으킨 유입매체나 캠페인을 함께 분석하여 기존 전략을 개선하는데 활용할 수 있습니다. 타깃 선정 및 탐색을 넘어 타깃군을 위한 캠페인이 최적의 환경에서 진행될 수 있도록 지속적인 관점에서 모니터링할 수 있습니다.




타깃 고객을 잘 선정하고 분석한다면, 목표 지표를 진정으로 견인하는 캠페인을 설계할 수 있을 것입니다. BizSpring TAM™은 조직 내 데이터 전문 인력이 없어도 사용할 수 있습니다. 잠재고객을 쉽게 발굴하여 분석하고 마케팅에 집중할 수 있도록 돕습니다. 목표 잠재고객군을 정의하고 마케팅에 활용하고 싶은 분들은 언제든 편하게 문의주시길 바랍니다.



ad@bizspring.co.kr / 02-6919-5516




마케팅에서의 데이터 활용 기술과 인사이트
No.1 Data Partner for Data-Driven Growth
비즈스프링

공식 블로그 | 페이스북 | 네이버 블로그 | 유튜브 | 트위터 | 슬라이드쉐어


keyword