brunch

성공적인 대시보드 디자인을 위한
5가지 필수 고려사항

효율적인 데이터 시각화를 위한 설계 원칙

by Entrench Consulting

대시보드를 제작할 때, 비빔밥의 비유가 자주 떠오른다. 비빔밥의 맛은 재료의 적절한 배합과 조화에 달려있다. 대시보드 역시 마찬가지다.


데이터가 충분하지 않거나 차트의 조합이 잘못되거나, 불 필요한 디자인 요소로 과도하게 꾸며진다면, 처음에 구상했던 목적과 본질을 놓치는 경우가 종종 발생한다.


위와 같은 실수를 최소화하기 위해서 데이터 분석 및 마케팅 분야에서의 경험을 토대로, 효과적인 대시보드 구성을 위한 몇 가지 핵심 원칙을 제시하고자 한다.



효율적인 대시보드 설계의 5가지 Tip


1. 대시보드의 명확한 목적 설정

대시보드의 가장 중요한 역할은 신속하고 정확한 의사결정을 돕는 것이라 할 수 있다. 사용자가 핵심 인사이트를 신속하게 파악함으로써 효율적인 의사결정을 내릴 수 있도록 설계되어야 한다.


그러나 종종 대시보드를 만드는 과정에서 목적에 대한 명확한 설정이나 사용자에 대한 충분한 고려를 하지 않고 제작하는 경우가 많다. 일관성 없는 대시보드로 인해 사용자들에게 혼란을 줄 수 있고, 부정확하거나 관련 없는 데이터로 인해 니즈를 충족시키지 못하는 경우가 발생한다.


아래 대시보드는 예시를 살펴보자.

1.png 전환 고객 퍼널 대시보드


이 대시보드는 고객 전환 과정을 단계별로 시각화하여 비즈니스 성과를 효과적으로 이해할 수 있도록 설계되었다.


의뢰자는 구매 전환 과정에서 각 단계별 전환율을 파악하여 문제 지점을 발견하고 이를 통해 사용자 경험을 개선하려는 목적을 가지고 있었다.


이러한 요구를 충족하기 위해 고객 유입부터 최종 구매까지의 전체 흐름을 4단계로 정의, 최상단에 배치함으로써 단계별 전환율과 시도율 및 완료율을 직관적으로 볼 수 있게 시각화하였으며 보조 지표인 상담신청 및 온라인 가입 신청도 하단에 상세 단계를 배치함으로써 웹 사이트에서 발생하는 모든 퍼널 단계별 성과를 빠르게 확인할 수 있도록 구성하여, 한 장의 대시보드로 시각화하였다.


2. 핵심 지표를 설명가능한 보조 지표 활용

데이터 기반 의사결정을 위한 대시보드 설계에서 중요한 요소는 핵심 지표와 이를 보완하는 보조 지표를 적절히 선택하고 구성하는 것이다. 이 둘 간의 균형을 잘 맞추면 대시보드는 중요한 정보를 간결하게 전달하면서도, 필요한 인사이트를 심층적으로 탐구할 수 있는 유용한 도구가 된다.


핵심 지표: 비즈니스의 성과나 목표를 직접적으로 측정하는 지표로, 대시보드에서 전달하고자 하는 가장 중요한 메시지를 담고 있다.

보조 지표: 핵심 지표를 보완하고 추가적인 인사이트를 제공하는 세부 지표로, 더 깊은 이해와 분석을 가능하게 한다.


즉, 핵심 지표전체적인 성과를 한눈에 보여주는 역할을 하며, 보조 지표이를 뒷받침하며 추가적인 분석을 지원한다. 이 두 지표의 조화를 통해 대시보드는 사용자에게 효율적인 정보 소비를 제공하며, 의사결정을 돕는 중요한 역할을 한다.


Step 1 - 핵심 지표 선정: 설정된 목적에 직접적으로 부합하는 핵심 지표를 선정

해당 지표들은 대시보드의 주요 메시지를 전달하며, 비즈니스 성과의 주요한 지표로 작용한다.


Step 2 - 보조 지표 식별 및 그룹화: 핵심 지표를 보완하고 더 깊은 이해를 돕는 보조 데이터 식별

식별된 보조 지표는 목적과 관련성에 따라 체계적으로 그룹화하여, 핵심 지표와의 관계를 명확히 한다.


핵심 지표와 보조 지표의 균형이 잘 맞춰진 대시보드는 핵심 지표를 통해 주요 성과를 직관적으로 전달하고, 보조 지표를 통해 이를 심층적으로 분석할 수 있는 기반을 제공한다. 이 과정에서 중요한 점은 핵심 지표와 보조 지표가 상호 보완적으로 작용해야 한다는 것이다.


예를 들어, 매출(핵심 지표)을 중심으로 대시보드를 구성하되, 고객 획득 비용이나 구매 건수(보조 지표)를 함께 제시하면, 단순히 매출 성과를 확인하는 데 그치지 않고, 매출 증감의 원인을 분석할 수 있다. 이러한 방식으로 핵심 지표와 보조 지표가 서로를 보완하며 협력할 때, 대시보드는 직관적이면서도 심층적인 분석을 가능하게 하여 더 나은 의사결정을 지원하는 도구로 활용될 수 있다.


이와 같은 방식으로 균형을 유지하며 데이터가 구성되면, 대시보드는 복잡한 비즈니스 환경에서도 명확하고 실용적인 정보를 제공하며, 조직의 목표 달성을 돕는 중요한 역할을 하게 된다.


3. 전체적인 구조와 흐름 스케치

대시보드를 본격적으로 제작하기 전, 스케치나 프로토타입을 통해 구조와 흐름을 미리 시각화하는 단계가 필요하며, 이로 인해 매우 유용한 결과물이 나올 수 있다. 이는 전체적인 구조와 흐름을 미리 가시화함으로써 최종 결과물의 효과성을 높여준다. 스케치 과정에서 데이터 배치와 차트의 조합을 미리 시각화하여 사용자 입장에서 이해하기 쉬운 대시보드를 설계할 수 있다.


2.png 이미지 출처: https://tableauwiki.com/tableau-community-vizable-experience/


4. 데이터 지표에 맞는 적절한 차트 선택

어떤 차트를 선택할지는 대시보드의 목적과 데이터의 의미에 따라 달라져야 한다.

예를 들어, 트렌드나 증감률을 표현할 때는 선형 차트가 적합하며, 비중이나 구성 비율을 나타낼 때는 파이차트가 유용하다. 데이터를 쉽게 이해하고 핵심 인사이트를 파악할 수 있도록 데이터 성격에 맞춰 차트를 선택하는 것이 중요하다.


테이블 차트 : 상세 데이터를 표현할 시, 표로 제공해 주면 직관적이다.

히트맵 차트 : 복잡한 데이터 셋이나, 변동성을 쉽게 파악하기 위해서 주로 사용된다.

막대그래프 : 범주간 비교 또는 시간에 따른 변화나 순위를 보여줄 때 유용하다

선형/라인차트 : 트렌드나 기간별 변화(전월대비 증감률 등)에 적합하다

도넛/파이차트 : 구성 비중 및 비율을 보여줄 때 유용하게 사용된다.

스코어 카드 : 핵심 지표를 보여줄 때 많이 사용된다.


위 차트는 대표적으로 많이 활용되고 있는 차트이며, 데이터 의미에 따라 차트 선택도 중요하니 차트의 원칙과 데이터 본질을 생각해서 적절하게 구성이 필요하다.


3.png Looker Studio 대시보드 내 차트 선택 화면


5. 많은 정보의 데이터를 시각화할 시, 카테고리화

대시보드에 많은 데이터를 담아야 할 경우, 데이터를 유사한 성격끼리 카테고리화하여 가독성을 높이고 시각적 균형을 유지하는 것이 중요하다. 예를 들어, AD Performance, e-Commerce, Conversion, Lead 등과 같이 비즈니스 성격에 따라 주요 카테고리로 나누면 사용자가 원하는 정보에 빠르게 접근할 수 있다. 이러한 카테고리화는 의사결정을 지원하는 효율적인 대시보드 제공에 기여한다.


* 아래 예시 템플릿은 현재 무료로 다운로드할 수 있다.

[다운로드 링크]


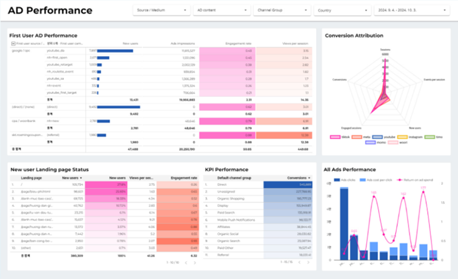
1) AD Performance: 전반적인 광고 및 캠페인 성과를 한눈에 파악할 수 있는 대시보드

(광고 노출 대비 유입, 방문자 특성, 전환에 기여한 매체를 파악할 수 있도록 설계된 대시보드이다.)

4.png Smart Dash - AD Performance 대시보드 화면



2) E-Commerce: 매출 성과 및 고객의 구매 여정을 파악할 수 있는 대시보드

(구매에 기여한 유입 매체 분포, 상품 실적, 구매 수단, 기기 유형 등을 조회할 수 있는 대시보드이다.)

5.png Smart Dash - E-Commerce 대시보드 화면



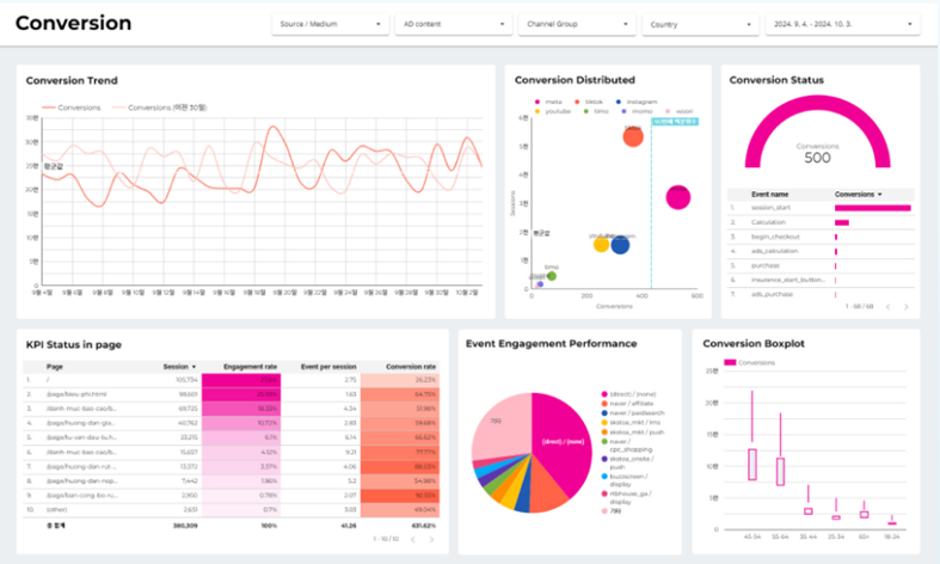
3) Conversion: 전환 성과를 종합적으로 확인할 수 있는 대시보드

(주요 kPI 현황 및 전환에 기여한 핵심 고객층 분포, 사용자 행동 데이터를 파악할 수 있는 대시보드이다.)

6.png Smart Dash - Conversion 대시보드 화면



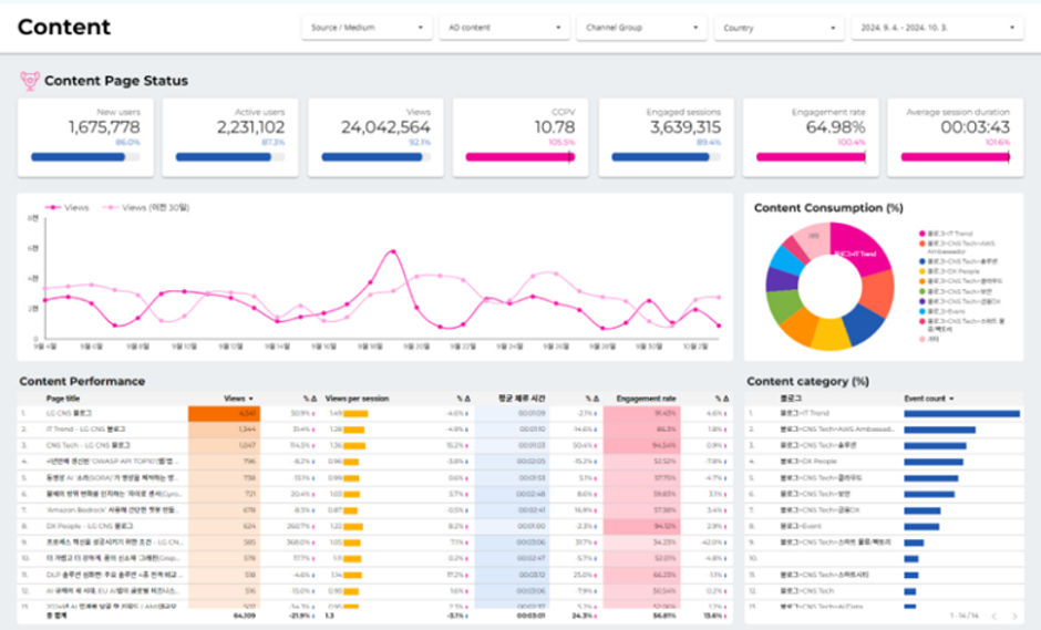
4) Content: 콘텐츠 효과 및 사용자 행동/참여를 확인할 수 있는 대시보드

(콘텐츠 실적 및 페이지 현황을 모니터링할 수 있게 제작된 대시보드이다.)

7.png Smart Dash - Content 대시보드 화면



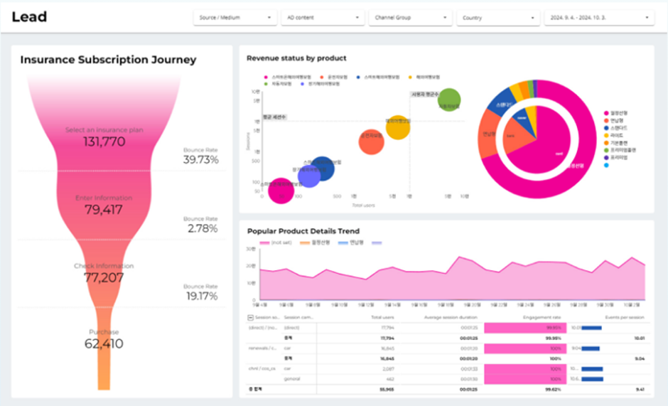
5) Lead: 리드 생성 및 전환 경로를 분석하는 대시보드

(리드 상품의 완료 여정을 퍼널로 구현해 Pain Point를 파악하고, 상품 전환에 기여한 매체의 특징과 성과를 한눈에 확인할 수 있게 제작된 대시보드이다.)

8.png Smart Dash - Lead 대시보드 화면



끝으로, 사용자의 실제 활용성과 만족도가 높아질수록 대시보드는 그 목적에 더욱 충실해질 것이다.


대시보드를 활용해야 하는 사용자의 피드백 그리고 실제로 도움이 되는지를 꼭 확인하자.

지속적인 개선을 통해 대시보드의 가치를 극대화하고 조직의 성과 향상에 기여함으로써, 대시보드의 진정한 가치를 만들 수 있다.



인트렌치 컨설팅이 어떤 회사인지 궁금하신가요?

그로스 해킹을 통해 서비스 전환율을 개선하세요.


인트렌치 컨설팅 서비스 구독하러 가기

keyword
매거진의 이전글복잡한 데이터를 한눈에! 데이터 시각화의 힘