매거진 베트남Cloud

기업의 클라우드 운영 AI 에이전트로 누구나 손쉽게

구독형 AI 클라우드 관리 CloudThinker 사용기 1

by TECH VALLEY 김도연
요즘 클라우드가 대세지만 정작 관리는 잘 되고 있나요?


오늘날 많은 기업이 클라우드를 도입 혹은 도입을 준비하고 있지만, 정작 엔지니어링 및 FinOps 팀은 비즈니스 가치를 창출하는 혁신 대신 클라우드 사용 요금 문제, 장애, 해킹, 반복적인 유지보수 등의 고충을 겪을 수도 있습니다.


우리에게 클라우드 도입과 운영은 투자 대비 수익(ROI)을 실현하기도 전에 막대한 투자와 노력 그리고 잘못된 관리로 인한 휴먼에러 (Human error)의 부담을 갖게 합니다.


오늘은 테크밸리 블로그에서는 클라우드 이용 회사와 담당자들이 겪을 수 있는 이슈들을 새로운 AI 에이전트 기반의 클라우드 매니지드 서비스 “CloudThinker”를 통해 어떻게 해결해 갈 수 있는지 안내해 드립니다.




클라우드 사용자의 주요 질문들


제가 2019년부터 클라우드 업계 현업에서 일하면서 들은 엔지니어, 경영자 등의 고객의 목소리는 다음과 같습니다.

002 장애.png


1. “이번 달 요금이 왜 갑자기 30%나 늘었어? 요금을 좀 더 쉽게 실시간으로 접속해서 볼 수 없나?”
2. “용량이 부족해서 서버가 다운된다는데 진짜 원인과 어떻게 대응해야 하지?”
3. “우리 회사 클라우드의 보안은 안전한가? 백업은 제대로 받고 있지???”
4. “클라우드 담당자가 바뀔 때마다 시스템 정보, 인수인계, 히스토리 관리는 어떻게 하지?”
5. “코드 리뷰 대기 시간 때문에 배포 속도가 계속 늦어지고 있는데 클라우드에 실행 전 코드를 배포전에 리뷰를 자동으로 할 수 있을까?”
6. “클라우드 엔지니어가 있긴 하지만 내가 직접 ChatGP처럼 쉽게 한국어로 물어보고 답을 받을 수 없을까?”
7. “바로 적용가능한 비용을 최적화 방안이 있는가?
8. "우리 회사는 여러 클라우드를 함께 사용하고 있는데 하나의 관리툴로 효율적으로 관리할 수 있는 방법은 없을까?”

이런 질문들의 답을 하나씩 찾아가 보도록 하겠습니다.



클라우드 관리자의 업무 영역은 계속 증가


이번에 소개해 드리는 CloudThinker는 AI 에이전트 기반의 클라우드운영관리 솔루션입니다. 대부분의 클라우드 업무는 기본 클라우드 인프라 운영, 모니터링, 장애 대응, 보안 관리, 자동화된 빌드 및 배포 (CI/CD) 등이라고 할 수 있습니다. 이는 전문 지식과 함께 여전히 사람의 손이 많이 가는 업무죠. 기업의 입장에서 보면 시간, 돈, 리소스의 문제이고요.

003 DevOps.png 클라우드 운영 관리의 주요 업무 (출처 : TechValley)


전문 지식과 경험이 있는 엔지니어가 개발 (Build), 운영 (Operation), 최척화 (Optimization)을 주로 하는데 사람이 하는 업무다 보니 실수 (Human Error)가 발생할 수 있고, 반복적이고 수동적인 일일수도 있습니다. 그럼 현업의 고충은 어떤 것이 있을까요?

004 cloud AS-IS.png 현업의 클라우드 담당자가 직면한 고충 (출처 : 테크밸리)


또한 모두가 잠든 시간, 해외에서 해킹 공격이 들어오거나 피크시간에 서버가 다운되거나 하는 일들은 클라우드 관리자뿐만 아니라 많은 IT 엔지니어가 겪는 고충일 것입니다.


경영자나 관리자 입장에서는 클라우드가 비용 효율화가 있다고 도입하였는데 클라우드가 정작 어떻게 돌아가고 있는지 요금은 왜 들쑥 날쑥인지 알 수 있는 방법이 전혀 없는 경우가 많습니다.


AI시대 클라우드 관리를 AI 에이전트가 대신할 수 있을까?


오늘날 AI 주요 역할은 분석 (Analytics)과 실행 (Execution)이라고 할 수 있습니다. 클라우드 업무에서 분석이라고 하면 구성, 장애 원인, 요금, 코드 리뷰 등이며 AI 에이전트를 이에 구성을 파악하고 장애의 구성 최적화, 해결, 요금 최적화, 코드 자동화 및 배포 등으로 볼 수 있습니다.


소개드리는 CloudThinker는 AI기반의 분석과 Build, Operate, Optimize를 자율적으로 수행하는 클라우드 관리를 위한 AI 에이전트입니다.

006.png Cloud AI 에이전트의 주요 역할 (출처 : 테크밸리)



김대리님, 코드 리뷰 다 되었나요?


이제는 개발자가 코드를 작성하는 즉시 AI가 리뷰를 수행하고, 병목 없이 빠르게 배포를 할 수 있게 지원합니다.

* 수동 코드 리뷰의 한계: 리뷰어의 컨디션이나 일정에 따라 품질이 들쭉날쭉하고 배포가 한없이 지연
* CloudThinker AI 리뷰: 개발자가 코드를 작성하는 즉시 AI가 분석을 완료(Code Analysis Complete)합니다. 일관된 기준에 따라 즉각적으로 "Approved / Optimized" 상태를 부여하여, 병목 현상 없이 배포 속도를 획기적으로 가속화(Accelerate Delivery)하고 완벽한 코드 품질 보장
007 code review.png CloudThinker 코드리뷰 화면 (출처 : 테크밸리)


이는 단순 자동화를 넘어 AI 에이전트가 스스로 판단하고 실행하는 '에이전틱' 워크플로우를 코드 리뷰와 클라우드 운영에 실제 사용하고 있는 사례입니다.



AI 에이전트가 사람의 역할을 정말 대신하는가?


퇴사자 발생 시 가장 큰 고민은 업무 담당자를 재배치이며 후임이 온다고 해도 기존 담당자의 업무를 제대로 핸드오버 (Hand-over)를 했는지는 알 수 없습니다. 게다가 담당자가 퇴사 후에도 깊숙이 심어둔 클라우드 계정을 통해 종종 접속하는 경우도 많이 보았습니다.


하여 새로운 후임이 지정되더라도 AI 에이전트가 담당자의 기존 업무를 모두 분석하고 새로운 후임에게도 업무를 함께 운영할 수 있으면 얼마나 좋을까요?


CloudThinker는 이 점을 착안하여 가상 도우미 페르소나인 Alex와 Anna를 제공해 줍니다.

데이터 분석가인 Alex는 클라우드의 운영 데이터를 분석하여 클라우드 운영, 관리, 보고서, 장애 관리 서비스를 담당하는 도우미, 클라우드 전략 전문가인 Anna는 각 서비스에 대한 맞춤형 최적화 전략과 구체적인 평가를 수립합니다.

008 페르소나.png CloudThinker의 클라우드 관리 페르소나 (출처 : 테크밸리)


그 외에 클라우드 안의 컴퓨팅 (VM: Virtual Machine) , 스토리지, 네트워크 관리 운영을 맡아하는 에이전트도 있습니다.


이들 에이전트는 인스턴스가 적절하게 운영되는지, 스토리지 불필요한 볼륨이나 스냅샷이 없는지, 데이터 전송 비용이 새고 있지 않는지 등을 프롬프트의 명령어나 혹은 자동으로 설정하여 알 수 있습니다.

009 agent.png CloudThinker의 AI Agent의 역할 (출처 : TechValley)


또한 중요한 것은 아무리 에이전트가 클라우드 업무를 잘 수행한다고 해도 사람이 하는 일이다 보니 클라우드 제공 전문 회사와 1:1 소통과 정보 및 팁 공유도 중요합니다.


이 기능은 CloudKeeper 기능을 통해 테크밸리 클라우드 담당자 (진짜 사람)와 Slack으로 연결할 수 있고, Slack에서 업무 트래킹, 요약 등이 가능합니다. 이제는 담당자가 퇴사한다고 형식적인 인수인계를 만들 필요가 없고 CloudThinker의 AI에이전트가 모든 일을 대신할 수 있습니다.



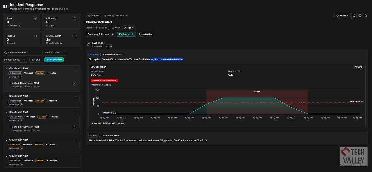
엔지니어가 자고 있는 시간까지 AI는 원인 분석까지 즉각 대응


장애는 항상 가장 취약한 시간대에 찾아옵니다. 새벽 3시 상황에서 해외에서 해킹 공격이 들어오거나 새벽에 걸어둔 백업 및 배치, 배포 작업에서 이상이 생긴다면 어떻게 될까요?


CloudThinker AI는 자동으로 경고를 감지하고 런북 (Runbook)을 확인하고 자동으로 조사를 시작합니다. 최종 조치 액션은 사람의 허락을 받아야 하지만 원인 분석으로 인한 시간 절약과 빠른 대응을 할 수 있는 팩트들을 제공할 수 있습니다.

010 Alert.png
011 incident.png CloudThinker의 프롬프트에서 장애 조회 및 분석 (출처: 테크밸리)


숨어 있는 좀비 리소스 사냥하기


지금까지 CloudThinker의 주요 기능에 대해 살펴보았습니다. 하지만 관리자, 경영자 입장에서 본다면 클라우드 비용은 사용한 만큼 부과되기 때문에 때론 예측이 불가능한 경우가 많습니다.


CloudThinker는 AWS console을 접속하지 않고도 허가된 관리자, 경영자가 누수되고 있는 클라우드 사용량, 좀비 리소스를 쉽게 프롬프트 기반의 간단한 대화로 확인할 수 있습니다.


또한 리소스 사용 패턴을 분석해 낭비 요인을 파악하고 유휴 자원을 제거하고, AWS의 경우 예약 인스턴스(RI)나 Savings Plans 등 최적의 요금제를 제안합니다.

012 RI.png 사용하지 않는 유휴한 클라우드 자원을 파악하여 가격 최적화 (출처 : 테크밸리)


이를 통해 기업은 실시간 지출 가시성을 확보하고, 선제적인 예산 통제(Proactive Budget Control)를 통해 클라우드 투자의 ROI를 가속화할 수 있습니다.

013-1.png
013-2.png CloudThinker의 프롬프트에서 유휴자원 검색 (출처: 테크밸리)


모든 명령을 GPT 기반의 대화로 실행

마지막으로 CloudThinker의 최대 장점은 프롬프트 기반의 대화형으로 대부분의 클라우드 운영에 대한 파악과 제어를 할 수 있습니다.


많은 분들이 ChatGPT나 Gemini의 프롬프트 (prompt) 대화에 익숙하실 겁니다.
CloudThinker는 복잡한 클라우드 운영 관리, 요금 관리, 필요 없는 자원이 물 새듯이 새고 있는지, 그리고 보안은 잘 구성되고 안전한지 등을 GPT 기반의 프롬프트 명령어 기반으로 누구나 쉽고 빠르고 정확하게 관리할 있습니다.


예를 들어 프롬프트에 “이번 달 요금을 조회해 줘”라고 한글로 타이핑했을 때 아래와 같은 서비스 비용, 추세, 향후 예상에 대한 정보를 받을 수 있습니다.

014-1.png CloudThinker의 프롬프트에서 월 요금 조회 (출처: 테크밸리)


또한 자체 내장된 대시보드 (Dashboard)에서는 이를 그래프로 알기 쉽게 실시간으로 바로바로 뽑을 수 있으니 클라우드 회사가 매달 보내는 요금납부서를 굳이 기다리실 필요가 없으시고 바로바로 한글 명령어로 조회하실 수 있습니다.

014-2.png CloudThinker의 프롬프트에서 월 요금 대시보드 제공 (출처: 테크밸리)


Save Time. Reduce Costs. Drive Innovation."

이상으로 CloudThinker의 AI 에이전트 기반의 클라우드 매니지드 서비스에 대해 살펴보았습니다.

클라우드 운영관리는 예상 못하는 사용료, 장애, 보안의 위험 잠재성에서 반복적인 유지보수 (maintenance)가 아닌 시간과 비용의 절약, 미리 예측하고 대응, 방어할 수 있는 이노베이션 혁신으로 발전해 가고 있습니다.

015.png

클라우드 투자의 잠재력을 극대화하고 자율 운영의 미래로 나아갈 준비가 되셨습니까?

지금 바로 CloudThinker를 테크밸리와 함께 시작해 보세요.


TechValley는 2026년 1월부터 CloudThinker의 한국, 베트남 파트너로서 클라우드 컨설팅, 구축, 운영, 판매를 제공합니다.


CloudThinker를 사용해 보고 싶은 기업은 CloudThinker 데모 예약과 테크밸리의 클라우드 전문가와 상담하실 수 있습니다.


* 공식 웹사이트 : www.cloudthinker.io www.techvalley.biz

* 데모, 자료 요청 : patrick@techvalley.biz (카카오톡 010-3167-5274)


TCV AD flyer 251229.png
patrick business card 202510 600px.jpg

http://www.techvalley.biz


keyword
매거진의 이전글베트남 양자 컴퓨팅 현주소 2편