brunch

제니퍼 쿠버네티스 금융권 세미나 현장 스케치

by GTPlus

4월 16일 지티플러스 금융권 고객 대상으로 제니퍼쿠버네티스 세미나를 진행했습니다.


"국내 APM 1위 기업인 제니퍼소프트"와 "클라우드, 컨테이너 전문 기업인 지티플러스"가 공동 주최한 이번 세미나에서는클라우드 환경의 애플리케이션 모니터링 방안에 대한 내용이 공유되었습니다.


%EC%A0%9C%EB%8B%88%ED%8D%BC_%EC%84%B8%EB%AF%B8%EB%82%98_(25).jpg?type=w773
%EC%A0%9C%EB%8B%88%ED%8D%BC_%EC%84%B8%EB%AF%B8%EB%82%98_(11).jpg?type=w773


은행, 카드, 증권, 보험 20개사의 ICT전략, 인프라시스템 운영, IT기획, IT인프라팀, 아키텍처 기획, IT개발 부서의 고객들이 참석하여, 쿠버네티스 관점에서의 애플리케이션 성능 관리와 효과적인 통합 모니터링 방안에 대한 최신 트렌드 관련 세션이 진행되었습니다.


%ED%96%89%EC%82%AC%EC%9E%A5_(26).jpg?type=w773


식전 다과 (1).JPG
%EA%B8%B0%EB%85%90%ED%92%88_%EB%B0%B0%ED%8F%AC_(2).jpg?type=w773




✔️쿠버네티스 모니터링이 필요한 이유


1. 성능 및 안정성을 위한 가시성 확보

쿠버네티스 클러스터는 수많은 컨테이너, Pod, 노드로 구성되어 있으며, 각 구성 요소는 끊임없이 변화합니다.

모니터링을 통해 클러스터의 리소스 사용량, 애플리케이션 성능, 오류율 등을 실시간으로 추적하여 성능 저하 및 이상 징후를 빠르게 감지하고 해결할 수 있습니다.

이는 서비스 중단 시간을 줄이고 사용자 경험을 향상시키는 데 도움이 됩니다.


2. 문제 해결 속도 향상

쿠버네티스 환경에서 발생하는 문제는 종종 여러 구성 요소에 걸쳐 발생합니다.

모니터링을 통해 애플리케이션 로그, 트레이스, 메트릭 등을 통합 분석하여 문제의 근본 원인을 빠르게 파악하고 해결할 수 있습니다.

이는 문제 해결에 소요되는 시간과 비용을 줄이는 데 도움이 됩니다.


3. 운영 효율성 향상

모니터링 데이터를 통해 클러스터 리소스 사용량을 최적화하고 애플리케이션 배포 프로세스를 자동화하여 운영 효율성을 높일 수 있습니다.

또한, 모니터링 데이터는 용량 계획 및 예산 책정에도 활용될 수 있습니다.


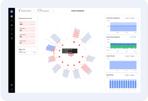
제니퍼 K8s 브로셔

제니퍼 쿠버네티스 모니터링은 쿠버네티스 환경에서 애플리케이션 성능과 상태를 실시간으로 모니터링할 수 있는 효과적인 솔루션입니다. 제니퍼 쿠버네티스는 컨테이너 및 애플리케이션, 그리고 쿠버네티스 자체에 이르기까지 모든 쿠버네티스 환경에 대한 실시간 가시성 데이터를 제공합니다.





GTPlus.jpg



keyword
작가의 이전글Oracle Cloud Summit 2024 참가 후기