소셜 마케팅 빅데이터, 마케팅 ROI의 데이터 분석

디지털 마케팅, 다양한 멀티채널 마케팅 비용에 대한 ROI 데이터 분석

by Rian Seolhun Choi

마케터의 ‘마음 가는 대로’ 방식의 마케팅 전략을 구사하던 시대는 지났습니다. 여러 채널을 통해 ROI를 간단히 하고 신속하게 분석이 가능한 덕분에 사라진 것으로 보입니다.


데이터의 중요성과 함께 많은 마케팅 에이전시 및 마케팅팀은 잠재 고객, 영업 데이터, 마케팅 ROI 데이터를 하나의 통합된 마케팅 360도로 결합하여 이해하기 위해 노력하고 있습니다만 마케팅 360도 전략을 진행할 수 있는 마케터는 많지 않습니다.

마케팅 소셜 빅데이터.jpg 마케팅채널 그리고 데이터 분석 & 빅데이터


지난 분기에 몇 퍼센트의 매출이 유료 검색의 영향을 받았는지?

언론을 통한 마케팅용 보도가 매출에 어떤 영향을 끼쳤는지?

홈페이지 웹 방문자수에 얼마나 많은 영향을 끼쳤는지 알고 싶으신가요?


Salesforce.com 또는 Microsoft dynamics CRM에서 영업 활동 Activities가 어떤 마케팅 활동의 영향을 받았으며 매출 향상에 어떻게 연결이 되는지 분석이 가능하신가요?


Eloqua 또는 Marketo를 통하여 eDM 이메일을 보낸 적이 있나요?


Google analytics 분석에 얼마나 많은 시간을 할애하고 계신가요?


SNS 소셜 마케팅, Facebook, 인스타그램, 트위터 등의 마케팅 노출이 정확하게 어떻게 매출과 연결이 되는지 어떤 영향을 끼쳤는지 분석이 가능하신가요?



마케터로서 다양한 채널을 통해 주어진 마케팅 Budget과 구체적인 계획과 함께 마케팅 활동을 합니다. 주어진 모든 Budget 그리고 각 마케팅 활동별 ROI 분석 어떻게 가능할까요?


최근 애버딘 그룹 (Aberdeen group)의 보고서에 따르면, 절반 이상의 마케팅 담당자는 9가지 채널을 사용하여 채널 캠페인의 잠재 고객을 목표하고 있으며, 성공적인 멀티채널 마케팅 담당자는 여러 시스템에서 디지털 및 오프라인 데이터를 통합하고 있다고 합니다.


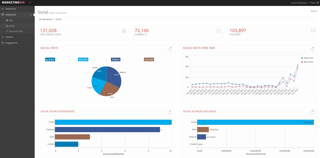
마케팅 담당자가 전체 데이터를 이해하고 데이터를 기반으로 빠른 의사 결정을 내리려면 전체 마케팅 채널에서 어떤 상황이 일어나고 있는지, 여러 메트릭 간의 상관관계 패턴을 표시하고 성과에 대한 요약 및 자세한 뷰를 제공하고, 효과적이고 빠른 의사결정을 내릴 수 있도록 지원하는 마케팅 대시보드가 필요합니다.


마케팅 360도.PNG 마케팅 360도 대시보드 (예)

마케팅 360도 데모 링크 - http://webapps.qlik.com/marketing360/index.html



keyword
작가의 이전글데이터 분석으로 살인범을 잡다