brunch
매거진 GA4

GA4 101, 시작해봅시다.

허들러스 GA4 101 시리즈, 1편

by AX파트너 허들러스
허들러스에서는 구글 애널리틱스 활용에 깊은 노하우를 보유하고 있습니다. 이러한 지식을 바탕으로 GA4 101 시리즈라는 E-book을 제작하였습니다. 구독하신 분들에게는 GA4 101의 새로운 내용 업데이트 시 알림을 드릴 예정입니다. 많은 관심과 사랑 부탁드립니다.


디지털 마케팅을 다루다 보면 구글 애널리틱스는 거의 필수 도구로 꼽힙니다. 하지만 시작하는 사람들이나 이 분야에 새로 접하는 분들에게는 좀 복잡하게 느껴질 수 있습니다.


그렇게 느끼는 이유를 좀 들여다보면,

1. '세션'이라든지 '참여율', '이탈률' 같은 전문 용어들이 처음 들어보는 단어라서입니다.

2. 구글 애널리틱스의 다양한 기능 때문에 정확히 어디서부터 시작해야 할지 막막하다고 느낍니다.

3. 공식 가이드를 보아도 한국어 번역이 좀 어색해서 이해하는 데 시간이 좀 걸립니다.


위와 같은 문제 때문에, 많은 기업들이 이 도구를 활용하고 싶어도 실질적으로 잘 사용하지 못하고 있습니다. 그래서 저희가 생각했습니다. 왜 이런 좋은 도구를 더 많은 사람들이 쉽게 활용하지 못할까요? 그래서 시작된 프로젝트가 바로 'GA4 101 시리즈'입니다. 이 시리즈를 통해 구글 애널리틱스의 기본부터 상세한 부분까지 차근차근 알려드리려고 합니다.


첫 주제는 기본 중의 기본, '구글 애널리틱스란 무엇인가'입니다. 이 주제로 구글 애널리틱스의 핵심을 알아볼 거에요. 여러분의 디지털 마케팅 여정에 조금이나마 도움이 되었으면 좋겠습니다!


구글 애널리틱스란 무엇인가?

구글 애널리틱스 얘기하면 "로그 분석 툴"이라고 소개되는 경우가 많죠. 그래서 "로그 분석 툴이 뭐지?"라는 생각이 들 수 있습니다. 그럼 '로그'와 '분석' 이 두 단어를 좀 더 세세하게 살펴볼까요? 이걸 제대로 알려면, 원래 '로그'라는 단어가 어디서 비롯됐는지부터 알아봐야 합니다.


예전 대항해 시대를 상상해보세요. 그 때마다 유럽 나라들은 새로운 땅을 찾아나섰어요. 긴 여정 동안 선원들은 배가 올바른 길로 가기 위해 매일매일의 움직임을 모두 기록했습니다. 이 기록을 통해 다음 목적지로 제대로 이동할 수 있었거든요. 하지만 그때는 종이를 구하기가 어려웠습니다. 그래서 '로그'라는 이름의 통나무에 그날의 기록을 적곤 했죠.


shiplogbook-1.jpg


이제 이 '로그'가 우리 현대에서는 어떻게 쓰이는지 알아볼까요? '로그'는 결국 어떤 행동이 언제 이루어졌는지를 나타내는 기록입니다. 웹사이트 관점에서 보면 방문자가 무엇을 클릭했는지, 어떤 페이지를 봤는지, 무엇을 장바구니에 넣었는지 등의 모든 활동을 순서대로 기록하는 것입니다. 이렇게 모인 데이터를 '로그 데이터'라고 합니다. 쉽게 말하면, 사이트에 들어온 방문자들의 행동 흔적들이 순서대로 기록된 것입니다.


yLhoAKYhf1l2jAIjf-nRrubpt5yoY_HevDGJ0yziRi1BeGuBFe556ADwQBNpfiQXs2QKqsxgZrd0Ze_80kjBlOQnKQTG-hNjQCR_x9x8CFwwVwzrA6o8pcN8ENP8W3hlh_76UhIzCHUshxqoMiLy4Xg


로그 데이터란, 단순히 누가 언제 뭐를 했는지를 나타내는 표입니다. 하지만 이렇게만 놓고 보면 그냥 데이터의 나열일 뿐이죠. 그래서 이 데이터에 '의미'를 부여하려면 '분석'이 필요합니다. 이런 데이터를 분석해서 우리가 쉽게 이해하고, 판단할 수 있게끔 표현하는 게 중요합니다.


UxyUJX3NHBZ_n9u3cJXhNgcnMC5IUqnmJuR8wtOCPkHZktA4gYH8zGYE23qH0FUiEc3XcPFBrhaw7qoAgLZSysfwozK3VN1iPxwyjvjSnA4kXi2N4V52Vje04rYtPez6ihagTgLxNy8Q6h1ixPSKkVU

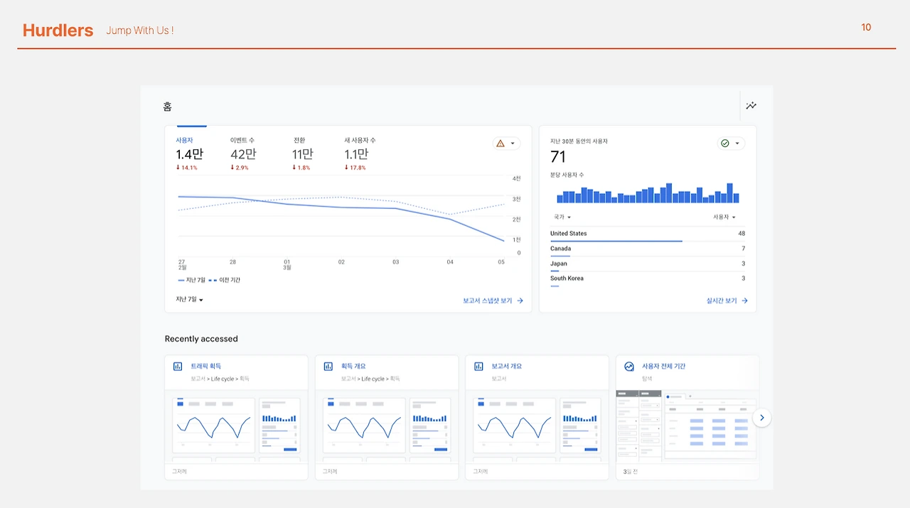
그리고 이런 역할을 해주는 게 구글 애널리틱스입니다. 간단하게 말하면, 구글 애널리틱스는 방문자들의 행동 흔적인 로그 데이터를 눈에 보기 좋게 그림이나 차트 형태로 변환해주는 도구입니다. 대시보드를 통해 다양한 리포팅을 제공하죠. 그래서 웹사이트 관리자나 사업자들이 이 정보를 보고, 웹사이트의 성능이나 사용자 행동을 쉽게 파악할 수 있습니다.


구글 애널리틱스를 알면 뭐가 좋나요?

사이트를 운영하다 보면 방문자들이 어떻게 사이트를 이용하는지 궁금하게 됩니다. 이럴 때 구글 애널리틱스가 큰 도움이 됩니다. 구글 애널리틱스를 활용하면,

우리 사이트를 어떻게 발견하게 되었는지,

어떤 페이지나 기능에 주로 관심을 가지는지,

얼마나 자주 사이트를 방문하는지,

그리고 어떤 사용자가 주요 고객층인지

등의 정보를 얻을 수 있습니다.


마케터나 사업자라면 이런 데이터는 소중한 자산입니다. 그렇지만 구글 애널리틱스만이 로그 분석 툴은 아닙니다. 어도비 애널리틱스나 엠플리튜드 같은 다른 옵션도 있죠. 그렇지만 구글 애널리틱스는 무료 버전도 제공하며, 이 무료 옵션만으로도 국내 많은 기업들이 충분한 분석을 진행하고 있습니다. 이런 무료 서비스 덕분에 구글 애널리틱스는 디지털 분석 도구 시장에서 두각을 나타내게 되었습니다. 따라서 많은 디지털 비즈니스들은 구글 애널리틱스를 선호하는 경향이 있습니다.


구글 애널리틱스를 알겠습니다. 구글 애널리틱스4는 무엇인가요?

구글 애널리틱스에 관심 있으신 분들이라면 '구글 애널리틱스4'라는 이름을 들어보셨을 겁니다. 시간이 지나면서 구글 애널리틱스는 계속 발전해왔죠. 각 버전의 주요 특징과 변천사를 알아볼까요?

61XkapTaxk4ZWJ9QqnHlDhT39cM6rIXVYr3JQrcJndVYB-ahJG9Vu8Z4e_QsGl35T7eZVnCiP92a3MJjVmo4c3Erw9MpwNgrZPVEkhxo_qr_lkjT7DIkxDdDUMdbCgHqXrXr0bZXolQ51IpoXv4g5to

첫 번째로, 2005년에 만나볼 수 있었던 '구글 애널리틱스 1'입니다. 이때의 이름은 'Urchin on Demand'로, 기본적인 웹 방문자와 페이지뷰 추적 기능만 제공했었습니다. 그리고 이걸 만든 회사는 Urchin Software였는데요, 2005년 4월에 구글이 인수하면서 "Google Analytics"로 이름이 바뀌었습니다.


2009년에는 '구글 애널리틱스 2'가 출시됐습니다. 이때부터는 이벤트 추적과 모바일 앱 지원 같은 새로운 기능들이 추가됐죠. 하지만 한국에서는 별로 유명하지 않았어요. 왜냐하면 사용하기가 조금 복잡했기 때문입니다.


그 다음은 2011년에 나온 '구글 애널리틱스 3'입니다. 이 버전에서는 사용자 친화적인 디자인이 도입되면서 '상용 애널리틱스(Universal Analytics)'라는 이름으로 널리 알려지게 되었죠. 줄여서 'UA'라고도 부르는 이 버전은 한국 스타트업부터 큰 기업까지 많이 사용하게 되었어요. 2020년에는 무려 90%의 시장 점유율을 달성했습니다.


마지막으로, '구글 애널리틱스 4'는 2020년에 출시된 최신 버전입니다. 많은 새로운 기능들이 추가되었지만, 기존에 UA를 잘 사용하던 사람들은 쉽게 이 버전으로 넘어가지 않았어요. 아직은 개선해야 할 부분이 있었고, 이미 익숙한 도구를 사용하고 있었기 때문입니다.


이렇게 구글 애널리틱스는 시간이 지나면서 계속해서 발전하고 있습니다. 각 버전마다 어떤 특징이 있었는지 알아보는 건 꽤 재미있죠!


큰 사건이 일어났습니다. 구글이 직접 그 소식을 알렸습니다.

hzde4cufNm31t644cNtmThONVxUPBY3okYWPjG-3vWaqRLS2lvDWsCzlsM5y8Okiagv7MtpdNkE0VTowJ1gn4PL4gUY4YJCbgYDMuJVftL_FDd1MuZtoXtzncJDrFWFUAO125f_lB818ZNt9wYuP5f8

2022년 3월 16일, 구글에서 큰 소식이 나왔어요. 바로 유니버설 애널리틱스가 2023년 7월 1일부터 새로운 데이터를 더이상 수집하지 않는다는 것입니다. 기존에 모아둔 데이터는 2023년 12월까지는 그대로 남아 있을 거라고 해요. 그리고 이제부터는 구글 애널리틱스 4를 사용하라고 강조했습니다.


이런 결정에 대해서 많은 사람들이 놀랐어요. 유니버설 애널리틱스에 이미 익숙해진 사용자들이라면 특히 더 그랬을 것입니다. 하지만, 알아두셔야 할 점! 구글 애널리틱스 4는 그냥 새 버전이 아니에요. 데이터 처리 방식부터 분석까지 모든 게 바뀌었어요. 그래서 처음엔 좀 어려울 수도 있습니다. 그치만, 변화는 언제나 기회를 가져다주니 새로운 버전에 대해 열린 마음으로 접근해보면 좋겠습니다.


구글 애널리틱스3(GA3)와 구글 애널리틱스4(GA4) 사이의 차이점은 무엇일까요?

둘 다 웹사이트 분석에 활용되는 도구지만, 세부적으로 보면 작동 방식이 확실히 다릅니다. 기술적인 데이터 수집 방법, 맞춤 리포트 생성 기능, Raw Data 처리방법, 이벤트 중심 리포팅 방식 같은 것들에서 차이가 나타납니다. 그런데, 지금 여기서 그 모든 차이점을 다루진 않을 거예요. 이 글의 핵심은 GA3와 GA4의 가장 큰 차이점을 알려주는 것입니다. 그 세부 사항? 나중에 더 깊게 다뤄볼게요.


그럼 핵심적인 차이점은 뭐냐고요?

간단하게 생각해봅시다. GA3는 웹사이트 데이터 분석에 초점을 둡니다. 그런데 GA4는 웹사이트뿐만 아니라 모바일 앱(Web + App)까지 데이터를 추적할 수 있게 만들어져 있습니다.

이 정보를 통해 어떤 것을 알 수 있냐면, 웹사이트와 iOS, 안드로이드 앱은 개발 환경과 언어가 다릅니다. 그런 다양한 환경에서 동일한 기준으로 데이터를 수집하려면 '데이터의 유연성'이 중요합니다. "유연한 데이터"가 뭔지 지금은 정확히 모를 수 있지만, 이건 분석할 때의 자유도를 많이 높여줍니다.


자유도가 높아진다는 건 어떤 장단점이 있을까요?


qwoS0DSYIWhpQI7EhAfRKqc7Yvbpp2hLZzjTZNpm6Ga0uyi8ebz3i2qbCX0COK9C8mM4CTqLmVXn5tNhdHhIUxnZszQTViv-h9iYqhRGyQDRVkzBa9NtMDRK5HNcrtfA6PJ4EmwlA-mMBXm_7EGguN8


유니버설 애널리틱스는 "이렇게만 설정하면 돼" 같은 간단한 가이드라인을 줬습니다. 그런데 구글 애널리틱스4는 "네가 원하는 대로 설정하고 사용해봐"라고 말합니다. 물론 이렇게 자유도가 높아지면 기능이 풍부해지겠죠. 그렇지만, 가이드라인이 적기 때문에 처음 시작하는 사람들은 조금 어렵게 느낄 수 있습니다.


더 어려워지긴 했습니다. 하지만 걱정마세요.

GA4의 데이터 처리 기능은 상당히 유연합니다. 유니버설 애널리틱스보다 더 다양하게 활용할 수 있기 때문에, 처음 보면 어려워 보일 수 있습니다. 그렇지만, 걱정하실 필요 없어요. 구글 애널리틱스4는 시장에서 큰 인기를 얻을 것입니다. 그 이유? 그만큼 기능적으로 탁월하기 때문입니다. GA4의 핵심만 잘 파악한다면, 어렵게 느껴질 것이 없습니다. 그래서 우리는 GA4에 쉽게 적응하실 수 있도록 'GA4 입문 시리즈'를 준비했습니다. 저희 허들러스와 함께, GA4의 새로운 세계로 떠나볼까요?


Summary

구글 애널리틱스는 웹과 앱의 사용자 활동을 그래픽으로 시각화해주는 도구입니다.

지금까지 총 4개의 버전이 출시되었으며, 구글 애널리틱스4는 가장 기능이 풍부합니다.

그러나 구글 애널리틱스4의 다양한 기능 때문에 초보자들에게는 조금 복잡하게 느낄 수 있습니다.


허들러스 GA4 내재화 특별 이벤트 바로가기

허들러스 사이트 바로가기


keyword
매거진의 이전글채널톡도 GA4로 잡을 수 있을까?