brunch

GPT-4o를 꼭 써야할 까

OPENAI API KEY 를 이용하여 모델별 비교

by 첨물

openai 유료버전은 $20/월

좀 비싸다.


그래서 openai 의 api key를 받아서 사용하고 있다. 쓴 만큼 돈을 내는 방식이다.


그런데 모델별 사용료가 다르다.

Models - OpenAI API


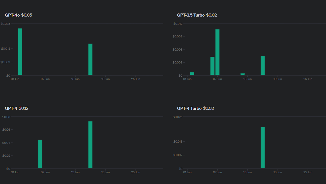
주력으로 밀고 있는 것은 GPT-4o와 GPT-4-Turbo, GPT-3.5 Turbo이다.

각각의 사용 가격도 다르다. 100만 개 토큰 기준으로 $15, $30, $1.5이다.

3.5 Turbo가 압도적으로 저렴하다.

스크린샷 2024-06-16 105023.png



그럼 각각의 성능은 어떠할까?

간단한 소설 쓰기를 해 보자




R을 이용한 OPENAI API KEY 사용은 아래와 같이 간단하다.


library("TheOpenAIR")

openai_api_key("sk-proj-****")

chat("강한 왕자와 약한 공주에 대한 짧고 재미있는 이야기를 한국어로 써 보세요.", model="gpt-3.5-turbo-0125", temperature=0.8)


[결과]

옛날 한 왕국에 강인하고 용감한 왕자가 있었습니다. 왕자의 이름은 현우였는데, 그의 검술은 전설로 남아 있었고, 그의 용기는 모두가 인정했습니다. 반면에, 같은 왕국에는 연약하고 조용한 공주가 있었습니다. 공주의 이름은 지연이었는데, 그녀는 얇고 연약한 모습과 조용한 성격으로 많은 사람들에게 약한 것으로 여겨졌습니다. 그러나 공주 지연은 깊은 지식과 영리함을 지니고 있었습니다. 어느 날, 왕국을 위협하는 강력한 용이 나타났습니다. 왕은 용을 물리치기 위해 현우 왕자에게 도전을 내세웠습니다. 왕자 현우는 용과의 전투에 도전했지만, 그에겐 강력한 용에 맞선 어려움이 있었습니다. 한편, 약한 공주 지연은 다른 사람들로부터 무시당했지만, 그녀는 그녀만의 방식으로 행동하기로 결심했습니다. 그녀는 옛 전설과 이야기를 연구하여 용의 약점을 발견했습니다. 현우 왕자와 용이 치열한 전투를 벌이는 동안, 지연 공주는 용에게 다가가 차분한 태도로 용을 바라보았습니다. 과거 잊혀진 용의 약점을 드러내는 주문을 외쳤고, 용의 취약한 부분을 드러내었습니다. 이 중요한 정보를 얻은 현우 왕자는 용의 약점을 타격하여 용이 고통에 빠지고 패배했습니다. 왕국은 용이 빛나는 불길 속으로 사라짐에 따라 안도와 화합의 기운이 번지는 것을 느꼈습니다. 현우 왕자와 지연 공주는 곁에서 서로를 보았을 때, 진정한 힘이 다양한 형태에 있다는 것을 깨달았습니다. 왕자의 신체적인 힘은 용을 물리치는 데 도움이 되었지만, 공주의 지혜와 지식이 이기적 승리로 이끈 것이었습니다. 강한 왕자와 지혜로운 공주는 함께 고려 왕국을 자비롭고 강하게 다스리며, 그들의 능력과 인내심으로 백성들의 존경과 사랑을 받았습니다. 이들의 이야기는 세대를 거치면서 전해지며, 진정한 힘은 육체적인 힘 뿐만 아니라 지혜, 친절, 그리고 단합체에 있다는 것을 기억시켰습니다.




다음은 GPT-4o를 사용해 보자


chat("강한 왕자와 약한 공주에 대한 짧고 재미있는 이야기를 한국어로 써 보세요.", model="gpt-4o", temperature=0.8)


[결과]

옛날 옛적, 아름다운 나라 한가람에는 강하고 용감한 왕자 도윤이 살고 있었습니다. 도윤 왕자는 검술과 마법에 능했으며, 그의 용맹함은 전 나라에 알려져 있었습니다. 반면에, 그의 여동생인 공주 나연은 몸이 약하고 조용한 성격으로 사람들에게 약하다고 여겨졌습니다. 나연 공주는 책 읽는 것을 좋아하고, 꽃과 동물들과 시간을 보내는 것을 즐겼습니다. 어느 날, 나라에 무시무시한 거대 괴물이 나타나 마을을 혼란에 빠뜨렸습니다. 왕은 도윤 왕자에게 괴물을 물리쳐 백성들을 구해달라고 부탁했습니다. 도윤 왕자는 즉시 그의 검을 들고 괴물과 맞서 싸우러 갔습니다. 하지만 괴물의 힘은 생각보다 강했고, 도윤 왕자는 어려움을 겪고 있었습니다. 그때, 나연 공주는 도윤 왕자에게 다가가 작은 목소리로 말했습니다. "오빠, 이 괴물에 대한 전설을 책에서 읽은 적이 있어요. 괴물은 시끄러운 소리를 싫어해요. 그것을 이용해 보세요." 도윤 왕자는 처음에는 동생의 말을 믿기 어려웠지만, 그녀의 진지한 눈빛을 보고 결심했습니다. 그는 큰 북을 가져와 힘껏 두드리기 시작했습니다. 북소리가 점점 커지자 괴물은 괴로워하며 뒷걸음질치기 시작했습니다. 결국 괴물은 더 이상 버틸 수 없었고, 깊은 숲 속으로 도망가 버렸습니다. 마을 사람들은 도윤 왕자와 나연 공주를 환호하며 맞이했습니다. 도윤 왕자는 동생에게 고마움을 표하며 말했습니다. "나연, 너의 지혜가 우리의 나라를 구했어. 네가 없었다면 난 이길 수 없었을 거야." 나연 공주는 부끄러워하며 미소 지었지만, 그녀의 눈은 빛나고 있었습니다. 두 사람은 함께 나라를 다스리며, 각각의 강점을 통해 모든 어려움을 극복했습니다. 사람들은 더 이상 나연 공주를 약하다고 생각하지 않았고, 그녀의 지혜와 도윤 왕자의 용맹함을 모두 존경하게 되었습니다. 그리고 그들의 이야기는 오랫동안 전해지며, 진정한 강함은 서로를 이해하고 협력하는 데에서 나온다는 교훈을 남겼습니다.

OIG4.jpeg Copilot이 위 이야기를 듣고 그림 그림




GPT-4o와 GPT 3.5 Turbo 성능이 비슷하다.

이야기는 구성은 비슷하다.


등장인물 소개 - 어려운 환경 나타나서 주인공과 주변인물이 곤란을 당함 - 해결책을 제시함 - 문제를 풂(해피 엔딩)



아래는 코파일럿에서 결말을 다르게 요청해 봤다. (슬픈 결말)

내용은 거의 유사하지만 주인공 한 명이 죽는 결말이다.


"옛날 한 왕국에 강인하고 용감한 왕자가 있었습니다. 왕자의 이름은 현우였는데, 그의 검술은 전설로 남아 있었고, 그의 용기는 모두가 인정했습니다. 반면에, 같은 왕국에는 연약하고 조용한 공주가 있었습니다. 공주의 이름은 지연이었는데, 그녀는 얇고 연약한 모습과 조용한 성격으로 많은 사람들에게 약한 것으로 여겨졌습니다. 그러나 공주 지연은 깊은 지식과 영리함을 지니고 있었습니다.

어느 날, 왕국을 위협하는 강력한 용이 나타났습니다. 왕은 용을 물리치기 위해 현우 왕자에게 도전을 내세웠습니다. 왕자 현우는 용과의 전투에 도전했지만, 그에겐 강력한 용에 맞선 어려움이 있었습니다. 한편, 약한 공주 지연은 다른 사람들로부터 무시당했지만, 그녀는 그녀만의 방식으로 행동하기로 결심했습니다. 그녀는 옛 전설과 이야기를 연구하여 용의 약점을 발견했습니다.

현우 왕자와 용이 치열한 전투를 벌이는 동안, 지연 공주는 용에게 다가가 차분한 태도로 용을 바라보았습니다. 과거 잊혀진 용의 약점을 드러내는 주문을 외쳤고, 용의 취약한 부분을 드러내었습니다. 이 중요한 정보를 얻은 현우 왕자는 용의 약점을 타격하여 용이 고통에 빠지고 패배했습니다.

하지만, 용의 마지막 숨결은 현우 왕자를 치고, 왕자는 그 자리에서 쓰러졌습니다. 왕국은 용이 빛나는 불길 속으로 사라짐에 따라 안도와 화합의 기운이 번지는 것을 느꼈습니다. 그러나 그들의 기쁨은 현우 왕자의 죽음에 의해 어둠으로 뒤덮였습니다.

지연 공주는 현우 왕자의 죽음에 깊은 슬픔을 느꼈지만, 그녀는 그의 희생을 잊지 않았습니다. 그녀는 현우 왕자의 용기와 희생을 기리기 위해 왕국을 자비롭고 강하게 다스렸습니다. 그녀의 지혜와 인내심으로 백성들의 존경과 사랑을 받았습니다. 이들의 이야기는 세대를 거치면서 전해지며, 진정한 힘은 육체적인 힘 뿐만 아니라 지혜, 친절, 그리고 단합체에 있다는 것을 기억시켰습니다. 그러나 그들의 이야기는 또한 용기와 희생의 중요성을 상기시켰습니다."




회사에서 GPT를 막아놓는 곳이 많은데 위와 같은 방법을 사용하면 코딩 및 지식 검색하는데 도움이 될 것 같다.

특별한 경우가 아니라면 GPT 3.5 Turbo 만으로도 저렴하게 사용하면 좋을 듯하다.

API KEY를 사용하려면 $30을 미리 저금해 놓고 사용하는데, 사용량이 적으면 1$ 사용하기도 어렵다.



[일별 사용량]

스크린샷 2024-06-16 111730.png



[모델별 사용량]

스크린샷 2024-06-16 111738.png


keyword
매거진의 이전글무엇을 배워야 할까?