ChatGPT 업무에 활용하여 생산성 높이는 노하우

- 실제 사용법 예시

by 티에스피 tsp


ChatGPT 4.0이 보편화되면서 인공지능 시장에도 큰 지각변동이 있었다. 일단, Google에서도 인공지능(Gemini)을 지원하기 시작했고, 또 Microsoft bing도 대화형 인공지능 서비스를 무료로 제공하기 시작했다. 최근에는, 한국기업 네이버도 CUE 서비스를 통해 대화형 검색 서비스를 제공한다. 이제 기업에서 인공지능 서비스를 이용하지 않으면 뒤처진다는 말이 나올 정도이다. 하지만, 그럼에도 불구하고 ChatGPT는 여전히 대화형 인공지능 서비스의 강자다. 유료 (개인 $20에 부가세를 더한 금액) 버전을 사용하면서까지 ChatGPT를 활용하는 이유가 무엇일까?


과거 우리 블로그에서 ChatGPT 활용방법에 대해서 소개한 바 있지만, 오늘은 실제 업무에 활용하는 방법 몇 가지를 소개하도록 한다. (과거의 포스팅은 다음을 참고)


https://blog.naver.com/trustsp/223291105023


1.png ChatGPT는 다양한 모듈을 제공한다. 그림 그리기는 기본, 이제 데이터 분석 등 다양한 업무를 ChatGPT를 통해 할 수 있다.



▶ 1.ChatGPT는 데이터 분석의 강자 (특히 회계, 재무 데이터를 분석하는데 강자다)


ChatGPT 중 가장 많이 알려진 서비스는 그림 그리는 기능일 것이다. 누구나 프롬프트에 그림을 그려 달라고 주문할 수 있고, 그 결과 또한 매우 사실적인 이미지를 생성해 주기 때문이다. 그런데, 사실 ChatGPT는 데이터 분석의 강자이다.


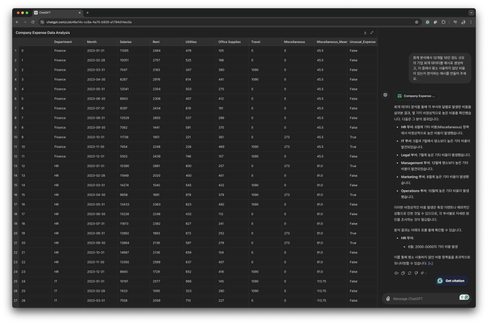
예를 들어, 12개월 회계 데이터가 있다고 하자. 여기서 평소 우리가 지출하지 않는 비정상적인 비용만 찾아보고 싶다. 데이터가 꼼꼼하게 입력되었다는 전제하에 회계 경험이 없는 타 부서 사람이 이런 데이터만 보고 데이터를 분석하는 건 무리가 있다. 또한 할 수 있다고 하더라도 12개월간 지출된 항목을 검토하는 건 시간 소모적이다. 하지만, ChatGPT에게 우리가 평소 지출하지 않는 비용이 있다면 분석하고 알려달라고 부탁해 보면 어떨까? 일단, 이런 요청을 수행할 수 있을까?



물론이다!

실제 어떻게 활용하면 될까? 방법은 아주 간단하다. Excel로 잘 정리된 회계 데이터를 Excel 파일 그대로 chatGPT의 프롬프트 창에 입력하면 된다. 물론, 주의 사항이 있다. Excel 데이터에 각 필드별 어떤 데이터인지 상세히 설명이 들어가 있어야 한다. 또한, 데이터를 분석해 달라고 요청하기 전에, ChatGPT에 우리가 어떤 일을 하는 회사이며, 평소 가장 크게 지출되는 항목은 어떤 아이템들이 있다는 정도의 배경 설명을 미리 넣으면 결과가 더욱 정확해진다.


이후 데이터를 그래프나, 다양한 방식으로 다시 Format 해 달라고 요청할 수도 있다.


2.png 가상의 회계 데이터를 기반으로 데이터를 분석하는 화면



이제 이 데이터를 그래프로 표현하는 파시썬 코드를 생성해 달라고 부탁해 보자. 순식간에 코드를 만들어 준다. 이 코드를 실제 파이선 컴파일러에 넣고 코드 빌드를 하면 그래프를 멋지게 그려준다!


▶ 2. 내일 미팅인데, 언제 이 문서들을 다 검토하고 요약하지? - 문서 요약의 강자


업무 목적으로 ChatGPT를 활용할 때, 문서 요약 기능을 활용하면 작업량을 현저히 줄일 수 있다. 예를 들어, 내일이 ABC 주제에 대해서 세미나를 진행하는 날이다. 그런데, 그간 출장 업무가 많아 문서를 검토할 시간이 없어 마지막 순간까지 리뷰해야 할 문서 검토를 미뤘다고 가정하자. 그럼 오늘은 밤샘각이다. 이제 문서를 모두 읽고 요약하고 내 버전으로 소화해서 다시 Presentation 자료를 만들어야 한다.


그런데 ChatGPT를 사용하고 있다면, 이런 상황에서도 전혀 걱정할 필요 없다. 여러 개의 문서를 한꺼번에 프롬프트 창에 upload 한 다음에 각 문서의 핵심을 요약해 달라고 부탁하면 된다. 만일 이해가 잘되지 않는 문서가 있다면 이렇게 부탁해 보자.



이 분야의 전공자가 아닌 일반인이 쉽게 이해할 수 있도록 예시를 넣어서 다시 설명해 주세요.



이렇게 요청하면 매우 쉽게 설명해 준다.


여기서 끝이 아니다. 이 문서들의 핵심을 정리해서 발표할 때 어떤 구성으로 발표하면 좋을지 Presentation의 목차를 소개해 달라고 부탁할 수도 있다. 그럼 깔끔한 목차를 만들어 준다. 이제 내 버전으로 다시 재해석해서 목차를 따라, 주제에 살을 붙여서 발표 자료를 완성하기만 하면 된다.


DSC05098.jpg 경영지원팀 뿐 아니라, 엔지니어링팀도 ChatGPT를 통해 업무 효율을 크게 높일 수 있다. 파이썬 코드 등 생성도 부탁한 하면 척척!


3. 단독(카톡) 방에 대화가 100개 이 많은 대화를 언제 다 읽어보지?


가끔 업무상 단톡방을 이용할 때가 있을 것이다. 출장이 있어 14시간 비행기를 탔는데, 현지에 내리는 단톡방에 메시지가 100개가 넘는다. 이 대화 내용을 언제 다 읽어볼까? 시차 때문에 피곤해서 당장 잠을 자고 싶은데, 내일 아침 이른 시간부터 미팅이고, 더구나 대화방에 다들 내가 비행기에서 내리길 기다렸다는 듯, 답변을 요구한다…


이 대화를 모두 copy 해서 ChatGPT의 프롬프트에 넣어보자. 그리고, 각 대화자별 핵심 내용을 요약해 달라고 요청해 보자. 그럼 기가 막히게 대화자별 핵심 내용을 요약해 준다. 요약도 길면 5줄 이내로 요약해 달라고 다시 요청할 수 있다. 그럼 정말 핵심만 요약해 준다. 이제 핵심 내용을 보고 그냥 필요한 답변을 하기만 하면 된다!


ChatGPT를 업무에 제대로 활용하기 시작하면 내 시간을 더욱 벌 수 있다. 마치 TSP의 재무 BPS 서비스를 이용하면 대표의 시간을 확보해서 핵심 업무에 더욱 많은 시간을 사용할 수 있는 것과 같이 말이다.



ChatGPT를 이용해서 업무를 하는 활용 노하우에 대해서는 가까운 미래에 또 소개할 예정이다. 이번 포스팅을 참고하여 직장인들의 업무 효율이 더욱 오를 수 있으면 좋겠다.


사업이 성장하여 시스템에 의한 체계적인 경영관리가 필요할 때,

전문가 부재로 데이터에 의한 경영관리의 어려움을 느낄 때,

기업 경영 경험이 부족하여 경영관리의 어려움을 느낄 때,

TSP의 BPS 서비스를 만나보세요!

Trust Service Provider (trustsp.com)






keyword
작가의 이전글리더의 성공을 위한 HR의 세 가지 역할