회원가입부터 유입/퍼널 데이터까지 손쉽게 확인하는 법

알파푸시 애널리틱스 출시 소식

by 알파앱스
Editor’s Note
카페24 자사몰 CRM 솔루션 알파푸시가 애널리틱스 기능을 새로 출시했습니다. 이번 아티클에서는 쇼핑몰 고객의 데이터를 한눈에 확인할 수 있는 애널리틱스 기능을 살펴보고, 실무에 어떻게 적용할 수 있는지 살펴봅니다.


우리 쇼핑몰 고객, 어디서 들어오고 어떻게 가입하는지 알고 있나요?

많은 쇼핑몰 운영자들이 고객의 유입 경로나 가입 유형을 모르는 채로 CRM 마케팅을 ‘일단 시작’합니다. 고객 데이터 없이 CRM을 무작정 시작하게 되면, 고객은 관련 없는 마케팅 메시지만 받게 됩니다. CRM이 중요한 건 아는데, 어떤 데이터를 바탕으로 어떻게 시작하는지 모르면 이러한 불상사가 일어날 수 있습니다. 알파푸시는 데이터를 하나하나 뜯어볼 시간이 없는 쇼핑몰 관리자분들을 위해 한눈에 쉽게 볼 수 있는 데이터 기능인 애널리틱스를 제공합니다. 아래에서 애널리틱스의 소개와 사용법을 보시고 쇼핑몰에 차근차근 적용해 나가시기 바랍니다.



애널리틱스 핵심 기능 한눈에 보기

1. 회원가입 통계 확인
- 특정 플랫폼을 통해 간편 회원가입을 진행한 고객의 비중을 한눈에 확인할 수 있어요
- 일별, 주별, 월별 기간까지 확인 가능해요

2. 유입/퍼널 확인
- 마케팅 유입 경로를 한눈에 볼 수 있어요
- 유입 채널, 신규/재방문 여부, 기기 정보까지 확인 가능해요



CRM의 시작은 데이터인 이유

CRM은 단순히 쿠폰을 보내고 문자를 발송하는 것이 아닙니다. 진짜 CRM은 고객의 여정에 맞춰 적절한 시점에 정확한 메시지를 전달하는 것에서 시작됩니다. 그러기 위해서는 고객이 어디에서 유입되었는지, 어떤 경로를 통해 쇼핑몰에 도착했는지를 정확히 파악하고 있어야 합니다. 고객은 자신이 있는 지점에서 필요한 케어를 받을 때 ‘관리받고 있다’는 경험을 느낍니다.


CRM_1.png

위 이미지를 한 번 살펴볼까요? 유입된 고객이 탐색하고, 전환 구매하고, 재구매하는 과정에서 디지털 마케팅과 CRM 마케팅에서 진행하는 마케팅 액션은 확연히 다릅니다.


검색이나 광고로 유입된 고객이 탐색할 때에는 프로모션이나 가격 비교, 장바구니 유도와 같은 기능을 보여주는 게 중요해요. 이렇게 구매할 결심을 마치고, 구매로 전환된 고객에게는 계속해서 관계를 이어갈 수 있는 간편 회원가입 유도나 포인트 증정과 같은 액션이 필요합니다. 회원으로 만들고 난 뒤에는 재구매를 유도하기 위해 재방문 메시지나 알림톡 발송과 같은 액션이 필요하죠.



고객의 모든 유입과 행동을 한눈에 보여주는 알파푸시 애널리틱스

알파푸시 애널리틱스는 실시간으로 데이터를 분석해 고객의 유입과 행동을 한눈에 보여줍니다.


애널리틱스 기능 (1) : 회원가입 통계

CRM_2.png

알파푸시 애널리틱스는 쇼핑몰 가입자 전체의 데이터를 제공해요. 최근 30일 데이터를 확인할 수 있는 일별 데이터, 12주간의 회원가입 수를 볼 수 있는 주별 데이터, 12개월까지의 데이터를 볼 수 있어요. 또한, 플랫폼을 통해 간편 회원가입을 진행한 고객의 비중 - 카카오, 네이버, 일반(기본 쇼핑몰 회원가입), 기타(애플, 구글 등) - 을 4가지 색으로 나눠 볼 수 있습니다. 마지막으로, 데이터 바(Bar)에 커서를 올려두면, 데이터 구간별 회원가입 수 데이터를 확인할 수 있어요.


회원가입 통계 기능, 어떻게 활용할 수 있을까요? 고객이 선호하는 SNS 로그인 방식을 파악해 보세요. 예를 들어 카카오 회원가입을 이용한 고객이 많다면, 카카오 알림톡으로 쇼핑몰 이벤트를 진행해 보는 거예요. 이렇게 고객이 가장 선호하는 로그인 방식만 파악해도 채널과 메시지를 빠르게 설정해 마케팅 액션을 시도해 볼 수 있어요.



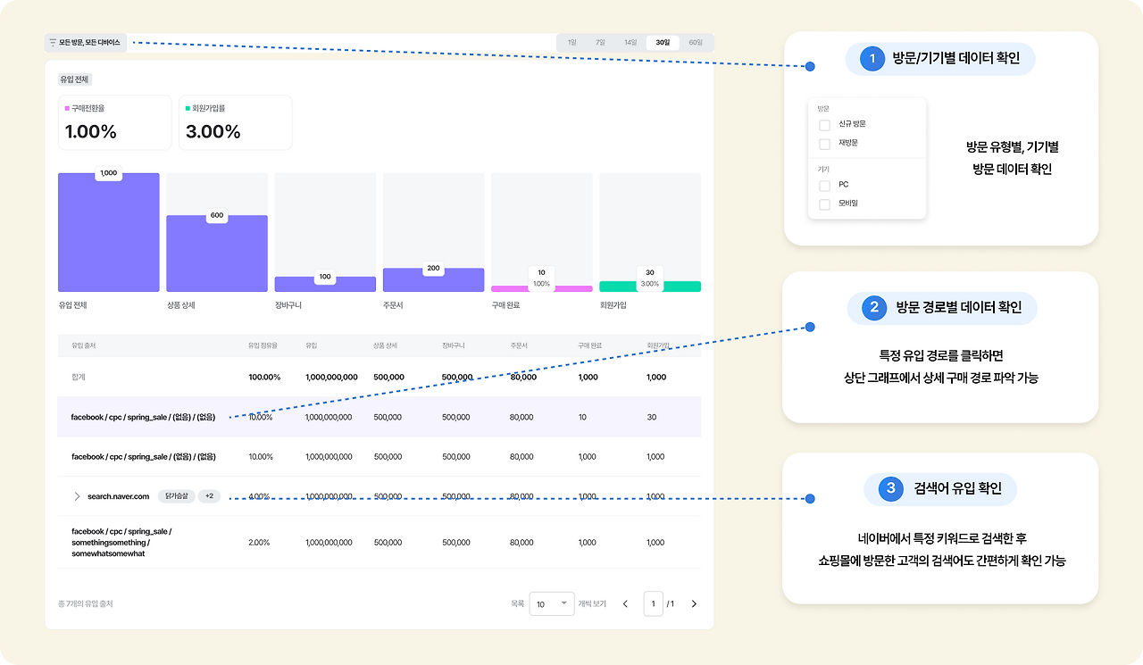
애널리틱스 기능 (2) : 유입/퍼널 확인

CRM_3.png

알파푸시 애널리틱스의 유입/퍼널 섹션에서는 고객의 마케팅 유입 경로를 한눈에 볼 수 있어요. 유입 채널(유형, 키워드, 캠페인 등)부터 신규/재방문 여부, 그리고 기기(PC/모바일)까지 확인할 수 있습니다. 세션 데이터별 유입 출처를 클릭하면, 상단 그래프가 해당 유입 출처에 따라 변화해 유입 출처별 데이터를 참고할 수 있어요. 뿐만 아니라 네이버에서 특정 키워드를 검색해 들어온 고객의 검색어도 간편하게 확인할 수 있습니다. 이렇게 유입된 채널과 캠페인 정보를 확인할 수 있다면 마케팅 예산을 배분할 때 효율적으로 도움을 받을 수 있어요.


CRM_4.png

예를 들어 애널리틱스로 “모바일 기기로 신규 방문한 고객의 비중이 크게 늘었는데, 상품 상세 페이지까지 보고 이탈하는 패턴이 자주 보인다”는 데이터를 확인했다면 첫 구매 할인 혜택 소식이나 신규 전용 3,000원 할인 쿠폰을 온사이트 메시지로 노출해볼 수 있겠죠. 뿐만 아니라 재방문 고객이 많다면, 오프사이트 메시지 캠페인을 진행해보는 식으로 CRM 마케팅 전략을 세우는 데 많은 도움이 될 거예요.



이 모든 전략, 버튼 하나면 끝. 알파푸시는 ‘원클릭 레시피’를 제공해요.

CRM_5.png

위에서 본 내용은 사실 이론에 가까운 내용이죠. 언제 다 데이터 분석하고, 액션을 세울 수 있을까요? 자사몰 운영자분들은 신상품 고안하랴 문의 대응하랴 늘 시간이 부족한데 말이죠.


시간이 없는 자사몰 운영자분들을 위해 알파푸시는 버튼 하나만 누르면 세팅되는 CRM 완전 자동 레시피를 제공합니다. 버튼만 누르면, 특정 고객에게 딱맞는 적합한 마케팅 액션이 진행됩니다. 번거롭게 하나하나 세팅하지 마세요. 알파푸시가 다 해드립니다.



쇼핑몰도 데이터 기반 마케팅 시대!

고객의 유형, 행동, 유입 특성을 통해 구매로 이어지게끔 하는 마케팅 액션을 고안하는 것이 CRM의 핵심이에요. 누가, 언제, 어떤 경로로 우리 쇼핑몰에 들어오는지를 알고 있어야 고객과 제대로 소통할 수 있고, 어떤 메시지를 어떤 타이밍에 전달해야 할지도 명확해집니다. 알파푸시 애널리틱스는 복잡한 분석 지식 없이도 한눈에 고객 흐름을 파악할 수 있어요. 공부할 필요 없이 손쉽게 매출을 올려보세요.


지금 카페24에 알파푸시 설치하고, 무료로 애널리틱스를 경험해 보세요!



> 알파푸시 설치하기

잠깐! 설치 전 궁금한 점이 있다면? 여기를 눌러 문의해 주세요.

매거진의 이전글사랑이 가득한 5월, 자사몰을 ‘이것’으로 채워보세요