brunch

네이버 광고 데이터를 구글 빅쿼리에 자동으로 쌓는 방법

by 비즈스프링


온라인 광고를 집행하는 기업이라면 대부분 네이버 검색광고도 집행하고 계실 텐데요, 네이버의 점유율이 이전보다는 감소했다고는 해도 여전히 국내 1등의 검색 포털임은 변함이 없기 때문일 것입니다.


최근에 많은 분들께서 비즈스프링으로 네이버 광고 데이터를 구글 빅쿼리로 옮기는 방법에 대해 문의를 남겨주고 계십니다. 구글 빅쿼리는 데이터를 안전하게 보관할 수 있고, 다른 데이터(ex. GA4, 내부 CRM 데이터 등)와 통합하여 관리할 수 있으며, 구글의 다양한 플랫폼(ex. Looker Studio 등)에 연동하여 활용할 수 있기 때문에 구글 빅쿼리를 통해 광고 데이터를 보관하는 추세가 상승하고 있습니다.


오늘은 비즈스프링이 어떻게 네이버 광고 데이터를 구글 빅쿼리에 자동으로 쌓는지에 대해 알아보겠습니다. 빅쿼리에 쌓은 네이버 광고 데이터를 활용하여 자사만의 대시보드로 만드는 방법도 함께 살펴보겠습니다.


* 네이버 외 다른 광고매체 데이터도 빅쿼리에 자동으로 쌓는 방법도 함께 안내드리니 끝까지 읽어주세요!




▶ 네이버 광고 데이터를 구글 빅쿼리에 자동으로 쌓는 방법


1. API를 활용한 네이버 광고 데이터 자동 수집

무엇보다 먼저 네이버 광고 데이터를 수집해야겠죠? 네이버 검색 광고는 네이버 광고센터에 직접 로그인을 하지 않고도 광고 성과 데이터를 가져올 수 있는 방법이 있는데, 바로 네이버 검색 광고의 API를 활용하는 것입니다.


비즈스프링은 AIR(Ad Integrated Report, 광고매체 통합 리포트) 솔루션을 활용하여, 매일 아침마다 네이버의 전일자 광고 데이터를 가져옵니다. AIR 솔루션을 활용하여 네이버의 광고 데이터를 사용자의 작업 없이 매일 자동으로 수집할 수 있습니다.



AIR(Ad Integrated Report)에 대해 더 알아보기

마케터를 위한 솔루션, AIR™

네이버부터 모비온, 타겟팅게이츠까지 광고 성과 한 번에 조회하는 방법

리소스는 절감시키고, 마케팅은 고도화하는 비법



2. 구글 빅쿼리 Data Set 생성

네이버 광고 데이터를 적재하기에 앞서 잠깐 구글 빅쿼리 환경을 정리하고 가볼까요?

구글 빅쿼리를 사용하기 위해서는 데이터 세트(Data Set)를 정의하고 생성해야 합니다. 네이버에서 가져온 데이터들 중 캠페인은 어디에, 키워드는 어디에, 노출수는 어디에 쌓을 것인지를 정의하는 작업이라고 생각해 주시면 되겠습니다.


빅쿼리에 적재한 데이터를 어떻게 활용하느냐에 따라 구성이 달라지겠지만, 데이터 세트를 어떻게 정의해야 할지 모르시겠다면 비즈스프링이 AIR 솔루션의 데이터 세트와 동일하게 구성할 수 있도록 도와드리겠습니다.


구글 빅쿼리(Google BigQuery)에 대해 더 알아보기

구글 빅쿼리(Google BigQuery) 시작하기

구글 빅쿼리(Google BigQuery) 화면 구성

데이터엔지니어링을 위한 구글 빅쿼리(BigQuery) 이용 사례



3. 구글 빅쿼리에 네이버 광고 데이터 적재

네이버 API 연동과 구글 빅쿼리 데이터 세트 생성을 마쳤다면, 이제 네이버 광고 데이터를 자사 빅쿼리에 적재만 하면 됩니다. AIR에 연동한 네이버 광고 데이터는 1차적으로 비즈스프링 빅쿼리에 수집됩니다. 이후 비즈스프링 프로그램을 활용하여 비즈스프링 빅쿼리에 수집된 네이버 광고 데이터가 고객사 계정의 빅쿼리에 매일 동일하게 적재합니다. 이와 같은 흐름으로 AIR로 수집한 네이버 광고 데이터를 자사 빅쿼리에 매일 자동으로 쌓을 수 있습니다.




▶ Looker Studio에 빅쿼리 연동하여 대시보드 만들기

구글 빅쿼리의 가장 큰 장점 중 하나는 구글의 다른 플랫폼과 연동이 쉽다는 것인데요, 특히 Looker Studio와 연동을 통해 자사만의 대시보드를 손쉽게 만들 수 있다는 점이 큰 장점 중 하나입니다. 빅쿼리에 적재된 데이터를 Looker Studio에서 알아서 조회하고 리포트로 보여주기에, 한 번 대시보드를 만들어놓으면 데이터를 추가하는 등의 별도 수작업 없이도 광고 성과 추세를 파악할 수 있습니다.


비즈스프링에서 Looker Studio를 활용하여 대시보드를 제공했던 사례를 공유드리니, 참고하여 자사만의 광고 성과 대시보드를 만들어보세요!


Looker Studio를 활용한 대시보드 제작에 비즈스프링 도움이 필요하다면 언제든 연락주시기 바랍니다.

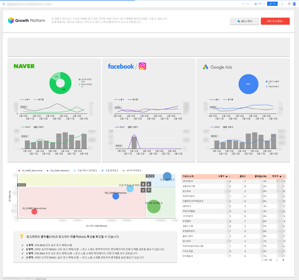
[BizSpring] 주요 광고매체 대시보드 샘플 (출처 BizSpring).png [BizSpring] 주요 광고매체 대시보드 샘플 (출처: BizSpring)




자주하는 질문


Q. 네이버 외에도 카카오, 구글, 페이스북 등 다른 광고도 진행하고 있는데, 다른 광고 데이터도 구글 빅쿼리에 쌓을 수 있나요?


A. 네, 가능합니다!

광고 데이터를 수집하는 AIR 솔루션과 연동 가능한 광고 매체라면 모두 데이터를 수집이 가능하며, 구글 빅쿼리에 쌓을 수 있습니다. AIR 솔루션은 아래 광고 매체를 모두 연동할 수 있습니다.

네이버 검색광고

카카오 키워드광고

구글 애즈(유튜브 포함)

페이스북 / 인스타그램

모비온

타겟팅게이츠

ADN

데이블

네이버GFA



Q. 구글 빅쿼리 외 다른 저장소에 데이터 쌓을 수 있나요?


A. 네, 가능합니다!

빅쿼리 외에도 구글 클라우드 스토리지(Google Cloud Storage)에도 광고 데이터를 자동으로 적재할 수 있습니다. 이 외에 궁금하신 다른 저장소가 있다면, 비즈스프링과 협의를 통해 가능 여부를 확인해드리겠습니다.



결론적으로 데이터를 저장소에 저장하려는 목적이 무엇인지를 분명하게 하는 것이 가장 중요합니다. 그 목적에 따라 데이터 저장 위치도 바뀌고, 저장하는 형태도 바뀌기 때문입니다. 분명한 목적을 갖고 있지만 저장하는 방법에 대해 도움이 필요하다면 비즈스프링에 연락해 주세요. 비즈스프링의 기술력과 노하우로 여러분의 데이터 고민 해결에 함께 하겠습니다.



ad@bizspring.co.kr / 02-6919-5516




마케팅에서의 데이터 활용 기술과 인사이트
No.1 Data Partner for Data-Driven Growth
비즈스프링

공식 블로그 | 페이스북 | 네이버 블로그 | 유튜브 | 트위터 | 슬라이드쉐어


keyword