brunch

GA4 기본 보고서 훑어보기 #1

실시간 · 인구통계 · 기술 보고서

by 엠포스

GA4가 출시되며 어느 정도 예상되었던 부분이지만, 구글이 공식적으로 GA의 3번째 버전 '유니버설 애널리틱스(UA)'의 종료를 발표했다. UA는 다가오는 2023년 7월 1일부터 더 이상 신규 데이터를 수집하지 않으며 7월 1일 이후부터 6개월간은 데이터에 액세스만 가능하다고 한다. 이제 좋든 싫든 UA에서 GA4로 넘어갈 차례가 되었다. 필수가 된 GA4, 엠포스에서도 지난 컨텐츠를 통해 새로운 GA4의 눈에 띄는 기능들을 살펴본 적이 있다. 그중 하나가 제공되는 기본 보고서가 확! 줄었다는 점이다. 그렇다고 활용도가 떨어진 것은 아니다. 데이터 수집 기준이 사용자로 변경되고 세션에서 이벤트로 데이터 수집 기준이 변경되며 UA에서 제공하던 데이터들을 더 보기 편하게 통합, 정리되었다. 또 가짓수를 줄인 대신 사용자들이 원하는 대로 커스터마이징 할 수 있는 맞춤 리포트 세팅이 용이하게 되었다.


GA4에서 제공하는 보고서는 실시간, 사용자, Life Cycle(수명 주기)까지 크게 3개로 나눠져 있다. 세부 항목을 들어가 보면

· 실시간

1) 실시간 보고서

· 사용자

2) 인구통계 보고서

3) 기술 보고서

· Life Cycle(수명 주기)

4) 획득 보고서

5) 참여도 보고서

6) 수익 창출 보고서

7) 유지 보고서

까지 총 7개의 기본 보고서가 제공된다. 오늘 엠포스에서는 먼저 실시간 보고서와 인구통계, 기술 보고서를 살펴보도록 하겠다.



실시간

실시간 보고서는 '내 앱 또는 사이트에서의 활동을 실시간으로 모니터링(출처 : GA 고객센터)'할 수 있는 보고서다. UA와 크게 달라진 점은 실시간 보고서의 상세 항목들이 없어졌다는 점이다. UA의 경우 아래 이미지처럼 위치, 트래픽 소스, 콘텐츠, 이벤트, 전환수별 실시간 보고서를 확인할 수 있었다.

ga4_실시간_01.png

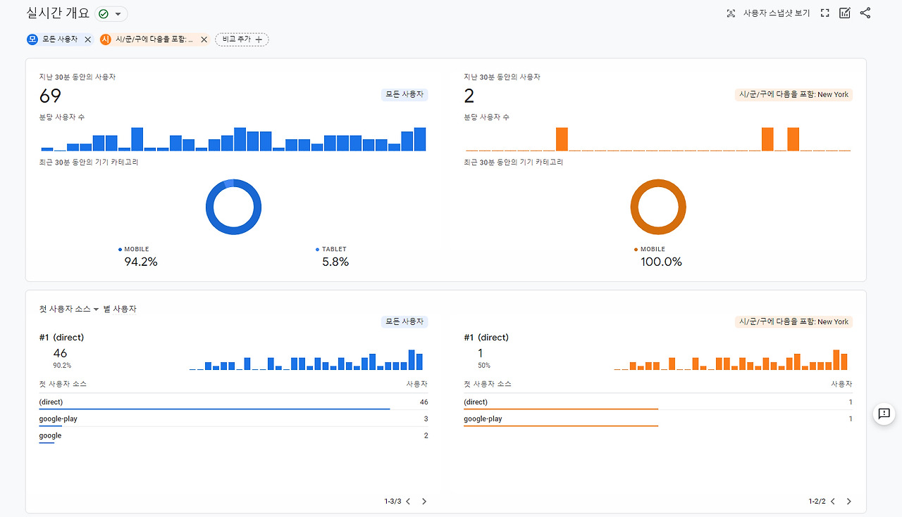
그러나 GA4에서는 이러한 상세 메뉴 대신 한 페이지 내에서 정리가 되어있다.

ga4보고서_실시간.jpg

GA4의 실시간 보고서에서 확인할 수 있는 데이터는 ① 지난 30분 동안의 분당 사용자 수(+ 사용자들의 유입 기기 비율), ② 사용자들이 유입된 지역(나라), ③ 첫 사용자가 유입된 소스/매체/플랫폼/캠페인, ④ 잠재 고객별 사용자 또는 신규 사용자, ⑤ 페이지 제목 또는 화면 이름별 조회수, ⑥ 이벤트 이름 별 이벤트 수, ⑦ 이벤트 이름별 전환까지 총 7가지이다.


기본적으로 제공되는 '모든 사용자' 기준 데이터와 함께 직접 사용자, 이벤트, 페이지, 획득 등의 측정 기준을 선택하거나 지도에서 사용자가 유입된 지역을 선택하여 아래와 같이 모든 사용자 데이터와 선택한 기준 데이터를 비교할 수도 있다.

ga4보고서_실시간_비교.jpg

이 비교 기능은 다음으로 소개할 사용자 및 Life Cycle 보고서들에서도 적용이 가능하다.


또 이번 GA4의 실시간 보고서에서는 [사용자 스냅샷 보기]라는 기능이 있다.

ga4_실시간_02_사용자스냅.png

이 기능은 유입 기기, 위치 등의 기본 정보와 함께 사용자의 행동 흐름을 살펴볼 수 있도록 되어 있다. 기존 UA의 '사용자 흐름'과 유사하지만 행동별 사용자 수가 아닌 임의 사용자가 자동으로 선택되어 해당 사용자의 행동을 살펴볼 수 있다는 점이 다르다.



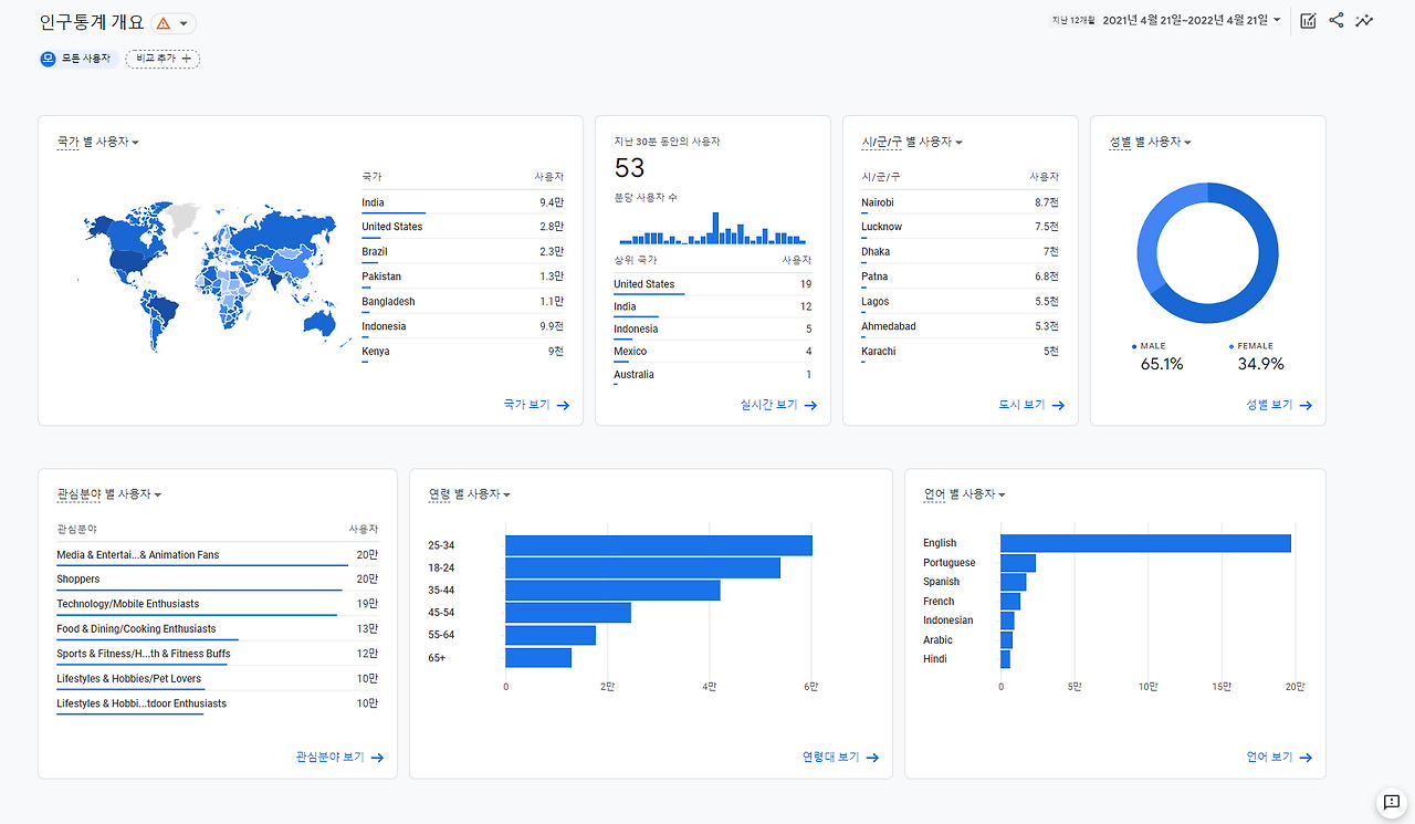
인구통계

인구통계 보고서는 기존 UA에서 잠재 고객 보고서의 인구통계, 관심분야, 지역 등에서 제공하던 데이터를 확인할 수 있다. 구체적으로 국가별, 지역별, 성별, 관심분야별, 연령별, 언어별 사용자 수 데이터를 제공한다.

ga4보고서_인구통계.jpg



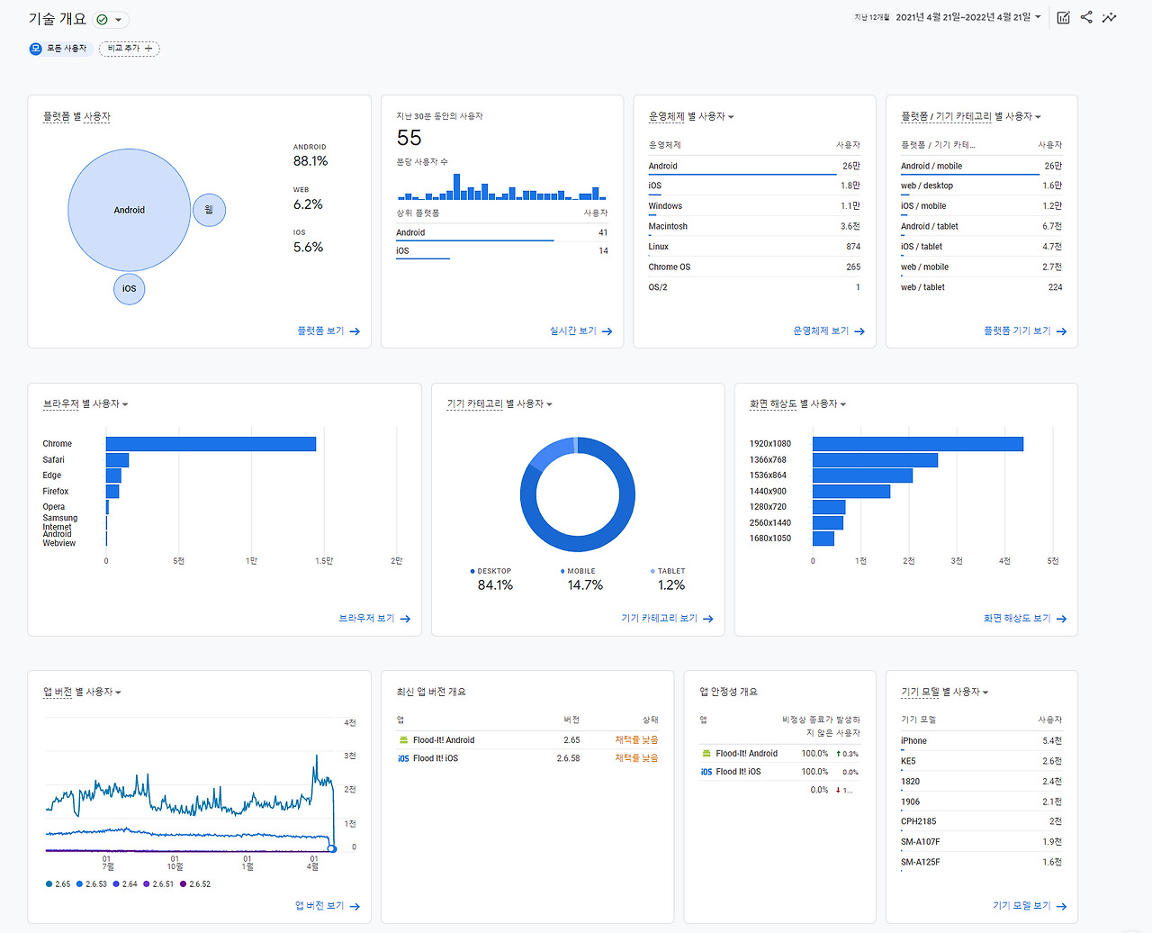
기술

기술 보고서 역시 기존 UA의 잠재 고객 보고서 중 기술, 모바일 등의 데이터를 더 상세하게 제공하고 있다. 플랫폼별, 운영체제별, 기기별, 기기 모델별 사용자 수와 함께 브라우저별, 앱 버전 별 사용자 수를 볼 수 있다.

ga4보고서_기술.jpg






GA4에서 제공하는 기본 보고서 7가지 중 실시간, 인구 통계, 기술 보고서까지 3가지 기본 보고서를 살펴보았다. 사실 에디터는 GA에서 획득 보고서를 가장 많이 체크한다. 획득 보고서는 우리 사이트나 앱에 들어온 사용자가 어떠한 경로로 들어왔는지 출처 파악이 가능한 보고서다. 또 이 사용자가 우리 사이트에서 어떠한 행동을 했는지, 그리고 얼마나 머무르고 어떤 페이지에서 나갔는지, 또 중요한 전환은 이루어졌는지 등을 볼 수 있는 보고서가 GA4에서는 수명 주기(Life Cycle) 보고서에 있다. 다음 GA4의 기본 보고서 2편, 수명 주기 보고서 편에서 어떤 데이터들을 어떤 보고서에서 살펴볼 수 있는지 이어서 살펴보도록 하겠다.


》월간 뉴스레터 [엠포스 태그뉴스] 구독하기

keyword