brunch

GA4 기본 보고서 훑어보기 #2

수명 주기(Life Cycle) 보고서

by 엠포스

》월간 뉴스레터 [엠포스 태그뉴스] 구독하기

지난 GA4의 기본 보고서 1편에서는 실시간 보고서와 인구통계&기술 보고서에서 어떤 데이터를 확인할 수 있는지 알아보았다. 오늘 GA4 기본 보고서 2편에서는 수명 주기(Life Cycle) 보고서에서 볼 수 있는 4가지 보고서, 획득 · 참여 · 수익 창출 · 유지 보고서를 살펴보도록 하겠다.



획득 보고서

획득 보고서는 사용자가 어떻게 우리 사이트나 앱에 유입되었는지 알 수 있는 데이터를 제공하는 리포트다. 지난 컨텐츠에서 'UA 버전의 획득 보고서 보는 방법'을 소개한 적이 있는데, 기본적으로 GA4에서도 획득 보고서는 기존 UA의 획득 보고서와 이름이 동일하고 확인할 수 있는 데이터의 종류도 비슷하다. 먼저 개요 부분에서는 유입된 사용자 수와 신규 사용자 수, 그리고 사용자 유입 구분별 사용자 수, 매체별 세션 수 등을 확인할 수 있다. 단, GA4에서는 데이터 기본 단위가 세션에서 사용자로 바뀌면서 세션을 카운트하는 기준이 달라졌다. 특히 세션을 다시 카운트하는 기준이 몇 가지 없어진 것들이 있다. 예를 들어 세션 중간에 소스가 변경되면 UA에서는 다시 세션을 카운트했지만 UA에서는 다시 세션이 생성되지 않는다고 한다. 때문에 UA보다는 GA4에서는 세션 수가 적을 수 있다는 점, 참고하시길 바란다.


ga4%EB%B3%B4%EA%B3%A0%EC%84%9C_%ED%9A%8D%EB%93%9D.jpg?type=w1


GA4의 획득 보고서에서는 개요와 함께 사용자와 트래픽 획득에 대한 상세 보고서가 제공되고 있다. 사용자 보고서에는 '신규' 사용자에 대한 데이터를 다루고 있으며, 트래픽'신규' 사용자와 '재사용자의 새 세션'에 대한 데이터를 확인할 수 있다. GA4의 획득 보고서 보는 방법은 다음 컨텐츠에서 다시 한번 자세히 이야기해 보자.


ga4보고서_획득_1.jpg
ga4보고서_획득_2.jpg



참여 보고서

다음은 참여 보고서다. 참여 보고서는 '웹사이트 또는 모바일 앱에서 사용자 상호작용을 측정(출처: GA 고객센터)'한다. 쉽게 말하자면 유입된 사용자가 우리 웹사이트나 앱에서 어떤 행동을 하는지를 확인할 수 있는 보고서다. 먼저 개요에서는 활성 사용자당 평균 사용 참여 시간, 이벤트 구분별 수와 사용자 수 등을 확인할 수 있다.

ga4보고서_참여도.jpg


더불어 GA4의 참여도 보고서에는 이벤트 보고서, 전환수 보고서, 그리고 페이지 및 화면 보고서가 추가적으로 제공된다.


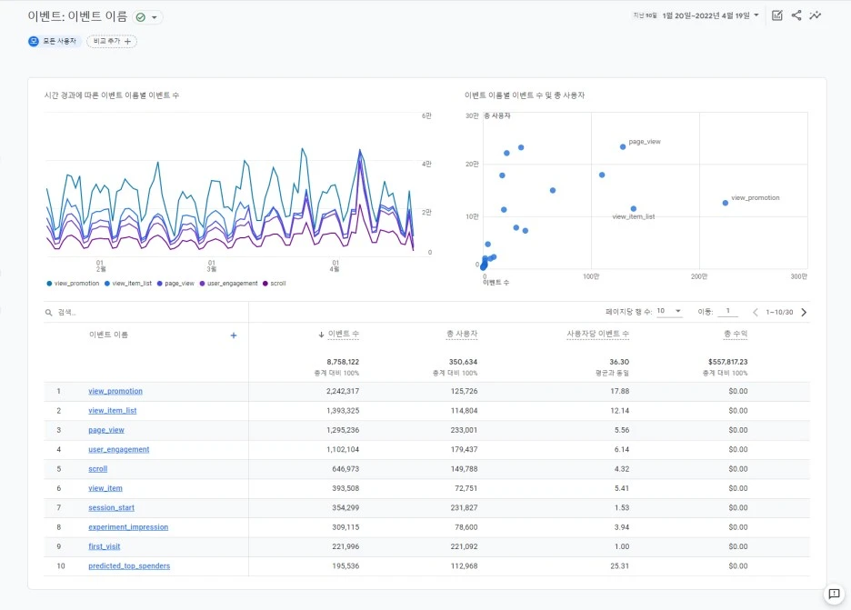
이벤트 보고서에서는 개요의 [이벤트 이름 별 이벤트 수]에 대한 상세 데이터와 관련 차트들로, 이벤트별로 사용자가 해당 이벤트를 트리거 한 횟수와 사용자 수, 연관된 수익 등의 데이터를 확인하실 수 있다. GA4에서는 모든 히트를 이벤트 기준으로 수집한다. UA에서 GTM을 통해 따로 설정해두었어야 했던 이벤트들 중에서 자동 수집 가능하도록 된 이벤트 항목들이 생겼다는 점을 참고하셔서 GTM 세팅 전 원하시는 이벤트가 기본 수집되는 이벤트에 해당하진 않는지 확인해 보실 필요가 있다.

ga4%EB%B3%B4%EA%B3%A0%EC%84%9C_%EC%B0%B8%EC%97%AC%EB%8F%84_%EC%9D%B4%EB%B2%A4%ED%8A%B8.jpg?type=w1


전환수 보고서에서는 이벤트 중 프로님이 실제로 가치 있다고 여기는 예를 들면, purchase(구매) 등의 이벤트를 선택하여 이를 통해 어떤 유형의 사용자가 실제 전환으로 이어졌는지를 살펴볼 수 있는 보고서다. 따라서 전환수 보고서를 제대로 활용하기 위해서는 먼저 전환 이벤트 설정이 필요하다. 전환 이벤트 설정은 '구성'의 '이벤트' 페이지를 통해 '기존 이벤트' 표에서 원하는 이벤트를 '전환'으로 스위치 변경하여 설정 가능하며, 새로운 이벤트를 만들어 전환으로 설정하는 것도 가능하다. 또한 많은 이벤트 중 아래 5가지는 전환으로 자동 지정되며, 속성별로 30개 이벤트까지는 더 전환으로 표시할 수 있다.


[자동 전환 지정 이벤트]

purchase(웹 및 앱)

first_open(앱만)

in_app_purchase(앱만)

app_store_subscription_convert(앱만)

app_store_subscription_renew(앱만)

ga4보고서_참여도_전환.jpg


페이지 및 화면 보고서에서는 구체적으로 어떤 페이지를 사용자들이 많이 보았고 어떤 행동을 했는지 등 페이지를 기준으로 한 데이터가 제공된다.

ga4보고서_참여도_페이지.jpg



수익 창출 리포트

수익 창출 리포트는 말 그대로 우리 웹사이트 또는 앱에서 발생하는 수익을 확인할 수 있는 보고서다. 선택한 기간의 총 수익과 함께 구매자 수, 실제 고객들이 전자상거래로 구매한 상품이 무엇인지 등을 살펴볼 수 있다. 더불어 전자상거래 구매와 인앱 구매, 광고 수익은 상세 데이터가 제공된다.

ga4보고서_수익창출.jpg



유지

유지 보고서에서는 신규 사용자가 우리 사이트나 앱에서 이탈하기까지 얼마나 유지되었는지, 또 얼마나 재방문하는지, 얼마 만에 재방문했는지 등을 알 수 있는 보고서다. 제공되는 차트는 '새 사용자 수와 재 방문 사용자 수',' 동질 집단별 사용자의 유지 비율과 평균 참여 시간', '사용자 유지율과 평균 참여 시간', 그리고 이를 바탕으로 한 고객의 '평생 가치' 데이터가 제공된다. 이때 동질 집단별 사용자는 2일차와 8일차에 재방문하는 신규 사용자 데이터에 따라 산정된다. 또 사용자 유지율은 '첫 42일간 매일 재방문자 사용자 비율'로 시작은 100%에서 시작하여 재방문한 사용자의 비율에 따라 차감되는 방식으로 표시된다.

ga4보고서_유지.jpg




GA4의 기본 보고서 중 수명 주기(Life Cycle) 보고서와 이 보고서들에서 제공하는 데이터가 무엇인지 살펴보았다. 앞서 [GA4 기본 보고서 1편]에서 GA4는 기본적으로 제공되는 보고서 수량이 줄어든 대신 GA4 사용자 본인이 원하는 데이터의 보고서를 직접 구성할 수 있는 기능이 용이하게 되었다고 말씀드렸었다. 이 기능이 바로 '보고서' 메뉴 바로 아래 있는 '탐색'이다. '탐색' 분석 기능은 빈 양식에서 직접 데이터를 채울 수도 있고, 유입 경로 탐색 분석, 세그먼트 중복 분석 등 목적에 따라 제공되는 템플릿을 사용할 수도 있다. 또 사용 사례에 따라 사용할 수 있는 예시 템플릿도 있다. 다음 컨텐츠에서는 이 '탐색' 분석 기능을 활용해 GA4의 커스텀 보고서 만드는 방법을 살펴보도록 하겠다.



》월간 뉴스레터 [엠포스 태그뉴스] 구독하기

keyword