brunch

연말 기간한정!
무료 데이터 분석 솔루션 제공

데이터 활용 전략과 솔루션 가이드를 지금 만나보세요!

by Entrench Consulting

안녕하세요 인트렌치 컨설팅 김태진 매니저 입니다.


효율적인 데이터 활용과 광고 성과 분석은 비즈니스 성과를 극대화할 수 있습니다.
하지만 많은 기업들이 여전히 데이터 설정과 분석에서 어려움을 겪고 있습니다.


GA4 설치 이후에도 데이터가 올바르게 수집되고 있는지, 또는 보고서에 신뢰할 수 있는 정보가 반영되고 있는지에 대한 확신이 없으셨던 적이 있으신가요?

혹은 다양한 광고 매체의 성과를 효율적으로 통합해 관리할 수 있는지, 통합된 데이터를 어떻게 시각화하여 빠르게 분석할지에 대하여 고민했었던 적이 있으신가요?


이러한 고민을 해결하기 위해, GA4 설치부터 광고 성과 분석까지 전 과정에서 신뢰할 수 있는 데이터를 제공하고, 실시간으로 광고 성과를 시각화하는 도구를 포함한 가이드무료 체험 서비스를 준비했습니다.



1. GA4 태깅 진단 가이드


실제로 한 고객사는 GA4를 활용해 광고 성과와 전환 데이터를 분석하여 마케팅 효율성을 높이고자 했습니다.


하지만 분석 과정에서 전환율과 광고 성과 간의 불일치가 반복적으로 발견되었고, 일부 전환 데이터가 누락된 것처럼 보이는 문제가 발생하면서 데이터 정합성에 의문을 가지게 되었습니다.


GA4 태깅 진단 서비스를 통해 분석한 결과, 예약 완료 단계에서 발생해야 할 'purchase 이벤트'가 누락되어 최종 전환 데이터를 신뢰할 수 없는 상황임을 확인할 수 있었습니다.


또한 광고 성과를 측정하기 위해 필수적인 프로모션 및 상품 클릭 데이터를 제대로 수집하지 않아 광고 성과 분석이 제한되고 있었습니다.


이처럼 GA4 설정 오류와 태깅 누락은 데이터 분석의 신뢰성을 떨어뜨릴 뿐 아니라, 잘못된 의사결정으로 이어질 위험이 있습니다. 이러한 문제를 예방하고 데이터의 신뢰도를 높이기 위해, 저희는 GA4 태깅 진단 가이드를 준비했습니다.


1.1) GA4 태깅 진단 가이드 목차

그림1.png 태깅 진단 가이드

GA4 태깅 진단 가이드는 다음과 같은 주요 항목을 점검할 수 있도록 설계되었습니다.


1. 추석 코드 삽입

웹사이트에 GA4와 GTM 스크립트가 올바르게 설치되었는지 확인

GA4 측정 ID가 올바른지 확인하고, 네트워크 탭 및 확장 프로그램을 활용하여 점검


2. 데이터 수집 상태

실시간 데이터가 정상적으로 수집되고 있는지 점검

중복 데이터 문제를 식별하고, 분석을 위해 필요한 이벤트가 정확히 기록되고 있는지 확인

사용자 유입 경로 데이터를 포함하여 전체 데이터 흐름 점검


3. 전자상거래 데이터 추적

프로모션 노출과 클릭 데이터를 포함하여 구매 과정의 모든 단계를 정확히 추적

장바구니 추가 및 삭제, 결제 버튼 클릭, 최종 구매 및 환불 데이터를 점검


4. 사용자 설정

구글 신호 데이터 연동 상태 점검 및 내부 IP 트래픽 필터 설정 여부 확인

원치 않는 추천 도메인 제외 처리 및 구글 애널리틱스와 애즈 연동 여부 점검


위 가이드는 GA4 데이터의 정합성과 활용성을 극대화하기 위해 필요한 모든 점검 항목을 포함하고 있으며, 단순히 설정을 확인하는 데 그치지 않고, 데이터 신뢰성을 확보하고, 보다 정확한 의사결정을 내릴 수 있는 기반을 제공합니다.


결론적으로 GA4 태깅 진단 가이드는 데이터를 체계적으로 점검하고 문제를 직접 해결할 수 있는 방법을 제시하는 가이드 입니다.


다만, 가이드를 참고해도 해결이 어려운 부분이 있다면 언제든 도움을 요청하세요. 저희가 기꺼이 도와드리겠습니다!


지금 바로 GA4 태깅 진단 가이드를 다운로드하세요.

[가이드 다운로드]


올바른 데이터 활용과 비즈니스 성장을 위한 첫걸음을 지금 시작해보세요!



2. BizSpring AIR

그림2.png Bizspring air 광고통합 대시보드 예시 화면


오늘날 기업들은 다양한 광고 플랫폼에서 데이터를 수집하지만, 이를 효과적으로 통합하여 분석하는 데 어려움을 겪고 있습니다. Google, Facebook, Naver, Kakao 등 각기 다른 플랫폼에서 데이터를 개별적으로 확인하는 작업은 시간과 리소스를 소모시키며, 중요한 인사이트를 놓칠 위험을 증가시킵니다.


이러한 문제를 해결하기 위해 탄생한 BizSpring AIR는 광고 매체 데이터를 통합하고, 성과를 체계적으로 분석할 수 있는 솔루션입니다.


BizSpring AIR는 직관적인 인터페이스와 데이터 통합 기능을 제공하여 광고 성과 분석의 복잡성을 단순화 수 있도록 돕습니다.


특히, BizSpring AIR는 기존의 14일 무료 체험에 더해, 이번 프로모션을 통해 한 달 무료 체험 기회를 제공합니다.

더 긴 체험 기간을 통해 BizSpring AIR가 광고 성과 최적화에 얼마나 강력한 도구인지 직접 확인해 보세요.


2.1) BizSpring AIR의 주요 기능


1. 광고 매체 데이터 통합

Google, Facebook, Naver, Kakao 등 다양한 광고 매체 데이터를 하나의 플랫폼에서 통합 관리할 수 있습니다. 매체별 데이터를 비교분석하여 캠페인 성과를 최적화합니다.
광고매체, 캠페인, 광고그룹, 키워드 및 소재 단위까지 세분화된 분석이 가능하며, 데이터를 엑셀 또는 CSV 파일로 다운로드하여 유연하게 활용할 수 있습니다.


2. 성과 데이터 결합

광고 매체에서 제공하는 성과 데이터와 웹사이트에서 수집된 분석 데이터를 결합하여 더욱 정확한 성과 분석을 지원합니다. 이를 통해 각 광고 상품의 기여도를 명확히 파악할 수 있습니다.


3. 자동화된 리포트 생성

매일 아침, 전일자의 광고 성과를 자동으로 보고서 형태로 생성합니다. 이 기능은 마케터의 반복적인 작업을 줄이고, 분석 및 전략 수립에 더 많은 시간을 투자할 수 있도록 돕습니다.


4. 다양한 광고 매체 지원 및 확장성

국내 대표 광고 매체(네이버, 카카오, 구글)부터 SNS 광고 매체에 이르기까지 다양한 채널을 지원하며, 지속적으로 새로운 매체를 추가해 변화하는 온라인 광고 시장에 대응합니다.


2.2) BizSpring AIR의 이점


1. 시간 절약

복잡한 데이터를 자동화된 방식으로 통합 관리하여 리소스를 절감하고, 분석과 전략 수립에 더 많은 시간을 투자할 수 있습니다.


2. 데이터 정확성 확보

데이터 누락과 중복을 방지하고, 통합된 데이터를 기반으로 신뢰할 수 있는 인사이트를 제공합니다.


3. 간편한 연동 프로세스

광고 매체별 최소한의 정보(API 및 계정 정보) 입력으로, 3분내로 데이터 세팅이 가능하며 최초 1회 설정만으로 자동화된 데이터 연동즉시 데이터 확인이 가능합니다.


4. Smart Dash와 연동 가능

통합된 매체 데이터를 바로 Smart Dash와 연동하여 별도 설정없이 자동화된 데이터 시각화가 가능합니다.


BizSpring AIR는 이후 설명 될 Smart Dash와도 연결하여 사용 가능하여 여러 매체의 광고데이터를 한곳에 통합하고 시각화까지 자동화된 데이터 확인 가능합니다.


특히 이번 프로모션을 통해 기존 14일 무료 체험 기간을 한 달로 연장하여 제공하고 있습니다. 더 긴 체험 기간 동안 BizSpring AIR가 광고 성과 분석과 운영에 얼마나 강력한 도구인지 직접 체감해 보세요.


지금 BizSpring AIR를 시작하고, 광고 성과 분석의 새로운 가능성을 발견하세요.

[BizSpring AIR 무료 체험 신청하기]

[BizSpring AIR 소개서 다운로드]




3. Smart Dash

그림3.png

데이터 중심 사회에서, 데이터를 효과적으로 활용하는 기업만이 시장에서 지속적으로 성장할 수 있습니다.


많은 기업들이 데이터를 기반으로 한 의사결정을 내리기 위해 노력하고 있지만, 방대한 데이터를 제대로 통합하거나 시각화하지 못해 어려움을 겪는 경우가 많습니다.


특히 광고 성과, 고객 행동 분석, 매출 동향 등의 데이터를 한눈에 파악하지 못하면 비즈니스의 경쟁력도 약화됩니다.


이러한 문제를 해결하기 위해 저희는 Smart Dash를 개발했습니다. Smart Dash는 데이터를 실시간으로 시각화하여 직관적으로 이해할 수 있도록 돕는 시각화 툴입니다.


Smart Dash는 비즈니스의 특성과 요구에 맞춰 설계된 5가지 유형의 템플릿을 제공합니다.


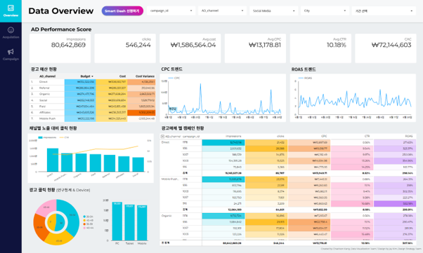
1. AD Performance

그림4.png Smart Dash Standard Version의 AD Performance


광고 캠페인의 효과를 한눈에 분석하고, 성과를 최적화합니다.

주요 지표: 클릭률(CTR), 클릭당 비용(CPC), 광고 노출 대비 전환율(ROAS) 등


2. e-Commerce

그림5.png Smart Dash Standard Version의 e-Commerce


전자상거래 비즈니스의 매출 성과와 고객 구매 여정을 실시간으로 모니터링합니다.

주요 지표: 매출 트렌드, 인기 상품 및 카테고리, 구매 여정별 이탈률


3. Conversion

그림6.png Smart Dash Standard Version의 Conversion


전환 성과를 채널별, 페이지별로 분석하여 효율성을 극대화합니다.

주요 지표: 전환율, 채널 효율성, 페이지별 행동 패턴


4. Content

그림7.png Smart Dash Standard Version의 Content


콘텐츠의 조회수, 사용자 참여도, 이탈률을 분석하여 콘텐츠 최적화를 지원합니다.

주요 지표: 인기 콘텐츠, 시간대별 조회수, 이탈률이 높은 페이지


5. Lead

그림8.png Smart Dash Standard Version의 Lead


리드 생성과 전환 경로를 종합적으로 분석하여 마케팅 전략을 개선합니다.

주요 지표: 리드 품질, 전환율, 시간대별 리드 현황


각 템플릿은 데이터를 통합적으로 관리하고, 빠르게 인사이트를 도출할 수 있도록 설계되었습니다. 이를 통해 복잡한 데이터를 비즈니스 성과로 연결할 수 있습니다.



3.1) Smart Dash의 주요 기능 및 활용


데이터를 직관적으로 표현하여 복잡한 분석 과정을 간소화

Google Analytics, Google Sheets, BigQuery, SQL 데이터베이스, CSV 파일 등 다양한 원본에서 데이터를 가져와 대시보드에 통합 가능

자동화된 데이터 업데이트로 최신 상태를 유지하고, 로딩 속도를 개선하여 신속한 분석 지원


3.2) Smart Dash의 장점


(1) 속도 개선

자동화된 시스템을 통해 대량 데이터를 신속하게 처리하고 즉각적인 인사이트를 제공합니다. 최신 데이터로 대시보드를 유지하며, 복잡한 데이터 환경에서도 빠르고 효율적인 분석을 지원합니다.


(2) 유연한 커스터마이징

사용자 필요와 비즈니스 요구에 맞게 대시보드를 완벽하게 커스터마이즈할 수 있습니다. 다양한 데이터 소스와 시각화 옵션을 조합하여, 각 비즈니스에 적합한 맞춤형 대시보드를 제공합니다.


(3) 데이터 통합

분산된 데이터를 통합하여 데이터 관리와 심층적인 분석이 가능합니다. Google Analytics, BigQuery, SQL 데이터베이스 등 다양한 원본 데이터를 정교한 분석 도구로 연결해 데이터 기반의 전략적 결정을 지원합니다.


(4) BizSpring AIR 데이터와 대시보드 연동

BizSpring AIR의 통합 광고 데이터와 연동하여 Smart Dash에서 별도 설정없이 자동화된 데이터 확인이 가능합니다.


Smart Dash는 데이터를 비즈니스 성과로 연결하는 데 필요한 모든 것을 제공합니다.


복잡한 데이터를 통합적으로 관리하고, 실시간으로 인사이트를 도출할 수 있는 도구로, 비즈니스 유형에 맞춘 템플릿을 제공합니다.


데이터 시각화와 통합 분석의 힘을 통해 광고 성과, 매출 동향, 고객 행동 등 주요 데이터를 한눈에 파악하고, 전략적인 개선 방안을 마련할 수 있습니다.


특히 자동화된 데이터 업데이트유연한 커스터마이징 기능은 데이터 분석의 속도와 효율성을 더욱 높여줍니다.


Smart Dash는 Basic과 Standard 두 가지 버전으로 제공됩니다.


[Basic 버전]

- 대시보드를 다운받아 무료로 사용 가능

- GA4 데이터만 활용 가능

- 별도의 연동과정 필요 없음


[Standard 버전]

- 24년 12월 31일까지 무료사용 가능

- GA4 외 애널리틱스 캔버스, BigQuery, AIR 등 다양한 데이터 소스 활용 가능

- 일부 연동 과정이 필요하지만 Entrench Consulting에서 지원

- 데이터 자동화를 통한 Bacis 버전 대비 속도 개선 가능



현재 Standard 버전은 12월까지 무료로 사용 가능하며, 이번 프로모션을 통해 신규 고객의 경우 추가로 14일 무료 체험 기간을 제공해 드립니다.


지금 Smart Dash를 활용하여 데이터 기반의 비즈니스 성과를 직접 경험해 보세요. 필요한 데이터는 이미 여러분의 손에 있습니다. Smart Dash가 이를 어떻게 활용할지 보여드리겠습니다.


지금 Smart Dash를 시작하세요!

[Smart Dash 무료 템플릿 사용해보기]

[연동 가이드 다운로드]



마무리


당신의 데이터는 단순한 숫자가 아닙니다. 그것은 비즈니스 성장을 위한 기회와 가능성의 집합체입니다.


인트렌치 컨설팅은 GA4 태깅 진단, BizSpring AIR, Smart Dash라는 세 가지 서비스를 통해 당신의 데이터를 제대로 활용할 수 있도록 지원합니다.


GA4 태깅 진단 가이드는 데이터 수집의 기초를 확립하고, BizSpring AIR는 광고 성과를 통합 관리하고 분석할 수 있는 환경을 제공하며. Smart Dash는 데이터를 시각화하여 인사이트를 도출합니다.


이 세 가지 도구는 단순히 데이터를 수집하고 분석하는 것을 넘어, 기업의 성과를 극대화하는 데 초점을 맞추고 있습니다. 각 솔루션은 사용자의 요구에 맞춘 직관적인 인터페이스를 통해 복잡한 데이터를 쉽게 관리하고, 실질적인 비즈니스 가치를 창출하도록 돕습니다.


이번 무료 가이드 및 체험 프로그램을 통해 여러분의 비즈니스를 혁신할 준비를 시작하세요.


가이드를 참고하시다가 궁금한 점이나 어려움이 생기면 언제든 문의해 주세요. 데이터를 새로운 기회로 전환하는 데 필요한 모든 것은 이미 여러분의 손안에 있습니다.



인트렌치 컨설팅이 어떤 회사인지 궁금하신가요?

그로스 해킹을 통해 서비스 전환율을 개선하세요.


인트렌치 컨설팅 서비스 구독하러 가기


keyword
작가의 이전글데이터 분석 및 컨설팅에서 SLA의 중요성에 대하여