brunch

마케터라면 반드시 고민할 Ad Fraud

[INSIGHT] SaaS형 고객 데이터 플랫폼(CDP) 디파이너리

by 아이지에이웍스
“지금 진행중인 광고, 사기 트래픽 확실히 걸러내고 있나요?”


2021년 국내 디지털 광고비는 7조9천6백억원, 그중에서도 모바일이 6조원 이상을 차지할 것으로 전망되고 있습니다. 모바일 광고 시장이 급성장 하면서 광고주를 울리는 광고 사기(Ad Fraud) 또한 이슈가 되고 있습니다. 오늘은 모바일 광고 사기의 유형과 마케팅 현업에서 적용할 수 있는 실질적인 대응책에 대해서 알아보도록 하겠습니다.


광고 사기꾼들의 목표는 광고주의 ‘예산’입니다. 광고 사기꾼들은 가짜 유저 혹은 가짜 구매 기록을 생성해 광고비를 챙기고 있습니다. 애드 프로드(Ad Fraud)는 힘들게 만든 광고 캠페인의 데이터를 왜곡시키고, 효과 없는 광고에 작게는 수십만원 크게는 수억원 까지도 낭비를 하게 만들고 있는 것입니다.

Forrester의 최근 AD Fraud 관련 보고서에 의하면 디지털 광고 시장의 약 20%가 부정 트래픽으로 발생한 Ad Fraud 였습니다. 또한, 700여개의 글로벌 애드네트워크 중 8개의 애드 네트워크에서 클릭 100%가 AD Fraud로 판단되었고, 50% 이상의 클릭이 Fraud로 분석된 곳도 35개나 되었습니다.


AD Fraud가 무서운 이유는 마케터가 인지하지 못할 수준에서 퍼포먼스 지표를 왜곡하여 광고비용을 낭비하게 만든다는 점입니다. 즉, 실제 유저 트래픽이 아닌 교묘한 속임수로 만든 사기성 트래픽에 비용을 지불하도록 한다는 것입니다.


4.png



Ad Fraud 종류에는 어떤 것들이 있나요?


1.Unintended Traffic

언인텐디드 트래픽은 ‘의도하지 않은 유저 획득’으로 광고 타겟에서 제외한 유형의 트래픽이 광고 성과로 인정받고 앱에 유입되는 경우를 말합니다. 예를 들어, 대한민국을 국가 타겟팅 옵션으로 설정했으나, 대한민국 외 다른 국가로부터 유저가 유입되는 경우가 있습니다.


2. Click Injection

클릭 인젝션이란 디바이스의 기존 앱 내에 숨겨진 Malware나 봇이 오가닉 유저가 앱을 다운로드하고 오픈하는 사이에 가짜 클릭을 발생시켜 Install 성과를 가로채는 방식을 말합니다. Android의 경우 ‘Install Broadcast’ 기능이 있어서 유저가 새로운 앱을 다운로드 할 때 유저의 디바이스에 설치되어 있는 기존 앱들에게 신규 앱이 다운로드 된다는 사실을 알려주게 됩니다. 해커와 악성 매체들은 이 정보를 악용하여 악성 앱 내 광고에서 가짜 클릭을 만들어냅니다. 광고주는 가장 마지막에 클릭이 있었던 매체에 광고비를 지불하기 때문에 앱 실행 전에 최대한 많은 가짜 클릭을 만들어 놓습니다.


3. Click Spamming

클릭 스패밍은 가짜 클릭을 만들어 내는 것은 클릭 인젝션과 비슷하지만 클릭을 만들어 내는 기준은 정교함이 떨어집니다. 디바이스의 백그라운드에서 24시간 계속해서 허위 클릭을 만들어 놓고 광고주 앱의 인스톨이 발생하는 순간만을 기다립니다. 인스톨이 언제 발생할 지 모르기 때문에 효율은 떨어지지만 운 좋게 라스트 클릭이 될 경우 광고비를 갈취할 수 있습니다. 클릭 스패밍은 자연 유입 유저에 대한 데이터를 오염시키는 문제를 발생시키기도 합니다.


4. Device Conflict

디바이스 컨플릭트는 유저가 광고에 반응(Impression, Click 등)하는 시점과 앱 유입 시점에 확보한 디바이스 정보가 충돌하는 경우를 이야기합니다. 정상 유저의 경우에는 광고에 반응하는 시점과 앱 유입 시점에 기록되는 대부분의 정보가 일치합니다. 반면에, 가상의 트래픽으로 각 시점의 데이터를 만들어내는 Ad Fraud의 경우에는 각 시점의 디바이스 정보가 다르게 기록될 가능성이 있습니다.


5. SDK Spoofing

가짜 이벤트를 만들어 광고 성과를 왜곡하는 SDK 스푸핑은 가장 탐지하기 어렵고 악질적인 Ad Fraud 유형입니다. 스푸핑은 SDK를 직접 공격하는 방법으로, 해커들은 광고주 어플리케이션에 연동된 SDK와 서버 간에 암호화된 프로토콜 규약(SSL)을 차단한 다음, 허위 트래픽을 만들고 콘솔 리포트와 서버 Call-back 신호 등을 확인하며 실제 성과(오픈 및 인앱 이벤트 어트리뷰션)로 인정되는 지를 테스트 합니다. 테스트 단계에서 실제 성과로 인정되는 패턴을 발견하면 동일 패턴으로 허위 트래픽을 광고 캠페인 기간 동안에 지속해서 만들어내고 그에 대한 광고 수익을 얻어갑니다. 스푸핑이 무서운 이유는 광고주가 알아채지 못하도록 실제 유저의 앱 사용 패턴과 유사하게 허위 트래픽을 만들어 내기 때문에 Ad Fraud가 발생하고 있다는 점을 발견하기 매우 어렵다는 특징이 있습니다.




이러한 Ad Fraud에 마케터는 어떻게 대응을 할 수 있을까요?


첫번째는, 프로드의 징후를 정확하게 발견할 수 있어야 합니다. 데이터가 오염되기 전 이를 오염시킬 수 있는 원인을 파악하고 예방을 하는 것입니다.


두번째는, 파악한 징후를 빠르게 해결하는 것입니다. 프로드로 판단된 트래픽에 대해서 어떻게 처리를 할 것인가 등을 결정하고 이를 실행하는 것이 중요합니다.


만약 팀 내 데이터 사이언티스트 혹은 이에 대한 전문 지식이 있는 전문가가 있을경우 함께 딥 다이브를 통해 상황을 파악하고 해결하는 것이 수월할 수 있습니다. 하지만, 대부분의 마케터들은 이러한 도움없이 업무를 진행해야하는 경우가 많습니다. 그러다 보니, 정확한 프로드 징후의 발견과 빠른 해결이 늦어져 손쓰기 어려워지는 상황까지 가게 되기도 합니다.


게다가 Ad fraud는 더욱 교묘해지고 있습니다. 구매를 조작하거나, 진짜 유저처럼 보여 판단이 어려울 정도의 수준으로 조작을 하는 경우도 있습니다. 이렇듯 현업의 마케터들은 광고 성과와 Ad Fraud 사이에서 어떤 근거와 룰을 가지고 판단하고 대응해야 하는지에 관한 복잡한 문제를 맞이하게 됩니다. 그렇기 때문에, 디파이너리와 같은 SaaS형 고객 데이터 플랫폼(CDP)을 통해 마케터가 스스로 Ad Fraud를 인지하고 처리하는 것이 더욱 중요해 지고 있습니다.




뛰는 프로드 위에 나는 방어기술, Fraud Kill Chain



“A 쇼핑몰은 월 예산 3,000만원을 들여 모바일 광고를 집행하던 중 약 15% 사기 트래픽을 적발해 광고 정산에서 제외했다. 실제 발생하지 않은 허위 클릭을 적발한 것이다. A사는 국내 프로드 방지 솔루션을 도입해 사기 트래픽이 일어난 즉시 결과를 확인하고 대응해 450만원 가량 손해를 방지했다. 사기 트래픽이 제외된 진성 데이터만을 분석해 광고 효율을 10% 상승시켰다.”



Fraud 유형에 대한 이해가 높은 마케터라 할지라도, 실제 트래픽 데이터에서 Fraud가 발생했을 때 Fraud 데이터를 골라서 보는 것과, 찾아낸 Fraud에 대해 어떻게 대응해야 하는지는 모르는 경우가 종종 발생합니다. 게다가 대부분 하나의 매체를 통해서 광고를 하는 것이 아닌 여러 매체를 통해 광고를 진행하다 보니 이들의 각 데이터를 모두 수동으로 모니터링하는 것은 쉬운 일이 아닙니다. 그러나 위 사례에서 보듯 프로드를 찾아내고 해결하는 것은 단순히 데이터의 왜곡을 막는 것을 넘어 실제 마케팅 비용의 낭비를 방지하는 것이기도 합니다.


각 매체별 데이터 트래픽의 실시간 흐름 중 정상적이지 않은 인스톨, 인앱액션 등이 발생했을때 이를 즉시 확인하고 액션을 취할 수 있는 ‘Fraud Kill Chain’은 마케터들이 실무에서 프로드를 대응할 수 있는 큰 도움이 되고 있습니다.



마케터들은 아래의 'Fraud Kill Chain' 대시보드 화면을 통해 손쉽게 Spoofing, Unintended traffic, Device Conflict, Click Injection 등 Fraud 유형 별 광고 사기 트래픽을 발견할 수 있습니다.



필요6.PNG
필요7.PNG

먼저 마케터는 디파이너리를 통해 프로드의 유형 중 자신이 보고 싶은 유형을 선택해 메트릭을 구성합니다. 광고 성과는 신규 고객을 유입 시키는 UA, Re-engagement 등 캠페인 타입에 따라 관리되므로 Fraud 역시 성과와 연계하여 구분하고 모니터링하며 관리할 수 있어야 합니다.


데이터는 디바이스에 따라서도 다르게 확인을 할 수 있으며, 월 단위, 일 단위 뿐만 아니라 시간 단위까지 쪼개서 데이터 확인이 가능하며 마케터가 보고 싶은 데이터에 따라 쉽게 설정이 가능합니다.


데이터를 쪼개서 볼 수 있는 환경은 데이터 드리븐 마케터에게 필수 요건이며, 도입을 검토 중인 SaaS 솔루션이 이러한 데이터 분석 환경을 지원하는지 면밀하게 검토해야 합니다.


메트릭을 구성하고 나면 각 데이터를 시각적으로 어떻게 표현할지를 설정합니다. 단순하게 숫자로 증감을 나타낼 것인지, 일별 혹은 월별 테이블을 만들어 볼 것인지, 원형 그래프를 통해 각 매체/디바이스 별 프로드의 비율을 확인할 것인지는 마케터가 상황에 따라 이를 결정하면 됩니다.


다양한 조합으로 대시보드를 구성할 수 있지만 오늘은 가장 많은 고객사들이 활용하고 있는 대시보드 구성을 통해 하나씩 알아보도록하겠습니다.



가장 먼저 맨 위쪽에는 가짜 이벤트를 만들어 광고 성과를 왜곡하는 Spoofing 관련 데이터를 확인할 수 있습니다.


필요3.PNG


상단의 카드 메뉴를 통해 어트리뷰션 타입별로 Spoofing이 실시간으로 얼마나 적발되었는지 숫자로 확인할 수 있습니다. 위 대시보드의 경우 New Install 24개, Re-install 3개, Deeplink open 1개에 대해서 해커들이 가짜 이벤트를 만들어 냈으나, 디파이너리의 Dynamic Secret Key를 통해 이벤트 유효성 검사에서 적발된 숫자입니다.


대부분의 트랙킹 솔루션들의 경우 SDK spoofing이 발견된 경우 방치하거나 버전 업그레이드를 통해 기존의 통신 규약을 변경하는 조치를 취하지만, 디파이너리의 경우 하루에도 수십 번 씩 바뀌는 Dynamic Secret Key를 통해 실시간으로 해커들의 시도를 발견하고 차단하고 있습니다. 이와 더불어 정기적으로 Dynamic Secret key 체계 자체를 변경해 원천 차단을 할 수 있는 보안 업데이트 정책도 운영하고 있습니다.


추가적으로 아래와 같은 테이블 메뉴를 통해 각 디바이스별/매체별 Spoofing 데이터를 확인할 수 있으며 비정상적으로 spoofing을 시도하는 매체를 즉시 확인할 수 있습니다.


화면2 (1).png


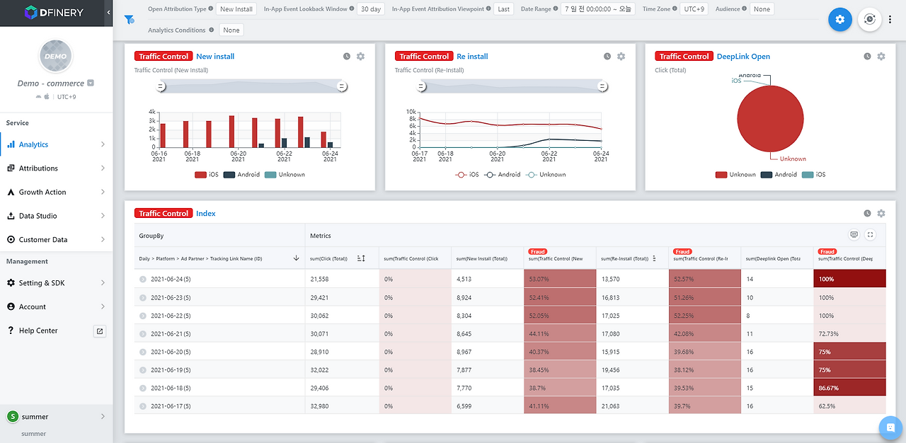
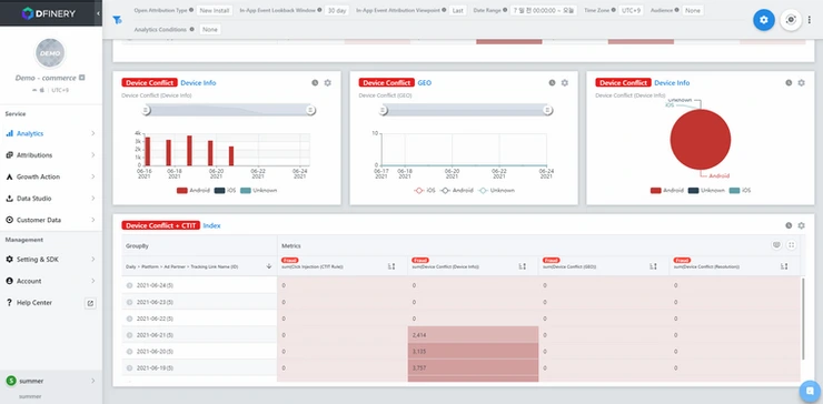
그 다음으로는 광고주가 의도하지 않은 이용자를 대거 끌어드리는 ‘Traffic Conflict’과 클릭이 발생한 디바이스 정보와 앱을 실행시킨 디바이스 정보가 일치하지 않는 ‘Device Conflict’입니다.


화면3 (1).png


먼저 Traffic Control의 경우 파트너사 수준에서 제어하지 못한 트래픽 유형을 제어할 수 있습니다. 가장 많이 활용하는 방법은 Ad touch (애드터치) 단계에서 확보한 유저 정보를 바탕으로 트래픽을 제어하는 것과 오픈 및 인앱 이벤트 단계에서 확보한 유저 정보를 바탕으로 트래픽을 제어하는 방법이 있습니다.


Traffic Control 기능을 활용해 플랫폼은 ‘Android’만 포함하고, 지역 IP 중에는 ‘tokyo’를 불포함한 경우를 가정해 보겠습니다. 이 설정은 마케터가 안드로이드에만 광고를 집행하고, 그중에서도 도쿄에서 들어오는 트래픽은 인정하지 않기로 설정한 예시 입니다.


4c8897_5ec5fce1b33f49369b1fc17c35e76c75~mv2.webp



1. 애드터치(Click, Impression)에서 확보된 데이터 중 플랫폼 정보가 Android 이고, IP 기반 Region 정보가 Tokyo인 경우

>> 불포함 설정 값인 Tokyo 정보가 포함되어 있으므로 블로킹(Blocking) 사유로 간주하여 제외합니다.


2. 애드터치(Click, Impression)에서 확보된 데이터 중 플랫폼 정보가 iOS 이고, IP 기반 Region 정보가 Seoul인 경우

>> 불포함 설정 값인 Tokyo 정보가 아니지만 포함 설정 이외 값인 iOS이 플랫폼 정보를 갖고 있으므로 블로킹(Blocking) 사유로 간주하여 제외합니다.


3. 애드터치(Click, Impression)에서 확보된 데이터 중 플랫폼 정보가 Android 이고, IP 기반 Region 정보가 Seoul인 경우

>> 정상 유저로 판단합니다.

위와 같이 설정에 맞춰 트래픽이 자동으로 걸러지게 되기 때문에, 마케터는 대시보드 상에서 별도의 조작 없이 정제된 데이터들을 확인할 수 있습니다.




Fraud 유형 별로 데이터를 조합해서 보는 것 역시 중요합니다. 하나의 유형으로 사기 트래픽이 발생하지 않는 경우도 있기 때문에 다양한 광고 사기 유형 별 데이터를 조합해서 볼 수 있어야 합니다. 디파이너리에서는 아래와 같이 Device Conflict와 함께 Click Injection을 감지할 수 있는 CTIT (Click to Install Time)을 같이 보고싶다면 메트릭에 추가만 하면 됩니다.


대시보드는 마케터가 보기 편하도록 히트맵 색상이나 메트릭 뱃지의 색상을 자유롭게 변경할 수 있습니다. 디파이너리의 장점 중 하나는 마케팅 대시보드를 구성할 때 기본적으로 필요한 내용을 담은 템플릿을 제공함과 동시에 마케터가 효과적인 의사 결정을 즉시 내릴 수 있도록 스스로 커스터마이징할 수 있다는 점입니다. 모든 원본 데이터를 가져와 전체 상황을 이해하는 것 뿐 아니라 조직의 핵심 목표와 연결되는 측정 항목 만을 메트릭에 포함해 시각적으로 효과적인 대시보드를 구성하는 것이 쉬워집니다.



4c8897_37b10f8e41d84d23970cb38f26a82775~mv2.webp


4c8897_9a36a066a6a744548ec679632dc9c405~mv2.webp
4c8897_3602c775d15d40f5b94bea38f805d0a0~mv2.webp



Device Conflict는 애드터치 시점 및 앱 설치 시점에서 디바이스 모델명 / OS 버전 / IP 기반의 국가 정보 데이터를 통해 Ad fraud 여부를 판단하고 있습니다.

예를 들어, 갤럭시 노트20 모델에서 애드터치가 발생했으나, 설치가 완료된 디바이스는 갤럭시S21일 경우 디파이너리는 해당 데이터를 fraud로 판단합니다. 또한, IP를 기반으로 대한민국으로 설정한 광고에 대한민국이 아닌 제3의 국가의 IP를 통해 유입된 데이터가 있다면 이 또한 자동으로 fraud로 판단되어 분류가 됩니다.

대시보드 상 테이블을 클릭하게 되면 지정한 기간 동안 어떤 디바이스를 통해 유입이 되었는지, 어떤 국가의 IP를 통해 유입이 되었는지 등을 보다 자세하게 확인할 수 있습니다.


4c8897_262ae30911d643f48b1d52884c8ebb89~mv2.webp



이번에는 Device Conflict와 함께 많이 발생하고 있는 Click Injection을 어떻게 대응하고 있는지 알아보겠습니다.


어트리뷰션 툴은 마지막 애드터치(Ad Touch)를 기준으로 특정 매체로부터의 앱 실행 성과를 인정합니다. 이 사실을 이용한 사기 방법이 Click Injection입니다. 앱 실행 전 마지막 애드터치를 차지하기 위해 경쟁하며 클릭을 발생시키고, 결국 1초라도 뒤늦게 마지막 애드터치를 차지한 사기 클릭이 성과를 인정받게 됩니다.


따라서 클릭인젝션이 일어나면 CTIT (Click to Install Time) 이 매우 짧게 측정됩니다. 예를 들어, CTIT가 1초로 측정되면 광고클릭 - 마켓 이동 - 앱 설치 - 실행까지 1초가 걸렸다는 것을 의미합니다.


4c8897_e4b4b4f60556434abbf452ab4bacf998~mv2.webp




디파이너리 Fraud Kill Chain이 Click Injection을 방어하는 첫번째 방법은 특정 CTIT 구간을 어트리뷰션으로 인정하지 않는 것입니다. 예를 들어, 위와 같이 CTIT 룰을 7초 이하로 설정했다면, 4초를 기록하여 유입된 결과는 모두 AD Fraud로 간주하게 됩니다.


앱의 용량이나 국가 별 네트워크 상태, 디바이스 환경에 따라 특정 앱의 CTIT는 다를 수 있기 때문에 마케터는 우리 앱의 평균 CTIT를 확인하고 룰을 설정하면 됩니다. 앱의 평균 CTIT를 몰라도 괜찮습니다. 디파이너리의 그로스컨설턴트의 컨설팅을 통해 적절한 CTIT를 설정할 수 있기 때문입니다.


두번째 방법은 클릭인젝션이 일어날 수 있는 구간을 물리적으로 제거하는 것입니다. 구글은 AD Fraud에 대응하기 위해 “앱 설치 시작 시점 정보”를 제공합니다. 애드 터치가 앱 설치 시작 시점보다 이후에 발생한다면, 즉 앱 설치가 시작된 이후에 광고 클릭이 일어난다면 디파이너리는 해당 클릭을 무시해 인정하지 않습니다. Click Injection 원천 방어 기능은 마케터가 별도의 설정을 하지 않아도 디파이너리 SDK에서 자동으로 활성화가 되어 있습니다.


4c8897_0ca895ebb4894426be99b1a9f7d87f23~mv2.webp


위 이미지는 일자별>플랫폼>Ad Partner > 트래킹 링크 ID에 따라 총 데이터 중 Fraud로 판명된 데이터의 총합을 보여주고 있습니다. 데이터 양에 따라 히트맵 색상이 달라지게 셋팅을 해두어 일자별, 플랫폼별, 파트너별, 트래킹 ID별 Fraud 현황을 한눈에 확인할 수 있습니다.



위와 같이 대시보드 상에서 프로드를 확인하고 나면 마케터는 다음의 액션을 취할 수 있습니다.

어트리뷰션에서 제외합니다.

포스트백을 보내지 않습니다.

Fraud 사유를 보내지 않습니다.


보통은 프로드가 발생하면 사후 가이드에 따라 매체 정산 전 데이터에서 제외를 하거나, 정산 내역에서 차감합니다. 하지만 사후에 이를 처리하다 보면 프로드를 제외한 클린한 데이터를 보기가 어렵습니다. 디파이너리는 대시보드를 통해 판단된 Fraud 데이터는 마케터의 판단에 따라 매체사에 해당 데이터 자체를 전달하지 않거나, 캠페인 리포트에 포함하지 않을 수 있습니다. Fraud index 리포트에서는 Fraud 데이터의 규모를 확인할 수 있습니다.


4c8897_8e93c39c4d68479392cb6003f04a4532~mv2.webp


기본 설정은 Fraud로 판단된 트래픽은 어트리뷰션 대상에 포함되지 않고, Ad Fraud로 분류합니다. 그리고 해당 트래픽을 매체사로 포스트백(전달)하지 않습니다.


4c8897_16b5ffa6490442349f40049a30ad8cbd~mv2.webp



두번째 방법은 어트리뷰션에는 포함 하지만 포스트백은 제외하는 것입니다.이러한 설정에서는 Fraud로 판단되는 트래픽도 어트리뷰션 리포트에 포함되어 매체사 성과로 분류가 됩니다. 하지만 해당 트래픽을 매체사로 포스트백하지는 않습니다. 이 과정에서 콘솔 리포트와 매체사 리포트 간의 수치 차이가 발생할 수 있어 마케터는 이 부분을 기억하고 있어야 합니다.


4c8897_9186b0ec0a0043719c02a6b5335c4d10~mv2.webp
4c8897_a7df16c7dc754d9880f8fe721ed67c68~mv2.webp



마지막으로 Fraud 트래픽을 어트리뷰션에 포함하고 포스트백도 발송하되, Fraud 판단 사유를 함께 보내거나 보내지 않는 방법이 있습니다. 사유를 보내는 경우 해당하는 트래픽을 매체사에 다음과 같이 Fraud reason을 포함하여 보냅니다.


reason: traffic control (fraud was checked by adtouch alias: {alias})
reason: blacklist (fraud was checked by first_party alias: {alias})
reason: spoofing (checked fraud by validating dsk)
reason: device conflict (fraud was checked by alias: {alias})
reason: click injection (fraud was checked by alias: ctit)
reason: spoofing (checked fraud by server to server)




마케터분들은 지금까지 말씀드린 내용들을 완벽하게 숙지하고 활용한다면, 마케팅 예산을 자신 있게 집행하면서도, 광고 성과를 보호하고 개선하며, 더 나아가 데이터 오염까지 방지할 수 있습니다. 디파이너리는 실무에서 마케터들이 겪는 어려움과 Ad Fraud의 문제를 근본적으로 해결하기 위해 ‘Fraud Kill Chain’을 개발했습니다. Fraud Kill Chain은 현존하는 모든 프로드에 대응하며 전면으로 차단이 가능한 고도화된 솔루션이라고 할 수 있습니다.


프로드 킬체인의 주요 기능을 다시 한번 짚어보면 ▲악성 앱을 통한 광고 성과 가로채기 방어, ▲사후 분석을 통해 정의한 블랙리스트 트래픽 방어, ▲프로그래밍 해킹을 통한 가짜 트래픽 방지 기능, ▲캠페인 지역 대상이 아닌 트래픽을 방어하는 기술, ▲정확한 어트리뷰션 분석이 가능한 정교한 프로드 성과 제어, ▲프로드 현황을 한 눈에 보고 제어할 수 있는 BI(Business Intelligence) 기반의 프로드 킬체인 대시보드 등이 있습니다.



“Fraud Kill-Chain”이 강력한 이유


1. “Fraud Kill-Chain”은 총 5가지 광고 사기 유형을 방어하는 10가지 방어 기능을 제공합니다.


실무에서 마케팅 캠페인을 진행할때면 마케터들이 인지하지 못하는 프로드의 종류는 굉장히 많습니다. 디파이너리는 총 10가지의 방어 기능을 통해 현존하는 프로드를 잡아내고, 마케터가 스스로 이를 어떻게 처리할지에 대한 가이드를 제안합니다.


4c8897_12976248c3964d76a969b03a53560ea6~mv2.webp





2. 실시간(Real-Time)으로 AD Fraud를 차단합니다.


Fraud Kill-Chain에서 제공하는 각 기능은 실시간으로 작동하고 있습니다. 트래픽 유입 단계에서 AD Fraud 여부를 판단하여 리포트 결과와 포스트백을 지원하기 때문에 시간 차에 의한 혼선을 없앴고, 실시간 알람 시스템을 도입하여 현재 발생하고 있는 AD Fraud를 관제하며 제어할 수 있습니다. 퍼포먼스를 저해하는 요소를 실시간으로 제어하며 AD Fraud에 의해 낭비되는 비용을 절약하시기 바랍니다.



3. AD Fraud Index 리포트를 지원합니다.캠페인 목적별 Fraud Rule 설정이 가능합니다.


Fraud Kill-Chain은 광고 캠페인을 집행한 이후에 모든 AD Fraud 방어 기능별 대시보드 리포트를 제공AD Fraud Index



4. 고객사와의 상호 검증을 통해 위장 이벤트를 원천 차단합니다.


디파이너리 SDK가 측정한 이벤트의 진위 여부를 고객사로부터 직접 검증 받는 과정을 통해 가짜 이벤트를 방어하고 있습니다. 고객사는 자사 서버와 디파이너리 서버만 알 수 있는 비밀키를 회원가입, 구매, 등과 같은 주요 이벤트에 설정함으로써 디파이너리가 가짜 이벤트를 탐지할 수 있도록 합니다.

만약 고객사 서버에서 특정 이벤트 발생 결과를 유효하지 않다고 판단하면 디파이너리는 이를 SDK Spoofing으로 간주하고 Fraud Kill-Chain 대시보드에 리포트합니다.



마케터들은 디파이너리의 고도화된 프로드 킬체인 솔루션을 통해 프로드 사전 감지부터 신속한 대응, 광고채널별 명확한 성과 분석, 사후 검증까지 원스탑으로 다룰 수 있습니다. 또한, 근본적으로 프로드 방어가 가능해지면서 그 동안 프로드로 인해 새고 있던 광고비 절감 효과는 물론, 신뢰할 수 있는 데이터에 기반한 최적의 광고 채널에 주력하는 효과적인 모바일 마케팅이 가능해졌습니다. 디파이너리는 완성도 높은 프로드 킬체인을 통해 모바일 마케팅 산업의 성장을 저해하는 요인들을 근본적으로 제거함으로써 모바일 광고 시장의 신뢰도를 올리기 위해 노력하고 있습니다.




디파이너리 DEMO 체험하기



[About 디파이너리]


디지털 트랜스포메이션 실현을 위한 Customer Data Platform(CDP), 디파이너리는 기업의 정제되지 않은 데이터를 수집, 가공하여 분석, 예측하고 개인 맞춤형 고객 여정을 위한 마케팅 그로스 액션을 즉시 수행할 수 있는 고객 데이터 플랫폼(CDP)입니다.

디파이너리는 AWS Advanced Technology Partner로서 확장 가능하고 유연한 데이터 플랫폼을 제공하기 위해 AWS의 클라우드 환경과 솔루션을 활용하고 있습니다.


keyword
매거진의 이전글데이터 사일로의 4가지 문제점, CDP로 해결하기