brunch

No Data No Growth

IGAWorks 마케팅클라우드 세미나 후기

by 레오군


IGAWorks 초대로 마케팅클라우드 세미나에 다녀왔다. 개인적으로 IGAWorks에 대해 알고 있던 지식은 Adbrix와 Adpopcorn에서 멈춰있었는데, 사전 조사를 하다보니 최근에 핫한 CDP(Customer Data Platform)를 포함해서 다양한 마케팅 솔루션들이 IGAWorks 이름으로 나와있더라. 그러고보니 여기 투자도 엄청 크게 받았다는 뉴스가 있었지... 나 혼자 아주 과거에 살고 있었음 -_-;;;


서울을 가로질러 집 반대편으로 가야하는 동선이 좀 부담되긴 했는데 (IGAWork 오피스는 합정에 있다) 말로만 듣던 CDP가 어떤 식으로 활용되는지 궁금하기도 했고(주로 대기업에서 쓴다던데, 스타트업에서 한땀한땀 만들어서 활용하는 데이터 분석 프로세스랑 뭐가 다른걸까?), 모바일앱 어트리뷰션을 비롯한 최근 마케팅 데이터 이슈들에 대해 다른 회사들 이야기를 들어볼 수 있을까 싶어서 어렵게 반나절 시간을 비웠다.


대규모 세미나가 아니라, 소수의 관련 업계 종사자(?)들을 따로 초대해서 하는 행사여서 세미나 내내 진행 밀도가 굉장히 높았다. 대략적인 기능을 소개하면서 홍보성 멘트만 듣다 오는 한두시간짜리 세미나가 아니라, 툴 하나하나 실무 책임자분이 들어와서 굉장히 상세한 레벨로 소개하고, 시연하고, 시간 제약 없이 무제한 질문을 할 수 있는 형태였음. 내가 참여했던 2회차 세미나는 딱 5명이 참여했는데, 5명의 참가자를 위해 내부에서 최소 20명 정도는 행사에 직/간접적으로 참여하신 느낌이었다. 게다가 참가자분들이 다들 어찌나 적극적으로 질문하시던지 옆에서 같이 듣는 것만으로도 도움이 많이 되더라. 이런 구조의 세미나라면 함께 참여하는 분들이 누구인지도 굉장히 중요할 것 같다고 생각한다. (마케팅클라우드에 포함되는 툴 3개 소개받고, 질문과 디스커션하는데 총 4시간 반 걸렸다 ㄷㄷㄷ 그리고는 저녁먹으러 가서 3시간동안 더 이야기했다는...;;;)




하나씩 자세히 살펴보면...


DFINERY

SaaS 기반의 고객 데이터 플랫폼(CDP)

디파이너리는 무엇보다 소개 자료의 첫 문장이 굉장히 인상적이었다.

"기업 내에 흩어져 있는 데이터를 통합하여 활용 가능한 수준으로 통합/정제하고, 데이터를 축적하여 고객분석, 세분화, 개인화 캠페인을 수행한다"

디파이너리는 기업에게 필요한 이 한 줄의 문장의 실현시킵니다.


풀어서 설명하면, 기업이 가지고 있는 1st party data를 통합 관리할 수 있는 데이터 레이크를 만들고, Audience 단위의 데이터 매핑을 통해 개별 고객에 대한 통합적인 view를 만들고, 이를 적절한 수준으로 시각화하며, 고객 segment를 생성하고 시나리오에 따라 개인화된 캠페인을 제공할 수 있도록 한다... 정도가 될 것 같다. 서비스 자체는 SaaS 형태이지만, 애초에 데이터를 수집하는 과정에서의 Taxonomy를 어떻게 설계할지, 대시보드는 어떤 형태로 구성할지, 고객 그룹핑은 어떻게 하고 마케팅 캠페인은 어떤 식으로 세팅할지 등등... '기술'로 해결할 수 없는 부분이 굉장히 많다보니 거의 필수적으로 '컨설팅'이 함께 진행되는 것처럼 보였다. Digital Transformation 전반에 대한 원스톱 서비스?!


사실 IT 기반의 회사들이나 스타트업들의 경우에는 내부 개발/데이터 역량과 1~2개의 적당한 솔루션을 결합해서 이 문제를 어떻게든 해결해나가고 있을 것 같은데 (마이리얼트립의 경우에도 내부 데이터 수집/분석 플랫폼이 있고 + Appsflyer/Braze 등의 툴을 연결해서 데이터 수집이나 개인화 캠페인에 활용하고 있다), 개인적으로 이 툴이 굉장히 유용하겠다 싶은 회사는 레거시 시스템을 크게 갖고 있고 + 많은 데이터가 여기저기 산재되어 있는데 + 이걸 내부에서 깔끔하게 통합/활용하기에는 여러 어려움이 있는 (뭐 정치적인 이유일 수도 있고, 혹은 인하우스 개발/데이터 여건일 수도 있고, 혹은 도입 속도와 시행착오 최소화 같은 측면일 수도 있어보임) 곳들이 아닐까 싶다. 실제로 도입 사례를 들어봐도 금융권이나 통신사, 제조 기반의 대기업들이 많았다. '기존에 쌓인 데이터는 많은데 이걸 잘 써먹지 못하고 있는' 회사들에게는 거의 All-in-one 툴로 만들어진 DFINERY가 꽤 괜찮은 답이 될 수도 있을 듯. (다른 이야기지만, 디파이너리 고객사 중에 SK텔레콤 T전화가 있다는 사실은 신선한 충격이었다 ㅎㅎㅎ -전직 T전화 기획자-)


실제로 시연을 통해 본 기능대로라면 Appsflyer + Amplitude + Braze 기능을 모두 한 곳에 모아뒀다는 인상? 굳이 여러 툴 사용하면서 연동이나 이벤트 taxonomy, 데이터 정합성 관리 이슈 등등으로 N번 고통받지 말고, 그냥 여기서 한번에 다 해결하세요... 의 느낌이랄까 ㅎㅎㅎ 그동안 Appsflyer나 Braze 등 외산 툴을 쓰면서 늘 아쉬웠던 '빠른 고객 대응' 측면에서도 분명히 국산 서비스가 가지는 상대적인 장점이 있을 것 같고. (디파이너리 사업실장님이 고객사 요구사항이면 어떻게든 만들어준다고 하시던데, Braze 특정 기능 버그리포트 한 이후 1년 반동안 안고쳐져서 빡친 나에게는 나름 의미있는 소구포인트... -_-)


개인적으로 궁금했던 포인트는 DMP 데이터와 내부 데이터를 고객단위로 연결하는 과정에서, 점점 유저 단위로 식별 가능한 데이터가 줄어들지 않는가? 하는 부분이었는데 (최근 DMP나 MMP에서 유저 단위 식별데이터 수집이 점점 어려워지고, aggregated된 데이터 위주로 활용할 수 밖에 없다 보니 이런 식의 'Audience' 기반 매핑이 기술적으로 어디까지 가능할까? 에 대한 우려가 있음) 이 부분은 너무 테크니컬한 내용이 많아서 세미나때 깊이 물어보진 못했다. (디파이너리 관련 발표/토론만 이미 1시간이 넘어가고 있어서-_-...) 뭐 아무튼 DMP 데이터를 통한 유저 식별은 adid, idfa (혹은 idfv?)를 사용한다고 합니다...



모바일 인덱스 insight

모바일 이용성(Usage) 데이터 통합 제공 서비스


위에 소개한 DFINERY가 1st party data를 관리/활용하는 도구였다면, 모바일 인덱스는 타사의 모바일앱 관련 이용성 지표들(사용량, 인앱매출, 이용시간, 리텐션 등등)을 확인할 수 있는 서비스이다. 이걸 통해 나오는 데이터 자체가 굉장히 직관적이고, 데이터와 Story를 연결하기에 쉽다 보니 이날 시연에서 참가자분들이 가장 흥미로워했던 세션이기도 했다.


마켓 인덱스를 보여주는 서비스로는 대표적으로 data.ai (구 appannie) 가 있는데, 개인적으로 이런 서비스들을 볼 때 의구심이 드는 부분은, 저 데이터 진짜 정확한가? 데이터 수집 출처가 어떻게 되는거지? 이다. 일반적으로는 패널을 통해 수집한다... 로 알고 있는데, 그 패널의 정확한 숫자라던가 패널의 대표성을 확인할 수 있는 다른 데이터들(데모그라피 분포라던지...)이 많지 않아서 늘 의구심이 있었다. (그리고 결정적으로 '자사' 서비스 데이터와 비교했을 때 너무 오차가 크면 전체 서비스에 대한 신뢰도가 확 낮아짐...)


모바일인덱스의 경우 패널 기반이 아니라 구글을 통해 직접 수집한 데이터라서 이용성 데이터의 모수 자체가 천만 단위라고 한다. (위 data.ai의 패널은 수 만 정도로 추정) 사실 구글을 통해서 데이터를 어떻게 받아오는지가 궁금했는데, 이 부분을 딱 부러지게 설명하시긴 어려운 모양... (영업비밀 같은 느낌이었음;;;) 구글이 관련 데이터를 제조사, 통신사 등 소수의 업체와 공유하고 있고, 뭔가 유사한 맥락으로 받아 오는 데이터 정도로 이해했다. (참고로, 일반적인 마켓 인덱스 서비스의 경우 공개된 + 비공개된 여러 출처의 데이터들을 능력껏? 수집해와서 가공하고, 집계하고, 이를 바탕으로 예측하는 등의 과정을 통해 데이터를 만듭니다...)


데이터 자체가 신뢰할 수 있다는 가정 하에 (이건 그 자리에서 검증할 수가 없으니...), 데이터를 가공하는 방식이나 서비스 자체의 UI는 굉장히 깔끔하고 좋았다. 특히 교차 사용 지표나 카테고리별 비교분석 같은 데이터들은 각 회사의 전략부서라면 너무 보고 싶은 데이터일거라 생각된다. 시연에서는 금융 카테고리의 여러 앱들 기반으로 다양한 시나리오를 고려하면서 데이터를 봤는데, 데이터와 Story가 명확히 이어지는 부분이 많아서 굉장히 재미있었음. 특히 이 세션에서 참석자로 오신 '대표님'들의 호응이 대단했다 ㅎㅎㅎ


마켓 인덱스는 데이터를 보는 사람이 유의할 부분이 많은데, 서비스 특성상 그 안에 '정확한 숫자'와 '추정치' 데이터가 혼재되어 있기 때문이다. 이런 부분을 주의한다면 모바일 인덱스 자체는 담당하는 서비스를 둘러싼 매크로 환경을 이해하는데 굉장히 유용한 서비스라고 생각한다. (특히 대표님과 전략팀이 좋아할만한 서비스...)



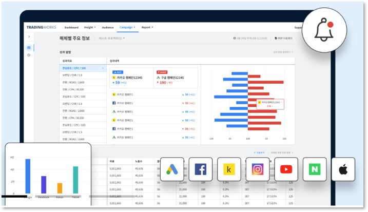
TRADINGWORKS

Advertising Trading Desk. 오디언스 기준의 타겟팅 관리 도구


오디언스 바잉이 너무너무 중요하다고 생각하는 1인으로서, 굉장히 흥미롭게 봤던 툴이다. 마이리얼트립에서 마케팅 데이터 파이프라인을 만들면서 느꼈던 건데, 이 분야가 정말 데이터도 많고 해볼 만한 것도 많은데 마케터들은 데이터와 개발을 잘 모르고 개발자들은 마케팅을 몰라서 발전이 꽤 더딘 것 같다. 다행히 최근에는 점점 이런 부분이 발전하면서 요새는 AdOps라는 말도 생겼... (DevOps, MLOps에 이어...?!)


트레이딩웍스의 기능을 요약하면 크게 3개로 나눌 수 있을 것 같은데


1) API 연동 가능한 채널들 위주로, 광고 데이터를 통합해서 볼 수 있는 View 제공

좋은 기능이고, 일단 마케터들은 굉장히 환영할만한 기능이다. 특히나 매일같이 N개의 매체 데이터 복/붙 하고 있는 마케터라면 이런 거 너무 필요할 듯. (깨알 자랑을 하자면, 마이리얼트립은 유사한 시스템을 이미 N년 전에 직접 만들어서 활용하고 있습니다...)

특히 (가능한) 실시간 데이터를 가져와서 모니터링 할 수 있다는 포인트는 꽤 좋은 것 같다. 신규 캠페인 런칭하면, 초기 몇 시간의 반응이 마케터들에게는 굉장히 중요하기 때문.

하지만 단순히 데이터를 불러와서 통합 view를 만드는 것만으로는 아쉽게 느껴지는 부분이 있다. 여러 매체 간 전환이 중복으로 잡히는 케이스가 분명히 있을 것 같은데, 앱은 Adbrix라는 어트리뷰션 툴이 있으니 어떻게 하겠지만... 웹은???


2) AD 관련한 마켓 인사이트

이거 의외로(?) 재미있었는데, 여러 가지 방법을 활용해서 광고와 관련한 마켓 인사이트 데이터를 제공해준다. 업종별 성과(CPC, CPM, CTR의 평균적인 값) 데이터도 볼 수 있고, 세세하게는 서비스 카테고리별 & 광고 집행 목적별 데이터도 확인할 수 있다.

자사 데이터야 당연히 볼 수 있지만 마켓 데이터를 어떻게 수집해오는 건지 궁금했는데, 트레이딩웍스 플랫폼을 사용하는 파트너들의 평균 데이터를 활용하는 개념이라고 한다. 품앗이...? 같은 느낌인데, 아이디어 자체는 괜찮다고 생각.


3) 오디언스 타겟팅

개인적으로 가장 관심있는 부분이었는데, 3500만 사용자에 대한 오디언스 그룹핑 데이터를 가지고 있고 이를 연동된 광고채널 (페이스북, 구글, 카카오...?) 에 보내서 타겟팅할 수 있다.

미디어마다 각각의 알고리즘으로 서로 다른 오디언스를 찾는 것 보다, 통합 오디언스를 관리하고 이를 미디어로 보내서 타겟팅한다는 개념은 굉장히 설득력 있었다. 물론 통합 오디언스가 충분한 데이터 기반으로 잘 만들어지고, 관리된다는 전제 하에. 일단 트레이딩웍스에서 활용하는 audience source data는 1st party data를 직접 업로드해서 활용할 수도 있고, 어트리뷰션 포스트백으로 생성되는 데이터도 있고, 모바일인덱스의 source가 되는 데이터도 있고, 트레이딩웍스 DMP 데이터도 있다고 한다.

오디언스 레벨이 굉장히 디테일하게 느껴졌고(업종, 데모그라피, 라이프이벤트, 관심사, 지역, 업종), 오디언스 간 조합이 가능했다. 페북과 유사하게, 유사타겟 확장 등 알고리즘을 통한 타겟 확장도 지원.

매체로 전달하는 오디언스 데이터가 static하다는 점 (자동으로 갱신되는 구조는 아니다), 대체로 데모나 관심사 기반의 오디언스 그룹핑 구조이다보니 context 기반의 타겟팅은 어려울 것 같다는 점 (라이프이벤트...가 어느정도 정확할지 궁금하긴 함) 이 살짝 아쉽긴 하지만, 그럼에도 불구하고 1st party data가 충분하지 않다면 꽤 괜찮은 타겟팅 방법일 것 같은데? 라는 생각이 들었다. 타겟팅 성과지표가 궁금한데, 이건 직접 써봐야 알 수 있겠지...;;;




전반적으로 굉장히 재미있는 시간이었다. SaaS에서 국적을 가려 쓰는 게 뭐 큰 의미는 없겠지만, 그래도 마테크와 관련해서는 해외 서비스를 주로 접했었는데 국내에도 괜찮은 서비스들이 점점 많아진다는 게 반갑기도 하고. 새삼 느끼는거지만, 마케팅이든 데이터든 툴은 내가 가만히 있어도(?) 점점 빠르게 발전하고 있으니, 이제 각 조직의 데이터 활용 경쟁력은 데이터 리터러시와 데이터 활용 문화에 달린 게 아닌가 싶다.


아, 마지막으로 제목에 쓴 No Data No Growth 는 IGAWorks 슬로건이라고... ㅎㅎㅎ

(데이터 분석가들이 환호성을 지릅니다... >_< )





keyword
매거진의 이전글앱 마케팅 이렇게 계속해도 괜찮을까?