쇼핑몰 창업-(19) 실제 사례와 솔루션

by 월요일 오후



필자는 데이터 분석을 기반으로 인터넷 쇼핑몰 컨설팅을 하고 있는 매니저다.

10여 년 전 직접 쇼핑몰을 운영했던 경험을 바탕으로 소자본 쇼핑몰을 위한 솔직한 조언과 함께 데이터 경영을 추천하고 있다.


필자는 데이터 분석 강의나 미팅을 통해 다양한 사업자들을 만나봤다.

그중에는 창업을 준비하는 사람들도 있었고, 수년 째 운영은 하고 있지만 정체가 지속돼 고민 중인 사람도 있었다. 또 무리하게 자금을 투자했는데 상황이 어려워져 절박하게 조언을 구하는 사업자도 있었다.


하지만 최선을 다해 조언을 해도 그것을 성실히 적용해서 성공적으로 바뀐 쇼핑몰이 많진 않았다.

세상의 그 어떤 좋은 것도 결국 받아들이는 사람의 문제라는 생각에 씁쓸하곤 했다.


어쨌든 그 많은 쇼핑몰 중 데이터 경영을 통해 성공적인 변화를 한 사례를 소개하고자 한다.


미리 양해를 구하고 싶은 부분이 있다. 데이터 분석을 통한 솔루션이란 방대한 데이터를 바탕으로 진행되고 컨설턴트의 노하우가 많이 포함되기 때문에 이 지면에 모든 것을 다 얘기하긴 어렵다. 최대한 압축하고 가공해서 소개할 수밖에 없음을 이해해주기 바란다.


또 장바구니 기반 상품 추천, 자주 열람한 상품 쿠폰 제공, 관심상품 자동 노출 등 리타겟팅 관련한 내용은 배제했다. 이건 실제 툴이나 비용을 들여 서비스를 이용하는 분이 아니면 이해하기도 쉽지 않고 뜬구름 잡는 소리로 들릴 수밖에 없기 때문에 큰 의미가 없다고 판단했다.


이 매거진의 목적이 어디까지나 소자본 창업자들이 적은 비용으로도 효율적으로 사업을 운영할 수 있는 방법을 전달하는 데 있기 때문에 무료로 이용할 수 있는 가장 기본적인 지표를 활용할 수 있는 방법에 초점을 맞췄다.

그리고 또 하나 목적이 있다면 사업자들의 데이터 분석에 대한 긍정적 인식을 확대하는 데 있다. 혹시 이 매거진을 통해 데이터 분석에 관심이 생겼다면 전문 서적이나 전문 기관을 통해 상담받아보길 권한다.



아래 내용은 실제 사례를 독자들의 이해가 쉽도록 재구성하였으며 제시된 데이터도 당시 쇼핑몰과 유사하게 가공한 데이터이므로 참고하기 바란다.(A, B, C 모두 의류 쇼핑몰이다.)




1. A 쇼핑몰


1) 문제

A 쇼핑몰은 방문자 수에 비해 매출이 증가하지 않아 고민이 많았다.

주로 포털사이트 광고를 통해 방문자를 유치하고 있었는데 구매로 전환되지 않아 광고 비용만 소진되고 있었다.

인스타 운영을 착실히 해서 팔로워도 5천 명을 달성했고 덕분에 인스타를 통한 방문자와 문의도 증가했으나 실제 구매로 이어지는 비율이 매우 적었다.

고객들이 구매를 주저하는 이유는 무엇일까? 고객들이 구매하도록 설득할 수 있는 효과적인 방법이 없을까?


2) A 쇼핑몰의 데이터


3) 데이터 분석

제일 먼저 구매 전환율을 보자. 최대 2.5%를 넘긴 날도 있지만 평균적으로 1% 정도를 기록하고 있다.

판매자의 고민이 이해가 간다.

일간 방문자는 2천 명 정도인데 매출은 7백만 원 밖에 되지 않는다.

ARPU가 3천 원대에 머물고 있으나 ARPPU는 겨울 상품의 단가 때문에 높게 나오고 있다.

즉시 이탈률은 30% 전후로 좋은 수치를 기록하고 있다.

구매를 하지 않은 방문자들도 상당 시간 사이트에 체류하는 것으로 보이는데 평균 체류시간이 268초, 평균 페이지 전환이 7.37로 매우 높다.

정리해보면 A 쇼핑몰은 시선을 끌만한 상품들이 많아 고객을 오래 머물게도 하고 재방문도 유도하고 있지만 구매 전환을 못 시키고 있는 상태라고 할 수 있다.


매출의 80%는 인스타 방문자를 통해 발생하고 있고, 포털사이트 광고를 통해서도 20%의 매출이 발생하고 있다.

특히 주목할만한 부분은 상품 카테고리 부분인데, 상품 수가 아우터에 편중되어 있고 방문자도 아우터를 통해 대부분 유입되고 있으나 구매 전환율은 가장 낮게 나오고 오히려 상품 수가 적고 방문자 수도 적은 다른 카테고리에서 구매 전환율이 높게 나오고 있다.


4) 솔루션

(1) 평균 체류시간이 높다는 것은 시선을 끄는 상품이 많고 쇼핑몰에 대한 호감도가 높다는 근거가 되기도 하지만 동시에 구매 전환율이 떨어진다는 것은 상품에 대한 확신이 부족한 상태를 뜻한다. 고객들이 확신을 갖지 못하는 이유를 찾아본 결과 3가지 정도의 이유를 찾을 수 있었다.

:상품 페이지의 문제가 있었다.

상품 이미지의 퀄리티가 좋지 않았고 디테일한 설명이나 상세 사진이 충분하지 않아 고객들이 상품에 대한 명확한 정보를 얻기 힘들었다.

:리뷰가 부족했다.

충성 고객이 아닌 신규 방문자의 경우 적정한 구매 후기가 구매 결정에 큰 몫을 차지하는데 해당 쇼핑몰은 리뷰가 부족했다. 도매처에서 상품을 주로 사입하다 보니 상품 판매 기간이 짧아 구매 후기가 쌓일 틈이 없었다.(도매처의 상품 제작 기간은 2달이 채 되지 않는 경우가 많다.)

블로그 마켓의 장점은 구독자 위주로 판매가 발생하기 때문에 구매 결정이 리뷰에 의해서라기보다 블로그 주인에 대한 신뢰인 경우가 많지만 쇼핑몰은 다르다. 구매 고객에게 포상을 제공하고 적극적으로 후기 작성을 유도하는 것이 필요했다.

:결제 용이성

판매자들이 결제 부분의 중요성을 간과하는 경우가 많은데 로그를 분석해보면 고객이 상품을 구매하기로 마음먹고 나서도 결제 과정에서 구매를 포기하는 비율이 꽤 많다. 복잡하고 불편한 결제 과정, 결제 오류 등이 큰 장애가 되기 때문이다. 최근 모바일에서 바로 결제하는 비중이 늘었는데 그 이유 중 하나가 간편 결제의 보급이었다. 간소화된 결제 과정으로 인해 고객들이 결제 과정에서 구매를 포기하는 비율이 획기적으로 줄어들었다. 하지만 A 쇼핑몰은 간편 결제가 구비되어 있지 않았다. 페이코, 카카오페이, 네이버 페이 등의 간편 결제를 탑재하여 결제 용이성을 올릴 필요가 있었다.


(2) 데이터를 보면 알겠지만 A 쇼핑몰은 오전 11시경에 유입자가 몰리는 경향을 보였다. 그래서 해당 시간대에 할인 이벤트를 진행해 구매 전환을 유도했다.


(3) 고객들은 배송비에 대해 상당한 저항감을 가지고 있다. 특히 신규 방문자인 경우 더욱 그렇다. 그래서 신규 방문자들이 구매를 포기하지 않도록 신규 구매의 경우 배송비를 무료로 설정하도록 했다.


(4) 체류시간이나 페이지 전환 수를 보면 상품의 경쟁력이 매우 높은 편이다. 고객이 더 이상 망설이지 않도록 고객들의 유입이 가장 많고 체류시간이 높은 상품 위주로 할인이나 쿠폰을 제공해 진입 장벽을 낮춰주면 구매 전환율을 끌어올릴 수 있다. 단 할인이나 쿠폰은 기간에 제한을 둬야 한다. 기간 제한은 금, 토, 일로 설정하는 것을 추천한다. 고객들은 시간적 여유가 많지 않은 평일에는 할인이나 쿠폰에 대해 신경 쓸 여력이 별로 없다. 그래서 상대적으로 시간적 여유가 있는 금, 토, 일을 추천한다.


(5) A 쇼핑몰은 아무래도 겨울이다 보니 outer 위주로 광고와 홍보를 진행하고 있었다. 그래서 outer 카테고리가 다른 카테고리에 비해 방문자는 많지만 막상 구매로 전환되는 비율은 가장 낮았다. outer는 여러 벌 구매하는 상품이 아니다 보니 고객들이 신중하게 접근한다. 그런데도 상품이 outer에 편중되고 상대적으로 다른 카테고리의 상품 수가 적다. 그래서 top, dress, bottom 같이 구매 전환율이 높은 카테고리에 상품 수를 늘리고 광고 비중도 특정 카테고리에 편중되지 않도록 분산시켰다.




2. B 쇼핑몰


1) 문제

광고비용을 거의 들이지 않는데도 매출은 매일 꾸준히 발생하고 있다.

다만 방문자 수가 많지 않고 그에 따라 매출도 높지 않다.

자금이 많지 않아 광고도 적극적으로 진행하지 못하는 상황이다.

수익도 꾸준히 나고는 있으나 일간 매출이 높지 않아 만족할만한 상황은 아니다.

방문자 대비 구매자는 많은 것 같지만 워낙 결제 건이 적다.

결제 건이 적다 보니 도매처 우선순위에 들지 않아 사입도 쉽지 않다. 또 택배사와의 배송료 협의에도 불리해 고객으로부터 받는 배송비보다 더 비싸게 배송하고 있다.


2) 데이터



3) 데이터 분석

B 쇼핑몰은 매출이 많진 않지만 장점이 뚜렷한 쇼핑몰이다.

구매 전환율이 20% 정도로 일반 소호몰은 따라 하고 싶어도 따라 할 수 없을 만큼 좋은 수치를 기록하고 있다.

다만 방문자 수가 많지 않아 매출이 높지 않을 뿐이다. 재방문자의 비율과 구매 전환율이 높은 걸로 보아 기존 고객들의 충성도가 굉장히 높다고 예상할 수 있다.

체류시간이나 구매 전환율이 높은 것에 비해 즉시 이탈률은 50%로 평범한 수준이다.

매출은 대부분 카카오스토리를 통해 발생하고 있고, 판매 상품의 가격대는 주로 1만 원~4만 원에 편중되어 있다. 상품 가격대가 1만 원~4만 원 대에 편중되어 있다 보니 ARPPU가 4만 원으로 낮다.

재구매까지 소요된 기간도 평범하다.


4) 솔루션

(1) B 쇼핑몰은 먼저 신규 방문자를 늘리는 게 우선이다.

구매 전환율이나 재방문율을 봤을 때 쇼핑몰 자체의 경쟁력이 있기 때문에 조금 더 적극적으로 신규 방문자를 유치할 필요가 있다.

의류의 경우 구매 주기가 있어 충성도가 높다고 무조건 매출이 늘어나지 않기 때문에 카카오스토리뿐만 아니라 인스타나 블로그 등 다른 채널을 활용해 어떻게든 방문자를 늘려야 한다.


(2) B 쇼핑몰의 주 고객은 30~40대이므로 구매력이 있는 편이고 이벤트에 적극 참여할 가능성이 높다.

출석체크 이벤트 등을 통해 쇼핑몰에 지속적으로 방문할 수 있도록 유도하고 구매 단가를 높일 수 있는 이벤트를 진행하는 것이 좋다. 예를 들면 구매금액별로 차등 할인을 적용해주는 거다. 5만 원 이상 구매 시 무료 배송, 7만 원 이상 구매 시 3% 할인, 10만 원 이상 구매 시 5% 할인... 이렇게 차등 할인을 진행하면 4만 원 구매할 사람이 5만 원을 구매하게 되고, 6만 원 구매할 사람이 7만 원을 구매하게 돼 구매단가를 올리는 효과가 있다.


(3) 하지만 이것만으론 부족하다. B 쇼핑몰의 구매 단가가 낮은 근본적인 이유는 상품의 가격이 2~4만 원 대에 대부분 편중되어 있기 때문이다.

주 고객인 30~40대는 구매력이 있기 때문에 조금 더 높은 가격대의 상품을 취급하는 것이 좋다. 특히 B 쇼핑몰 같이 충성도가 높은 경우엔 더 그렇다. 같은 30~40대가 타깃인 경쟁사를 살펴봐도 가격대별로 상품을 다양하게 구비하고 가격에서도 고가 정책을 펴고 있다.

이 부분이 개선된다면 신규 유입 없이(광고비 없이) 기존 고객들만으로도 매출을 증가시킬 수 있다.


(4) 어렵게 유입한 방문자를 잃지 않기 위한 방법 중 회원가입을 유도하는 것만큼 좋은 방법은 없다. 데이터를 보면 회원 비회원 간 매출, 체류시간, 구매단가 등이 확연히 차이 나는 것을 볼 수 있다. 그래서 반드시 회원 가입을 유도할 보상을 제공해야 한다. 대부분의 쇼핑몰에선 회원 가입 시 2000원~3000원 정도의 쿠폰이나 적립금을 제공하는데, 조금 더 과감하게 보상을 제공해도 된다. 요즘은 2000~3000원 정도의 보상은 고객들이 매력적으로 느끼지 못할뿐더러 회원으로 전환만 되면 데이터에 나타나듯이 추후에 충분한 보상으로 되돌아오기 때문이다.


(5) 재구매 기간을 앞당길 필요가 있다. 회원들에게 이전 구매했던 상품과 매칭 할 수 있는 상품을 추천하고 그 상품을 할인된 가격으로 제공하면 어떨까? 예를 들어 7일 전 블라우스를 구매한 회원에게 그 블라우스와 어울리는 스커트를 추천하고 10% 할인된 가격에 구매할 수 있는 기회를 부여한다면? 괜찮은 방법이 될 것이다.

또 특정 기간 동안 방문하지 않은 회원에게 파격적인 혜택을 제공하여 재구매를 유도하는 것도 좋은 방법이다.

예) 최근 2개월 간 방문하지 않은 회원들을 선별하여 20% 할인 쿠폰 제공




3. C 쇼핑몰


1) 문제

매출이 나쁘진 않은데 너무 들쭉날쭉해서 운영에 어려움을 겪고 있다.

또 콘텐츠 마케팅을 제대로 하지 않아 검색광고를 진행하지 않으면 방문자를 유입시킬 방법이 별로 없는 상태다. 그래서 무리하게 검색광고를 진행하고 있는데 방문자는 어느 정도 확보하고 있지만 성과가 좋지 않다.

그리고 상품의 종류가 많은데 비해 판매되는 상품은 너무 한정적이라 재고가 많이 쌓이는 상태다.

난관을 돌파할 좋은 방법이 없을까?


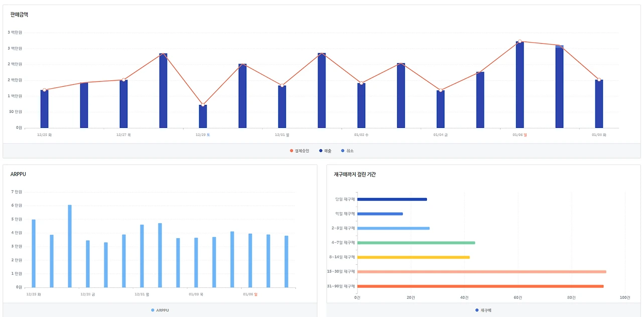
2) 데이터

스크린샷 2019-01-13 오후 11.14.15.png



3) 데이터 분석

차트가 엄청난 롤러코스터다.

방문자가 많은 날은 2천 명을 넘기기도 하지만 적은 날은 300명이 채 되지 않는 날도 있다.

매출도 하루에 3천만 원을 넘게 파는 날이 있는 반면 아예 판매가 되지 않는 날도 있다.

이렇게 변동성이 심한 데이터는 흔치 않다.

재방문자의 비율이 높은데도 재구매까지의 기간이 상당히 오래 걸리는 것이 마음에 걸린다.

인기 아이템 순위에서 아이템별 방문자 순위와 ARPU 순위가 역비례를 보이고 있는 것도 문제다.

시간 대론 밤 10시, 요일로는 수요일과 토요일에 판매가 집중되고 있다.


4) 솔루션

(1) C 쇼핑몰은 치명적인 문제가 있었다. 상품의 수는 많았으나 상품 스타일이 거의 중복되어 실제로 고객들이 구매할만한 상품은 많지 않았다. 같은 스타일의 상품을 고객들이 지속적으로 구매 할리 없기 때문에 재구매까지의 기간이 길어지고 매출이 극단적으로 낮은 날이 발생했다.

아무리 쇼핑몰의 콘셉트라 해도 스타일이 너무 중복되는 건 위험하다. 특히 위처럼 재방문자가 많은 경우 고객들은 중복되는 상품에 지쳐 흥미를 잃을 수밖에 없다.


(2) 평균 체류시간이 긴 것에 비해 구매 전환율이 낮은 이유를 살펴봤더니 C 쇼핑몰은 비회원 구매가 불가능한 상태라 신규 방문자들이 구매를 포기하는 비율이 높았다.

보상을 통해 회원가입을 유도하는 건 좋지만 회원 가입 유도를 위해 비회원 구매가 아예 불가하도록 설정하면 안 된다. 고객들은 마음에 드는 상품이 많고 장기적으로 꾸준히 이용할 것 같다는 확신이 들지 않는 이상 당연히 회원가입을 기피한다. 상품에 호감을 가지고 구매를 결심한 고객들조차 내쫓는 비회원 구매 불가는 운영 정책에서 아예 배제해야 한다.


(3) C 마켓은 콘텐츠 마케팅을 제대로 활용하지 못해 검색광고에 의존하고 있었는데, 광고 계획이 구체적이지 않고 허술했다. 일주일 간 사용할 광고 비용을 책정하고 그 비용이 소진될 때까지 집행하거나 아니면 매출이 떨어진다 싶을 때 집중적으로 사용했다.

검색광고가 아무리 CPC 방식이라도 적절한 계획이 필요하다. 보통 일간 또는 주간으로 사용할 수 있는 비용이 제한돼있는 상황에서 아무 생각 없이 하루 종일 광고를 진행하면 정작 트래픽이 몰리는 시점에 광고를 진행하지 못해 트래픽을 확보하지 못하는 상황이 생긴다. 위 차트에서 보듯이 C 쇼핑몰은 밤 10시와 수요일, 토요일에 트래픽도 높고 판매 건수도 높았다. 실제로 온라인 쇼핑몰을 이용하는 고객들의 패턴을 조사한 결과 일과 시간이 끝난 밤 10시 이후 가장 많은 사용을 했고, 요일별로도 수요일, 금요일, 토요일이 가장 많았다. 이러한 고객들의 패턴을 고려하여 광고를 진행해야 트래픽을 충분히 확보하고 방문자 수도 꾸준히 유지할 수 있다.


(4) 즉시 이탈률도 괜찮고 체류시간도 높은데 페이지 전환 수가 낮은 이유를 찾아보니 사이트 구성에 문제가 있었다. C 쇼핑몰은 브랜드 콘셉트를 유려하게 표현하고 차별화된 디자인을 위해 텍스트를 없애고 이미지와 플래시 위주로만 구성했다. 상품 경쟁력 자체는 나쁘지 않아 유입된 방문자들을 붙잡아두고는 있었으나 다른 상품을 더 살펴보기 어려운 사이트 구성이 갈길을 찾지 못하고 헤매게 만들었다.


(5) 인기상품 순위를 보면 방문자가 제일 적었던 상품이 ARPU가 가장 높고 방문자가 많았던 상품들은 오히려 ARPU가 낮았다. 상품별 가격에 큰 차이가 없기 때문에 상품 경쟁력에서 큰 차이가 난다고 봐야 한다. 판매자가 경쟁력이 있다고 판단해서 광고를 했던 상품이 오히려 낮은 구매 전환으로 이어졌기 때문에 광고 정책을 수정할 필요가 있었다.

그리고 방문자를 유입시킨 상품 수에 비해 구매로 전환된 상품의 수가 매우 적다. 이건 (1)에서 언급한 대로 중복되는 스타일이 많기 때문으로 풀이된다.




구체적인 결과를 얘기할 순 없지만 위 업체들은 솔루션 적용 후 데이터가 상당히 개선됐고, 매출도 증가했다.

물론 위에 나와있는 솔루션만으로 그렇게 된 것은 아니고 훨씬 많은 데이터를 바탕으로 다양한 솔루션을 적용하고 일정기간 데이터 변화를 관찰하며 관리했기 때문에 가능한 일이었다.



앞서 말한 대로 데이터 분석을 하기 위해선 방대한 양의 데이터를 활용해야 한다. 가격대별 ARPU, 일간 결제 건 수 변화, 시간대별 체류시간 등... 차마 다 열거할 수도 없다.

위에 첨부한 데이터도 해당 마켓의 극히 일부 데이터일 뿐이다. 데이터의 일부만을 발췌해서 얘기하다 보니 더 많은 내용을 다룰 수 없었던 점 다시 한번 양해 말씀드린다. 언젠가 여러분과 충분히 나누고 토론할 수 있는 기회가 생길 것을 믿고 글을 마칠까 한다.


다음 마지막 포스팅에선 이야기의 흐름상 미처 언급하지 못했지만 쇼핑몰 운영 시 큰 도움이 될만한 여러 가지 팁을 다뤄볼까 한다.


이제 출발이 얼마 남지 않았으니 옷매무새를 조금씩 다듬어보자.



“이제 곧 항해할 시간이다.”





쇼핑몰 창업에 관해 광고성 글만 난무하는 것이 안타까워 쓰게 되었으며, 부디 많은 분들에게 힘이 되었으면 좋겠습니다. 라이킷과 구독은 필자에게 큰 힘이 됩니다.

keyword
이전 18화쇼핑몰 창업-(18) 잘 되는 쇼핑몰의 데이터는?