brunch

자란다가 고객상담 좀 잘 하죠, 채널톡 쓰니깐!

by 채널톡


"여기 고객상담을 잘하나?
채널톡을 쓰는지, 카카오를 쓰는지 보면 알아요"



채널톡과 카톡은 채팅을 무료로 제공해 표면적으론 비슷해 보입니다. 하지만 고객 만족도를 높이는 상담, 효율적인 CX, VOC 분석으로 비즈니스의 성장을 이끄는 건 채널톡만 가능합니다.

써보면 바로 알 거에요. CS경력 20년차 자란다 김미경 고객성공 팀장처럼요. 자란다 고객 성공팀은 채널톡으로 바꾸면서 제대로 된 고객만족 서비스와 팀 운영을 하게 됐다고 말해요. 자란다 CS팀이 채널톡을 만나 생긴 3가지 변화를 살펴볼까요!

___________2022_05_09______4_54_51-1652775512438.png 저녁 시간대에 광고 클릭 후 홈페이지 유입시 노출되는 팝업 메시지

상담 통계 기능으로 CS의 숲과 나무를 볼 수 있어요


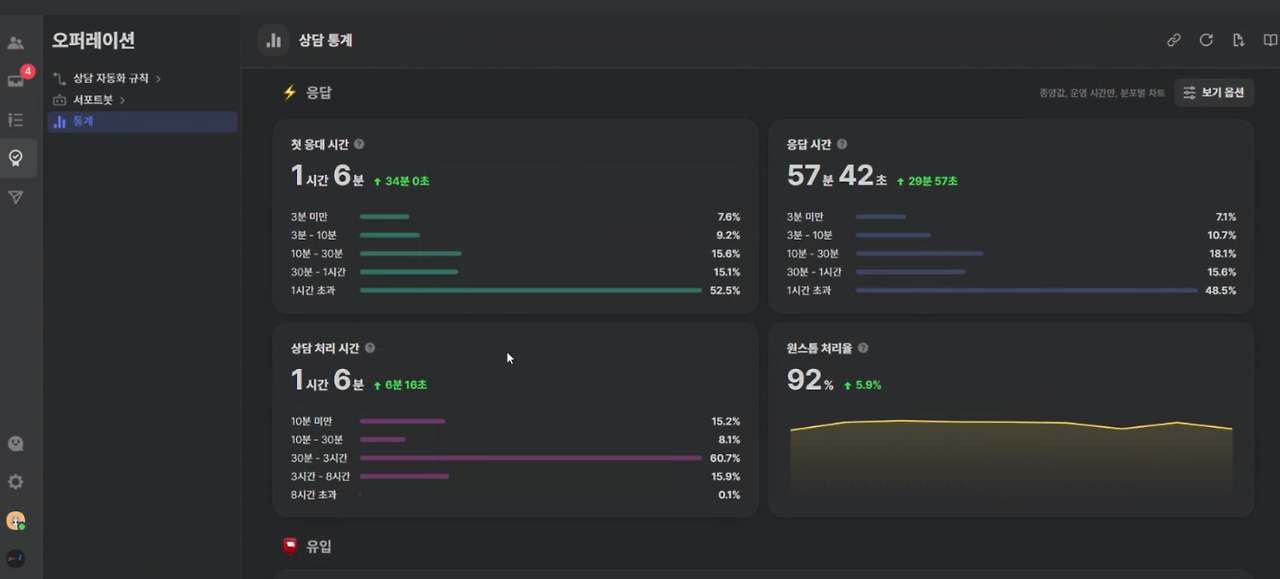
카카오 상담톡과 채널톡의 가장 큰 차이는 고객 문의의 '흐름'과 '디테일'을 동시에 파악할 수 있다는 점이에요. '상담 통계 기능' 때문이에요. 자란다는 하루 문의 건수가 1천 5개 가량 되는데요. 카카오톡 상담으로 할 땐 문의 전체를 수기로 엑셀에 정리했어요. 팀원 5명이 문의 내역, 정보 등을 2~3시간 정도 기록했어요. 하지만 CS문의의 흐름을 알기 어려웠고, 고객 별 상담 내역을 세심하게 보기도 어려웠죠.

근데 채널톡의 상담 통계 기능은 CS의 숲과 나무를 보게 해요. 따로 분류나 정리하지 않아도, 실시간으로 고객의 목소리(VOC)가 자동으로 데이터화돼요. 고객이 언제 어디서 유입되는지, 어떤 부분에서 관심을 갖는지 알면서 운영을 효율적으로 할 수 있어요. 또 팀원 성과측정 관리에도 효과적이에요. 얼마나 빠르게 첫응대를 했고, 원스톱으로 처리했는지 분석해 줘요. 엑셀로 정리한 것보다 고객과 CX팀 운영에 더 많은 수치적 정보를 실시간으로 얻고 있어요.

___________2022_05_17______9_04_25-1652789185104.png 자란다의 상담 통계 페이지

단순 문의가 50%나 감소해서 중요한 상담에 집중해요!

채널톡의 서포트봇은 단순 문의 고객을 응대해, 상담직원이 중요한 문의에 집중하게 해요. 자주 들어오는 단순 문의에 답변 시나리오를 짜두면 24시간 온라인 점원처럼 알아서 답변 하죠. 서포트봇만으로도 해결되는 문의가 50%나 되죠. 이전엔 단순문의도 일일이 들어가 메모장에 쓴 걸 복붙해 보냈는데, 직원들의 업무 에너지와 시간을 50%나 아낀 거예요.

___________2022_05_17______9_04_43-1652789170173.png 채널톡 서포트봇 만으로도 상담 완료 되는 수치가 50% 이상

상담 태그로 현재를 분석해 미래를 예측해요

상담 태그는 VOC를 정확하게 분석해, 상황을 예측 할 수 있어요. 상담태그는 각 상담내역별로 이름표를 붙이는 거예요. 이전에 카카오톡은 VOC 분석기능이 없어서 일일이 엑셀에 작성했어요. 상담 내역 별로 구성원마다 본인의 표현으로 남기니 VOC 분석이 어려웠어요. 예를 들어 '시급'을 '활동비', '학습료' 등 기록을 제각각으로 했어요. 근데 채널톡은 상담할 때마다 지정된 태그를 각 상담마다 쉽게 달수 있고, 자동으로 달리니 VOC를 정확하게 분석할 수 있어요.


상담 태그로 VOC를 분석해 프로모션 기획과 팀 운영의 효율성을 개선하고 있어요. 예를 들어 프로모션 성과측정은 '탈퇴, 계정 변경' 태그를 이용하여 증감률을 보고 있어요. 가입률과 탈퇴율, 프로모션 문의 태그를 보면서 고객에게 더 나은 프로모션을 기획하고 있어요.


또 방학 때 문의를 보면서 어느 시간대에 문의가 많이 들어오는지 살펴보고, 시간대 별로 상담 인원을 효율적으로 배분하고 상담 답변 템플릿을 만들었어요.


CS의 효율성을 높인 채널톡 깨알 기능 3가지


상담 자동화 규칙
상담 시작/종료 시 인사말을 자동 보낼 수 있고, 문의의 '상담 지연 안내'를 설정해 상담을 놓치지 않아요. 카카오톡은 고객 문의에 답변을 해도 대답이 없으면 하루 종일 계속 채팅창을 들락날락하면서 신경 써야 했어요. 하지만 자동화 규칙만 설정하면, 일정 시간이 지나 채팅 문의를 잊지 말라는 알림을 주니 고객 문의를 누락할 일이 없고, 끝난 상담은 종료 안내 멘트가 자동으로 나가 수고를 덜어줘요.


고객 정보 확인
고객의 기본적인 정보와 고객 문의를 한 페이지에서 볼 수 있어 빠르게 답변할 수 있어요. 카톡은 고객 정보를 따로 저장할 수 없어 엑셀로 따로 정리했어요. 또 문의가 오면 '선생님이세요? 학부모인가요? -> 전화번호가 어떻게 되세요? -> 어떤 수업을 듣고 계세요?' 등 3~5개의 기본 정보를 물어야했어요. 채널톡은 고객문의와 동시에 그 고객의 정보를 다 확인할 수 있으니 고객의 문의에 빠른 답변을 줄 수 있어요. 서비스 만족도는 자연스럽게 높아지고요.

image__1_-1652873337067.png


채팅을 읽어도 처리 안된 상담은 표시가 남아요
다른 팀원이 상담창을 읽었더라도 담당자가 지정되지 않으면, 처리되지 않음을 알 수 있는 UI이에요. 카카오 상담은 채팅 문의를 봐 버린 사람이 상담을 책임져야 했어요. 표시가 사라지니깐요. 그래서 팀원이 서로의 상담 진행 과정을 보지 못했어요. 이제는 모든 상담을 팀원들이 확인하고 피드백 줄 수 있어요.

image-1652873303547.png


고객 상담은 '처리'가 아닌, '분석'하고 '개선'해야 하죠. 비즈니스를 성장시키기 위해서는 VOC가 꼭 필요하고 그래서 채널톡인 거예요. CS팀이 효율적으로 일하고 성장하면 비즈니스도 성장해요. 쓰자마자 편리한 기능에 놀라고, 한달 뒤 성과 측정하면서 감탄할 거예요. 비즈니스는 비즈니스에 걸맞은 상담툴을 쓰셔야 합니다. 지금 채널톡 하세요!


함께 보면 좋은 글

- 노르딕네스트 아시아 대표, "2배 이상 늘어난 CS를 감당 할 수 없었어요"
- 기프티스타, CS직원에서 CRM 전문가로 도약할 거에요!
- 설계가 쉬운 챗봇이 간절했어요! 스페이스클라우드 도입기

keyword
작가의 이전글고객 중심 문화는 어떻게 팀을 성장시킬까요?