시장과 조직을 연결하는 방법

중간 싱크 : 시장 반응 보며 채용전략 조정하기

by 숲서랍

지난 글에서 킥오프를 통해 페르소나를 정의했습니다.

image.png 페르소나 구분 참고


그리고 우리 조직에는 Type A가 가장 적합하다고 판단했습니다. 이제 시장에서 소싱을 시작합니다.

보통 소싱은 채용이 오픈되고 1주일 정도 뒤부터 시작하는 게 좋습니다. 첫 1주일은 오가닉으로 유입된 지원자 풀을 보며 HM과 싱크를 맞추는 시간입니다. 이 기간 동안 유입되는 지원자의 퀄리티를 분석하고, 우리가 정의한 페르소나와 실제 시장 사이의 간극을 파악합니다. 어떤 역량은 풍부한데 다른 역량은 부족하다면, 소싱 타겟을 그 방향으로 조정합니다.


2주 차부터 본격적으로 소싱을 시작합니다. 그리고 2주 정도 진행하며 계속해서 HM과 싱크를 맞춥니다.

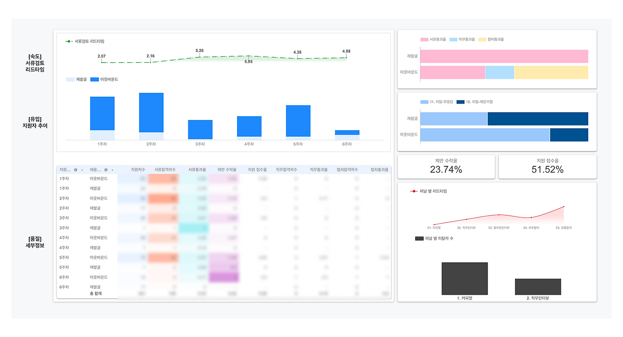
채용데이터 분석 예시.png 실제로 사용하는 채용 데이터 대시보드의 일부


저는 실시간으로 채용 데이터를 분석할 수 있는 대시보드를 만들어 사용합니다. 인바운드는 인바운드대로, 아웃바운드는 아웃바운드대로 데이터를 따로 분석합니다. 그런데 현실에서 부딪힙니다. 응답률이 현저히 낮거나(무응답), 거절 비율이 높습니다. 우리가 정의한 Type A는 시장에 거의 없거나, 있어도 우리 회사에 오지 않습니다. 이때 우리는 다시 HM과 만납니다. 이것이 중간 싱크입니다.


즉, 중간 싱크는 시장의 반응을 HM과 공유하고, 함께 전략을 조정하는 시간입니다.

이 시간의 핵심은 옵션을 제안하는 것입니다. 시장에서 부딪혀 깨진 가설을 빠르게 폐기하고, 새로운 선택지를 함께 찾아내는 것입니다. 중간 싱크에서는 시장 상황에 맞게 다양한 전략을 설정할 수 있습니다. 대표적으로 3가지 옵션을 들어보겠습니다.



1. 프로세스 조정

채용 프로세스는 고정불변이 아닙니다. 시장 환경, 회사의 매력도, 타겟 구직자의 성향에 따라 유연하게 바뀌어야 합니다. 예를 들어, 과거에 저는 "가볍게 커피챗 어떠세요?"라는 메시지를 선호했습니다. 부담 없이 만나 서로 알아가는 것이 장기적으로 좋은 파이프라인을 만든다고 믿었습니다. 하지만 특정 시점, 특정 직무에서는 달랐습니다. 취업 시장이 얼어붙으며 구직자들의 태도가 적극적으로 변했습니다. 소싱 메시지 A/B 테스트했습니다.

가볍게 커피챗 어떠세요? vs 혹시 조심스럽게 인터뷰를 제안드려도 될까요?

그 시점, 그 직무에서는 후자의 응답률이 50% 더 높았습니다. 시장 상황에 맞춰 프로세스를 바꾸니, 채용 속도가 빨라졌습니다. 중요한 건 "커피챗이 좋다" 또는 "바로 인터뷰가 좋다"가 아닙니다. 지금 이 시장, 이 회사, 이 타겟 구직자에게 무엇이 맞는지를 데이터로 확인하고 유연하게 조정하는 것입니다.



2. 조직 구조 변경

모든 것을 다 할 줄 아는 올라운더 한 명을 찾고 있었다면, 직무를 분리해 볼 수 있습니다. 앞선 마케팅 리더 예시로 들어보겠습니다. 만약 Type A를 찾기 어렵다면 직무를 분리해 숫자에 강한 사람과 브랜드에 강한 사람을 각각 채용하는 것도 함께 고려합니다. 예산이 제한적이라면, 조합을 달리할 수 있습니다. 리더급 2명을 동시에 채용하는 대신, 조직에 가장 큰 임팩트를 줄 수 있는 플레이어 1명과 그를 서포트할 주니어나 미들급 인재를 함께 채용하는 구조입니다. 중요한 건 예산이 부족하다고 포기하는 게 아니라, 인력 구성의 다양한 조합을 시도해 보는 것입니다. "지금 당장 필요한 건 무엇인가요?" "1년 뒤 우리 조직은 어떤 모습이어야 하나요?" 이 대화를 통해 Hiring Manager와 경영진도 다시 생각합니다. 정말 한 명이 다 해야 하는가? 아니면 우리가 습관적으로 그렇게 생각해 온 건 아닌가?



3. 외부 인력 활용

스타트업에서는 정규직이 아니더라도 프리랜서나 컨설턴트를 3-6개월 계약으로 쓰는 방법도 있습니다. 앞선 예시로 들면, 브랜드 전략이 시급한데 정규직으로 채용하기 어렵다면, 외부 브랜드 컨설턴트를 활용하는 것입니다. 정규직은 숫자 중심으로 채용하고, 브랜드는 외부 인력으로 보완합니다. 그 외부 인력이 만든 브랜드 전략을 정규직이 내재화하는 방식입니다. 채용은 정규직만의 영역이 아닙니다. 조직의 문제를 해결하는 게 목표라면, 정규직/계약직/프리랜서 모두 선택지입니다.



이런 옵션을 제안하려면, 데이터와 신뢰가 필요합니다.

데이터는 주관을 객관으로 바꿉니다. "타겟 리스트 80명, 컨택 50명, 응답률 10%, 면접 진행 1명"

이러한 구체적인 숫자는 시장의 현실을 있는 그대로 보여줍니다. HM은 채용담당자가 노력하지 않았다고 의심하는 대신, 시장 자체의 한계를 인정하게 됩니다.

신뢰는 제안을 가능하게 만듭니다. "평소 복도에서 10분, 시장 반응을 공유하고, 지원자 퀄리티를 함께 보는 일상적인 소통" 이러한 신뢰가 쌓여 있을 때, 조직 구조 변경이나 외부 인력 활용 같은 제안도 받아들여집니다. 신뢰 없이 옵션을 제시하면 저항이지만, 신뢰가 쌓인 상태에서 옵션을 제시하면 협업입니다.


소싱 기법이 뛰어나서 채용을 잘하는 게 아닙니다. 데이터로 현실을 공유하고, 신뢰를 바탕으로 구조를 함께 바꿀 수 있을 때 채용이 성공합니다.

킥오프에서 정의한 페르소나는 가설입니다. 시장이라는 현실에 부딪히면서 그 가설은 검증됩니다. 맞으면 진행하고, 틀리면 조정합니다. 중간 싱크는 이 조정을 HM과 함께하는 시간입니다. 데이터를 들고 가서, 시장의 반응을 보여주고, 옵션을 제안합니다. 혼자 판단하지 않습니다. 함께 봅니다.


채용은 요청을 받아 실행하는 게 아니라,
시장과 조직을 연결하며 구조를 설계하는 일입니다.
그 설계는 혼자 할 수 없습니다. 반드시 함께해야 합니다.




요약

1. 중간 싱크는 시장의 반응을 데이터 기반으로 HM과 공유하고, 옵션을 제안하는 시간이다.
2. 옵션 제안의 전제조건은 데이터와 HM과의 평소 신뢰다.




이전 07화우리에게 필요한 인재를 정의하는 방법