brunch

InfluxDB로 알아보는 time-series DB

3. 데이터 가시화 - Chronograf 설치, 연결하기

by 임성현

Chronograf는 시계열 데이터에 최적화된 chart, dashboard를 제공하는 툴입니다. InfluxDB, Telegraf는 MIT라이선스로 오픈소스이지만, Chronograf는 closed-source 툴입니다. freeware인 것은 맞지만 다수의 사용자, 다양하게 활용하려면 추후 과금체계가 만들어지면 이를 따를 것으로 보입니다. (참조: https://influxdb.com/blog/2015/07/07/Announcing-Chronograf-a-data-visualization-tool-for-InfluxDB.html)


Chronograf를 설치하려면

1. brew update(이전 글을 참조하세요.)

2. brew install homebrew/binary/chronograf 입력

스크린샷 2016-01-02 오후 9.04.56.png

설치가 되었으면 이제 실행해보겠습니다.

스크린샷 2016-01-02 오후 9.06.16.png

http://localhost:10000 에 접근하면 chronograf의 화면을 볼 수 있습니다.

스크린샷 2016-01-02 오후 9.07.56.png

서버 연결을 하려면, 우측 상단에 기어 표시를 클릭하고 Server를 선택합니다.

스크린샷 2016-01-02 오후 9.08.48.png

다음과 같이 입력하고 Add버튼을 클릭합니다.

스크린샷 2016-01-02 오후 9.11.32.png

연결에 문제가 있으면 경고창이 나타나고, 그렇지 않으면 다음과 같이 정상 저장됩니다.

스크린샷 2016-01-02 오후 9.12.24.png

좌측 상단에 DONE을 클릭하면 메인 화면으로 전환됩니다.


+ 표시를 클릭해서 새로운 그래프를 만들어보겠습니다.

+ 표시를 클릭하면 그래프의 이름을 입력하는데, CPU status라고 입력하고 Save 버튼을 클릭합니다.

스크린샷 2016-01-02 오후 9.14.38.png

어느 데이터베이스에서 정보를 가져올지 다음과 같이 선택하고 Apply를 클릭합니다. Default로 설정하면 이후 작업이 편해집니다.

스크린샷 2016-01-02 오후 9.15.17.png

Filter by 아래에 있는 Measurement를 선택해서 cpu_usage_system을 선택하면 바로 그래프가 나타납니다.

스크린샷 2016-01-02 오후 9.16.59.png


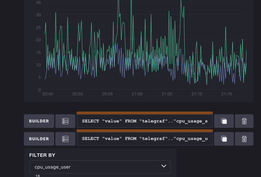
+ADD QUERY를 클릭하고 cpu_usage_user를 선택하면 다음과 같이 두 개의 값을 보여주는 그래프가 나타납니다.

스크린샷 2016-01-02 오후 9.18.33.png

오~ 그래프가 나타납니다.

맨 상단 우측에 있는 DONE > 버튼을 클릭하고 저장합니다.

다시 반복해서 mem_free 값을 사용하는 그래프를 하나 더 만들어봅니다.

그 결과는 다음과 같습니다.


스크린샷 2016-01-02 오후 9.21.47.png

이제 마지막 단계, Dashboard를 만들어보겠습니다.

상단에 있는 Dashboards를 클릭, + 버튼을 클릭하고 Macbook 이름을 가진 dashboard를 생성합니다.

Add from Existing Graphs를 클릭하면 아까 만들었던 두 개의 그래프를 선택할 수 있습니다.

스크린샷 2016-01-02 오후 9.25.20.png

두 개의 그래프를 모두 선택한 뒤 Add Graphs to Dash를 클릭하면 Macbook의 Dashboard가 완성됩니다.

그래프의 모퉁이를 선택해서 좌우 크기와 위치를 변경할 수 있습니다. 다음은 이렇게 해서 최종 결과로 완성한 모습입니다.

스크린샷 2016-01-02 오후 9.27.08.png

4회에 걸쳐 InfluxDB를 활용한 모니터링 예제를 만들어보았습니다.

대부분의 내용은 InfluxDB의 예제 화면에 나와있는 내용인데, 직접 따라 하다 보니 기존 RDB에서 작업하려면 상당한 노력과 시간이 필요했던 작업이 간단하게 작업하고 확인할 수 있다는 점에서 매우 긍정적이었습니다.

다만 다른 툴을 통해서 데이터를 수집하거나 보안, 자원 효율성 측면에서 검증할 부분이 남아있으니, 곧바로 실무에서 사용하기에는 좀 더 시간이 필요할 것 같습니다.


이 글을 보신 분들의 작은 피드백도 큰 힘이 됩니다.

감사합니다.:)


전체 목차

0. InfluxDB소개

1. Docker 기반으로 InfluxDB 설치하기

2. 데이터 수집기 - Telegraf 설치, 연결하기

3. 데이터 가시화 - Chronograf 설치, 연결하기

작가의 이전글InfluxDB로 알아보는 time-series DB