brunch

쿠버4탄-6. K8S-그라파나 Grafana

by Master Seo

본 내용은 CloudNet 에서 진행하는 주말 스터디에 참여하여 해당 내용을 참고로 작성되었습니다.
https://gasidaseo.notion.site/gasidaseo/CloudNet-Blog-c9dfa44a27ff431dafdd2edacc8a1863


목표

그라파나

시각화 해주는 그라파나 툴을 알아보자.


<1> 소개

<2> 웹 접속

<3> 공식 대시보드 가져오기

<4> NGINX로 테스트 해보기

<5> 정리



<1> 소개


시각화 툴

그라파나는 데이터 자체를 저장하지는 않는다.

데이터 소스를 프로메테우스를 사용한다.




<2> 웹 접속


1

웹 접속 : TSDB 데이터를 시각화, 다양한 데이터 형식 지원(메트릭, 로그, 트레이스 등)


2

그라파나는 시각화 솔루션으로 데이터 자체를 저장하지 않음 → 현재 실습 환경에서는 데이터 소스는 프로메테우스를 사용


3

접속 정보 확인 및 로그인 : 기본 계정


# ingress 확인

kubectl get ingress -n monitoring kube-prometheus-stack-grafana

kubectl describe ingress -n monitoring kube-prometheus-stack-grafana

echo -e "Grafana Web URL = https://grafana.$KOPS_CLUSTER_NAME"

# ingress 도메인으로 웹 접속

https://grafana.masterseo1.link




4

데이터 소스를 확인해보자.


Configuration → Data sources : 스택의 경우 자동으로 프로메테우스를 데이터 소스로 추가해둠 ← 서비스 주소 확인


http://kube-prometheus-stack-prometheus.monitoring:9090/



# 서비스 주소 확인

kubectl get svc,ep -n monitoring kube-prometheus-stack-prometheus

-bash: https://grafana.masterseo1.link: No such file or directory

(masterseo1:default) [root@kops-ec2 ~]# kubectl get svc,ep -n monitoring kube-prometheus-stack-prometheus

NAME TYPE CLUSTER-IP EXTERNAL-IP PORT(S) AGE

service/kube-prometheus-stack-prometheus ClusterIP 100.69.254.113 <none> 9090/TCP 13h

NAME ENDPOINTS AGE

endpoints/kube-prometheus-stack-prometheus 172.30.91.213:9090 13h




<3> 공식 대시보드 가져오기


1

공식 대시보드 가져오기 ?


id를 확인한다.


그라파나 > 대시보드 > 임포트 > id를 로드 한다.

import


순서

Dashboard → Import → 13770 입력 후 Load ⇒ 데이터소스(Prometheus 선택) -> Import 클릭


2

Dashboard → Import → 15757 입력 후 Load ⇒ 데이터소스(Prometheus 선택)-> Import 클릭


3

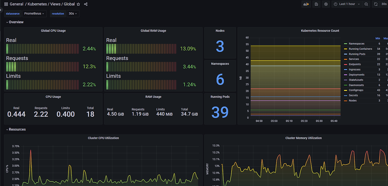
13332

Dashboard → Import → 13332 입력 후 Load ⇒ 데이터소스(Prometheus 선택) 후 Import 클릭
https://grafana.com/grafana/dashboards/13332-kube-state-metrics-v2/


4

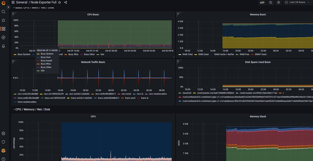
[Node Exporter Full]

Dashboard → Import → 1860 입력 후 Load ⇒ 데이터소스(prometheus: Prometheus 선택) 후 Import 클릭


5

공식 대시보드에서 검색해보자.

RDS 707 등

https://grafana.com/grafana/dashboards/?pg=docs-grafana-latest-dashboards



6

추천 대시보드

https://grafana.com/orgs/imrtfm/dashboards




<4> NGINX로 테스트 해보기


NGIN 모니터링 해보기


1

nginx 웹 서버 helm 설치

#

helm repo add bitnami https://charts.bitnami.com/bitnami


# 파라미터 파일 생성 : 서비스 모니터 방식으로 nginx 모니터링 대상을 등록하고, export 는 9113 포트 사용, nginx 웹서버 노출은 AWS CLB 기본 사용


cat <<EOT > ~/nginx-values.yaml

metrics:

enabled: true


service:

port: 9113


serviceMonitor:

enabled: true

namespace: monitoring

interval: 10s

EOT


// 메트릭 enable 한다. 9113 포트로 서비스 한다.



2

# 배포

helm install nginx bitnami/nginx --version 13.2.23 -f nginx-values.yaml


# CLB에 ExternanDNS 로 도메인 연결

kubectl annotate service nginx "external-dns.alpha.kubernetes.io/hostname=nginx.$KOPS_CLUSTER_NAME"



3

# 확인

kubectl get pod,svc,ep

kubectl get servicemonitor -n monitoring nginx

kubectl get servicemonitor -n monitoring nginx -o json | jq



4

# nginx 파드내에 컨테이너 갯수 확인

kubectl get pod -l app.kubernetes.io/instance=nginx

kubectl describe pod -l app.kubernetes.io/instance=nginx


(masterseo1:default) [root@kops-ec2 ~]# kubectl get pod -l app.kubernetes.io/instance=nginx


NAME READY STATUS RESTARTS AGE

nginx-697fd655bf-dvpxv 2/2 Running 0 7m32s

// 2/2 이다.nginx-exporter 컨테이너도 1개 같이 생긴다.



(masterseo1:default) [root@kops-ec2 ~]# kubectl describe pod -l app.kubernetes.io/instance=nginx

Name: nginx-697fd655bf-dvpxv

Namespace: default

Priority: 0

Service Account: default

Node: i-0cf34fb82a31a3da8/172.30.51.179

Start Time: Sun, 30 Apr 2023 09:45:39 +0900

Labels: app.kubernetes.io/instance=nginx

app.kubernetes.io/managed-by=Helm

app.kubernetes.io/name=nginx

helm.sh/chart=nginx-13.2.23

pod-template-hash=697fd655bf

Annotations: <none>

Status: Running

IP: 172.30.59.115

IPs:

IP: 172.30.59.115

Controlled By: ReplicaSet/nginx-697fd655bf

Containers:

nginx:

Container ID: containerd://8a9b317e5e84846b903af18e08e8b982363c099c1c0436c6dede3b0c8b637dda

Image: docker.io/bitnami/nginx:1.23.3-debian-11-r17

Image ID: docker.io/bitnami/nginx@sha256:a59c09a20b23165c099084cf603aec60924f3e91ab24f1e8969714c32344bfa3

Port: 8080/TCP

Host Port: 0/TCP

State: Running

Started: Sun, 30 Apr 2023 09:45:45 +0900

Ready: True

Restart Count: 0

Liveness: tcp-socket :http delay=30s timeout=5s period=10s #success=1 #failure=6

Readiness: tcp-socket :http delay=5s timeout=3s period=5s #success=1 #failure=3

Environment:

BITNAMI_DEBUG: false

NGINX_HTTP_PORT_NUMBER: 8080

Mounts: <none>

metrics:

Container ID: containerd://c335e6880f8bcc57dcf4fc17571853d8bb5e73ac6cb80a82a1a65305f615cb45

Image: docker.io/bitnami/nginx-exporter:0.11.0-debian-11-r44

Image ID: docker.io/bitnami/nginx-exporter@sha256:91c7e1a893011a15a5ee450c8ea3e8d21c2337f6e00ec43b7f8f1740af2ea25f

Port: 9113/TCP

Host Port: 0/TCP

Command:

/usr/bin/exporter

-nginx.scrape-uri

http://127.0.0.1:8080/status

State: Running

Started: Sun, 30 Apr 2023 09:45:51 +0900

Ready: True

Restart Count: 0

Liveness: http-get http://:metrics/metrics delay=15s timeout=5s period=10s #success=1 #failure=3

Readiness: http-get http://:metrics/metrics delay=5s timeout=1s period=10s #success=1 #failure=3

Environment: <none>

Mounts: <none>

Conditions:

Type Status

Initialized True

Ready True

ContainersReady True

PodScheduled True

Volumes: <none>

QoS Class: BestEffort

Node-Selectors: <none>

Tolerations: node.kubernetes.io/not-ready:NoExecute op=Exists for 300s

node.kubernetes.io/unreachable:NoExecute op=Exists for 300s

Events:

Type Reason Age From Message

---- ------ ---- ---- -------

Normal Scheduled 7m36s default-scheduler Successfully assigned default/nginx-697fd655bf-dvpxv to i-0cf34fb82a31a3da8

Normal Pulling 7m36s kubelet Pulling image "docker.io/bitnami/nginx:1.23.3-debian-11-r17"

Normal Pulled 7m30s kubelet Successfully pulled image "docker.io/bitnami/nginx:1.23.3-debian-11-r17" in 5.278299324s

Normal Created 7m30s kubelet Created container nginx

Normal Started 7m30s kubelet Started container nginx

Normal Pulling 7m30s kubelet Pulling image "docker.io/bitnami/nginx-exporter:0.11.0-debian-11-r44"

Normal Pulled 7m25s kubelet Successfully pulled image "docker.io/bitnami/nginx-exporter:0.11.0-debian-11-r44" in 5.67497397s

Normal Created 7m25s kubelet Created container metrics

Normal Started 7m24s kubelet Started container metrics




5

# 접속 주소 확인 및 접속

echo -e "Nginx WebServer URL = http://nginx.$KOPS_CLUSTER_NAME"


curl -s http://nginx.$KOPS_CLUSTER_NAME

--------------------------

<!DOCTYPE html>

<html>

<head>

<title>Welcome to nginx!</title>

<style>

html { color-scheme: light dark; }

body { width: 35em; margin: 0 auto;

font-family: Tahoma, Verdana, Arial, sans-serif; }

</style>



6

kubectl logs deploy/nginx -f


7

# 반복 접속

while true; do curl -s http://nginx.$KOPS_CLUSTER_NAME -I | head -n 1; date; sleep 1; done



8

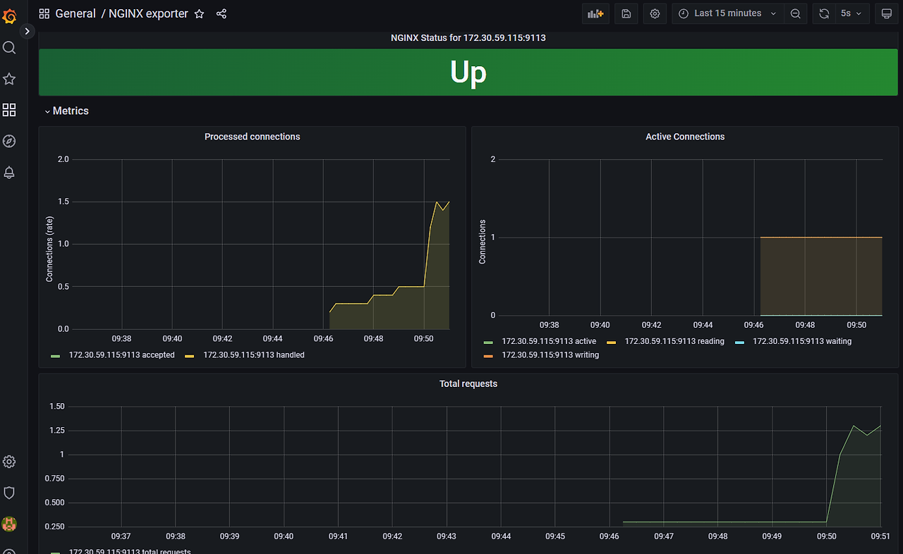
대시보드

12708


NGINX 웹서버에 컨테이너 상태를 확인한다!!!






<5> 정리


데이터 소스를 프로메테우스 사용하여 그라파나를 사용해보았다.

공식 대시보드가 참 많다. 하나 하나 사용해보자.

nginx 웹서버의 컨테이너 상태를 확인해 보았다.




다음과정

https://brunch.co.kr/@topasvga/3141




https://brunch.co.kr/@topasvga/3144


감사합니다.


keyword
작가의 이전글(책) Amazon Web Services 이야기