brunch

EKS8탄-10.EKS Autoscaling-10/17

EKS 8탄 - 5주차

by Master Seo



본 내용은 CloudNet 주말 스터디 내용을 참고로 작성되었습니다.

https://gasidaseo.notion.site/gasidaseo/CloudNet-Blog-c9dfa44a27ff431dafdd2edacc8a1863

계속 테스트하며 내용과 설명이 업데이트 됩니다.




목표

EKS 오토스케일링 이해

HPA 이해

KEDA이해

VPA이해

CA 이해

CPA 이해

Karpenter 이해


이론 1시간

실습 1시간

이론 1시간 설명후 바로 실습 진행합니다.



사전 준비 = 100번 ip허용, 모니터링 하기


0

NGSGID=$(aws ec2 describe-security-groups --filters Name=group-name,Values=*ng1* --query "SecurityGroups[*].[GroupId]" --output text)

aws ec2 authorize-security-group-ingress --group-id $NGSGID --protocol '-1' --cidr 192.168.1.100/32



1

웹프라우저로 보기 = kubeopsview로 보기

http://kubeopsview.taeho11.co.kr:8080/#scale=1.5



2

노드 뷰어 모니터링

./eks-node-viewer --resources cpu,memory



3

일반 모니터링

watch -d kubectl get deploy,rs,ingress,pods



4

메트릭 설치후 모니터링

kubectl apply -f https://github.com/kubernetes-sigs/metrics-server/releases/latest/download/components.yaml


watch -d 'kubectl get hpa,pod;echo;kubectl top pod;echo;kubectl top node'



5

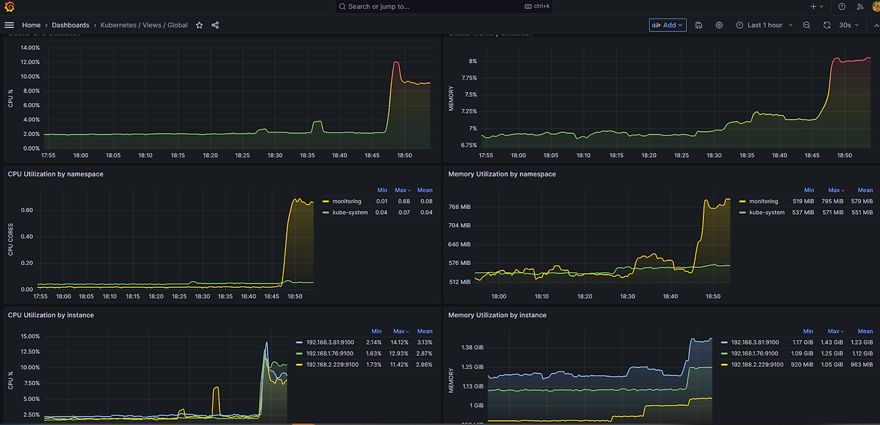
그라파나로 모니터링하기

https://grafana.taeho11.co.kr/d/k8s_views_global/kubernetes-views-global?orgId=1&refresh=30s


15757

Dashboard → New → Import → 15757



<1> myeks 원클릭 배포 - oneclick4.yaml

<2> ExternalDNS , kube-ops-view 설치

<3> 프로메테우스 & 그라파나(admin / prom-operator)

<4> eks-node-viewer 설치= 커맨드 라인에서 리소스보기

<5> Kubernetes autoscaling overview

<6> HPA - 파드수 증가 = 스케일 아웃

<7> KEDA - Kubernetes based Event Driven Autoscaler

<8> VPA - Pod 용량 증가 시키기 = 스케일 업

<9> CA - Cluster Autoscaler = 클러스터 서버수 증가

<10> CPA - Cluster Proportional Autoscaler

<11> Karpenter 실습 환경 준비를 위해서 전부 삭제




<1> myeks 원클릭 배포 - oneclick4.yaml


1

오른쪽 위에서 서울리전으로 선택하세요.

aws console login

ec2-key pair 필요

access-key /secret key 필요

도메인 하나 준비 (xxxxxxxx.co.kr )


https://console.aws.amazon.com/



2

# YAML 파일 다운로드

curl -O https://s3.ap-northeast-2.amazonaws.com/cloudformation.cloudneta.net/K8S/eks-oneclick4.yaml


https://s3.ap-northeast-2.amazonaws.com/cloudformation.cloudneta.net/K8S/eks-oneclick4.yaml



3

cloudformation 에서 yaml 파일 불러오기


https://vclock.kr/timer/#countdown=00:10:00&enabled=0&seconds=0&sound=xylophone&loop=1


4

cli로 배포 하는 경우 (선택)

# CloudFormation 스택 배포

예시) aws cloudformation deploy --template-file eks-oneclick4.yaml --stack-name myeks --parameter-overrides KeyName=kp-gasida SgIngressSshCidr=$(curl -s ipinfo.io/ip)/32 MyIamUserAccessKeyID=AKIA5... MyIamUserSecretAccessKey='CVNa2...' ClusterBaseName=myeks --region ap-northeast-2





5


Cloudformation 설명 ??


Parameters:

KeyName:

Description: Name of an existing EC2 KeyPair to enable SSH access to the instances. Linked to AWS Parameter

Type: AWS::EC2::KeyPair::KeyName

ConstraintDescription: must be the name of an existing EC2 KeyPair.

MyIamUserAccessKeyID:

Description: IAM User - AWS Access Key ID (won't be echoed)

Type: String

NoEcho: true

MyIamUserSecretAccessKey:

Description: IAM User - AWS Secret Access Key (won't be echoed)

Type: String

NoEcho: true



# EFS

EFSSG:

Type: AWS::EC2::SecurityGroup

Properties:

VpcId: !Ref EksVPC

GroupDescription: EFS Security Group

Tags:

- Key : Name

Value : !Sub ${ClusterBaseName}-EFS

SecurityGroupIngress:

- IpProtocol: tcp

FromPort: '2049'

ToPort: '2049'

CidrIp: !Ref VpcBlock


ElasticFileSystem:

Type: AWS::EFS::FileSystem

Properties:

FileSystemTags:

- Key: Name

Value: !Sub ${ClusterBaseName}-EFS

ElasticFileSystemMountTarget0:

Type: AWS::EFS::MountTarget

Properties:

FileSystemId: !Ref ElasticFileSystem

SecurityGroups:

- !Ref EFSSG

SubnetId: !Ref PublicSubnet1

ElasticFileSystemMountTarget1:

Type: AWS::EFS::MountTarget

Properties:

FileSystemId: !Ref ElasticFileSystem

SecurityGroups:

- !Ref EFSSG

SubnetId: !Ref PublicSubnet2

ElasticFileSystemMountTarget2:

Type: AWS::EFS::MountTarget

Properties:

FileSystemId: !Ref ElasticFileSystem

SecurityGroups:

- !Ref EFSSG

SubnetId: !Ref PublicSubnet3




# EKSCTL-Host

EKSEC2SG:

Type: AWS::EC2::SecurityGroup

Properties:

GroupDescription: eksctl-host Security Group

VpcId: !Ref EksVPC

Tags:

- Key: Name

Value: !Sub ${ClusterBaseName}-HOST-SG

SecurityGroupIngress:

- IpProtocol: '-1'

#FromPort: '22'

#ToPort: '22'

CidrIp: !Ref SgIngressSshCidr


EKSEC2:

Type: AWS::EC2::Instance

Properties:

InstanceType: !Ref MyInstanceType

ImageId: !Ref LatestAmiId

KeyName: !Ref KeyName

Tags:

- Key: Name

Value: !Sub ${ClusterBaseName}-bastion-EC2

NetworkInterfaces:

- DeviceIndex: 0

SubnetId: !Ref PublicSubnet1

GroupSet:

- !Ref EKSEC2SG

AssociatePublicIpAddress: true

PrivateIpAddress: 192.168.1.100

BlockDeviceMappings:

- DeviceName: /dev/xvda

Ebs:

VolumeType: gp3

VolumeSize: 30

DeleteOnTermination: true

UserData:

Fn::Base64:

!Sub |

#!/bin/bash

hostnamectl --static set-hostname "${ClusterBaseName}-bastion-EC2"


# Config convenience

echo 'alias vi=vim' >> /etc/profile

echo "sudo su -" >> /home/ec2-user/.bashrc


# Change Timezone

sed -i "s/UTC/Asia\/Seoul/g" /etc/sysconfig/clock

ln -sf /usr/share/zoneinfo/Asia/Seoul /etc/localtime


# Install Packages

cd /root

yum -y install tree jq git htop lynx amazon-efs-utils


# Install kubectl & helm

#curl -O https://s3.us-west-2.amazonaws.com/amazon-eks/1.26.2/2023-03-17/bin/linux/amd64/kubectl

curl -O https://s3.us-west-2.amazonaws.com/amazon-eks/1.25.7/2023-03-17/bin/linux/amd64/kubectl

install -o root -g root -m 0755 kubectl /usr/local/bin/kubectl

curl -s https://raw.githubusercontent.com/helm/helm/master/scripts/get-helm-3 | bash


# Install eksctl

curl --silent --location "https://github.com/weaveworks/eksctl/releases/latest/download/eksctl_$(uname -s)_amd64.tar.gz" | tar xz -C /tmp

mv /tmp/eksctl /usr/local/bin


# Install aws cli v2

curl "https://awscli.amazonaws.com/awscli-exe-linux-x86_64.zip" -o "awscliv2.zip"

unzip awscliv2.zip >/dev/null 2>&1

sudo ./aws/install

complete -C '/usr/local/bin/aws_completer' aws

echo 'export AWS_PAGER=""' >>/etc/profile

export AWS_DEFAULT_REGION=${AWS::Region}

echo "export AWS_DEFAULT_REGION=$AWS_DEFAULT_REGION" >> /etc/profile


# Install YAML Highlighter

wget https://github.com/andreazorzetto/yh/releases/download/v0.4.0/yh-linux-amd64.zip

unzip yh-linux-amd64.zip

mv yh /usr/local/bin/


# Install krew

curl -LO https://github.com/kubernetes-sigs/krew/releases/download/v0.4.3/krew-linux_amd64.tar.gz

tar zxvf krew-linux_amd64.tar.gz

./krew-linux_amd64 install krew

export PATH="$PATH:/root/.krew/bin"

echo 'export PATH="$PATH:/root/.krew/bin"' >> /etc/profile


# Install krew plugin

kubectl krew install ctx ns get-all df-pv # ktop mtail tree



# Install kube-ps1

echo 'source <(kubectl completion bash)' >> /etc/profile

echo 'alias k=kubectl' >> /etc/profile

echo 'complete -F __start_kubectl k' >> /etc/profile


git clone https://github.com/jonmosco/kube-ps1.git /root/kube-ps1

cat <<"EOT" >> /root/.bash_profile

source /root/kube-ps1/kube-ps1.sh

KUBE_PS1_SYMBOL_ENABLE=false

function get_cluster_short() {

echo "$1" | cut -d . -f1

}

KUBE_PS1_CLUSTER_FUNCTION=get_cluster_short

KUBE_PS1_SUFFIX=') '

PS1='$(kube_ps1)'$PS1

EOT



# Install Docker

amazon-linux-extras install docker -y

systemctl start docker && systemctl enable docker


# Setting EFS Filesystem

mkdir -p /mnt/myefs

echo "export EfsFsId=${ElasticFileSystem}" >> /etc/profile


# Create SSH Keypair

ssh-keygen -t rsa -N "" -f /root/.ssh/id_rsa


# IAM User Credentials

export AWS_ACCESS_KEY_ID=${MyIamUserAccessKeyID}

export AWS_SECRET_ACCESS_KEY=${MyIamUserSecretAccessKey}

export AWS_DEFAULT_REGION=${AWS::Region}

export ACCOUNT_ID=$(aws sts get-caller-identity --query 'Account' --output text)

echo "export AWS_ACCESS_KEY_ID=$AWS_ACCESS_KEY_ID" >> /etc/profile

echo "export AWS_SECRET_ACCESS_KEY=$AWS_SECRET_ACCESS_KEY" >> /etc/profile

echo "export AWS_REGION=$AWS_DEFAULT_REGION" >> /etc/profile

echo "export AWS_DEFAULT_REGION=$AWS_DEFAULT_REGION" >> /etc/profile

echo "export ACCOUNT_ID=$(aws sts get-caller-identity --query 'Account' --output text)" >> /etc/profile


# CLUSTER_NAME

export CLUSTER_NAME=${ClusterBaseName}

echo "export CLUSTER_NAME=$CLUSTER_NAME" >> /etc/profile


# K8S Version

export KUBERNETES_VERSION=${KubernetesVersion}

echo "export KUBERNETES_VERSION=$KUBERNETES_VERSION" >> /etc/profile



# Create EKS Cluster & Nodegroup

eksctl create cluster --name $CLUSTER_NAME --region=$AWS_DEFAULT_REGION --nodegroup-name=ng1 --node-type=${WorkerNodeInstanceType} --nodes ${WorkerNodeCount} --node-volume-size=${WorkerNodeVolumesize} --vpc-public-subnets "$PubSubnet1","$PubSubnet2","$PubSubnet3" --version ${KubernetesVersion} --max-pods-per-node 50 --ssh-access --ssh-public-key /root/.ssh/id_rsa.pub --with-oidc --external-dns-access --full-ecr-access --asg-access --dry-run > myeks.yaml

sed -i 's/certManager: false/certManager: true/g' myeks.yaml

#sed -i 's/ebs: false/ebs: true/g' myeks.yaml

sed -i 's/cloudWatch: false/cloudWatch: true/g' myeks.yaml

cat <<EOT >> myeks.yaml

addons:

- name: vpc-cni # no version is specified so it deploys the default version

version: latest # auto discovers the latest available

attachPolicyARNs:

- arn:aws:iam::aws:policy/AmazonEKS_CNI_Policy

- name: kube-proxy

version: latest

- name: coredns

version: latest

# - name: aws-ebs-csi-driver

# wellKnownPolicies: # add IAM and service account

# ebsCSIController: true

EOT

cat <<EOT > irsa.yaml

serviceAccounts:

- metadata:

name: aws-load-balancer-controller

namespace: kube-system

wellKnownPolicies:

awsLoadBalancerController: true

- metadata:

name: efs-csi-controller-sa

namespace: kube-system

wellKnownPolicies:

efsCSIController: true

EOT

sed -i -n -e '/withOIDC/r irsa.yaml' -e '1,$p' myeks.yaml

cat <<EOT > precmd.yaml

preBootstrapCommands:

- "yum install nvme-cli links tree jq tcpdump sysstat -y"

EOT

sed -i -n -e '/instanceType/r precmd.yaml' -e '1,$p' myeks.yaml

nohup eksctl create cluster -f myeks.yaml --verbose 4 --kubeconfig "/root/.kube/config" 1> /root/create-eks.log 2>&1 &


echo 'cloudinit End!'


Outputs:

eksctlhost:

Value: !GetAtt EKSEC2.PublicIp


// AWS console > Cloudformation Output에서 확인




6

bastion-ec2 에 로그온해서 master, node 서버들이 만들어지는지 모니터링 하자.


# EC2 인스턴스 모니터링

while true; do aws ec2 describe-instances --query "Reservations[*].Instances[*].{PublicIPAdd:PublicIpAddress,InstanceName:Tags[?Key=='Name']|[0].Value,Status:State.Name}" --output text | sort; echo "------------------------------" ;date; sleep 3; done


(15분 걸림)



7

콘솔에서 생성 확인

ec2 생성확인 , ec2 생성하고 3분후에 노드들 사용이 가능하다.

(노드 서버 생성 3분후 노드로 kubectl 명령어로 조회가 가능하다.)


while true ; do kubectl get nodes ;echo "-----------";date; sleep 2 ;done



8

3분후

접속 확인

k get nodes



30분되면 사용가능.




9

다른 터미널에서 모니터링

watch -d kubectl get deploy,rs,pods -A


Every 2.0s: kubectl get deploy,rs,pods -A Wed Jun 7 21:43:53 2023

NAMESPACE NAME READY UP-TO-DATE AVAILABLE AGE

kube-system deployment.apps/coredns 2/2 2 2 12m


NAMESPACE NAME DESIRED CURRENT READY AGE

kube-system replicaset.apps/coredns-6777fcd775 2 2 2 30s

kube-system replicaset.apps/coredns-dc4979556 0 0 0 12m


NAMESPACE NAME READY STATUS RESTARTS AGE

kube-system pod/aws-node-g8lfk 1/1 Running 0 3m3s

kube-system pod/aws-node-wsrfd 1/1 Running 0 2m56s

kube-system pod/aws-node-zbrpf 1/1 Running 0 3m3s

kube-system pod/coredns-6777fcd775-f8j5j 1/1 Running 0 30s

kube-system pod/coredns-6777fcd775-wsj22 1/1 Running 0 30s

kube-system pod/kube-proxy-44mht 1/1 Running 0 81s

kube-system pod/kube-proxy-4b4z8 1/1 Running 0 84s

kube-system pod/kube-proxy-cc56d 1/1 Running 0 78s



10

실습시 새탭으로 보기 사용





<2> ExternalDNS , kube-ops-view 설치


1

# ExternalDNS

로드밸런서등 URL을 가진 도메인의 URL로 변경시켜줌 = 짧게 바꿔줌 = 자동으로 변경해줌.



2

# default 네임스페이스 적용

kubectl ns default



3

설정법

MyDomain=<자신의 도메인>

echo "export MyDomain=<자신의 도메인>" >> /etc/profile


MyDomain= masterseo1.link

echo "export MyDomain=masterseo1.link" >> /etc/profile


MyDnzHostedZoneId=$(aws route53 list-hosted-zones-by-name --dns-name "${MyDomain}." --query "HostedZones[0].Id" --output text)


echo $MyDomain, $MyDnzHostedZoneId


curl -s -O https://raw.githubusercontent.com/gasida/PKOS/main/aews/externaldns.yaml


MyDomain=$MyDomain MyDnzHostedZoneId=$MyDnzHostedZoneId envsubst < externaldns.yaml | kubectl apply -f -



external-dns 디플로이먼트가 생김



4

# kube-ops-view

웹브라우저에서 노드와 파드를 쉽게 볼수 있도록 해줌

1700 옵스뷰.png



helm repo add geek-cookbook https://geek-cookbook.github.io/charts/


helm install kube-ops-view geek-cookbook/kube-ops-view --version 1.2.2 --set env.TZ="Asia/Seoul" --namespace kube-system


kubectl patch svc -n kube-system kube-ops-view -p '{"spec":{"type":"LoadBalancer"}}'


kubectl annotate service kube-ops-view -n kube-system "external-dns.alpha.kubernetes.io/hostname=kubeopsview.$MyDomain"


echo -e "Kube Ops View URL = http://kubeopsview.$MyDomain:8080/#scale=1.5"



5

svc EXTERNAL-IP URL 로 접속


8080으로 접속하기



6

svc EXTERNAL-IP URL 로 접속

8080으로 접속하기




8

# AWS LB Controller


helm repo add eks https://aws.github.io/eks-charts


helm repo update


helm install aws-load-balancer-controller eks/aws-load-balancer-controller -n kube-system --set clusterName=$CLUSTER_NAME --set serviceAccount.create=false --set serviceAccount.name=aws-load-balancer-controller



9

kube-system에 aws-load-balancer-controller 2개 생성됨.



10

# 노드 보안그룹 ID 확인

NGSGID=$(aws ec2 describe-security-groups --filters Name=group-name,Values='*ng1*' --query "SecurityGroups[*].[GroupId]" --output text)

aws ec2 authorize-security-group-ingress --group-id $NGSGID --protocol '-1' --cidr 192.168.1.100/32





<3> 프로메테우스 & 그라파나(admin / prom-operator) 설치


1

대시보드 추천 3개

15757 17900 15172



2

# 사용 리전의 인증서 ARN 확인


AWS ACM에서 인증서 하나 만든다.

*.masterseo0.link

route53에서 설정 - 정상 동작 확인



CERT_ARN=`aws acm list-certificates --query 'CertificateSummaryList[].CertificateArn[]' --output text`

echo $CERT_ARN


echo $MyDomain


MyDomain=masterseo1.link




3

# prometheus repo 추가

helm repo add prometheus-community https://prometheus-community.github.io/helm-charts



4

# 파라미터 파일 생성 - 정책


cat <<EOT > monitor-values.yaml

prometheus:

prometheusSpec:

podMonitorSelectorNilUsesHelmValues: false

serviceMonitorSelectorNilUsesHelmValues: false

retention: 5d

retentionSize: "10GiB"


verticalPodAutoscaler:

enabled: true


ingress:

enabled: true

ingressClassName: alb

hosts:

- prometheus.$MyDomain

paths:

- /*

annotations:

alb.ingress.kubernetes.io/scheme: internet-facing

alb.ingress.kubernetes.io/target-type: ip

alb.ingress.kubernetes.io/listen-ports: '[{"HTTPS":443}, {"HTTP":80}]'

alb.ingress.kubernetes.io/certificate-arn: $CERT_ARN

alb.ingress.kubernetes.io/success-codes: 200-399

alb.ingress.kubernetes.io/load-balancer-name: myeks-ingress-alb

alb.ingress.kubernetes.io/group.name: study

alb.ingress.kubernetes.io/ssl-redirect: '443'


grafana:

defaultDashboardsTimezone: Asia/Seoul

adminPassword: prom-operator


ingress:

enabled: true

ingressClassName: alb

hosts:

- grafana.$MyDomain

paths:

- /*

annotations:

alb.ingress.kubernetes.io/scheme: internet-facing

alb.ingress.kubernetes.io/target-type: ip

alb.ingress.kubernetes.io/listen-ports: '[{"HTTPS":443}, {"HTTP":80}]'

alb.ingress.kubernetes.io/certificate-arn: $CERT_ARN

alb.ingress.kubernetes.io/success-codes: 200-399

alb.ingress.kubernetes.io/load-balancer-name: myeks-ingress-alb

alb.ingress.kubernetes.io/group.name: study

alb.ingress.kubernetes.io/ssl-redirect: '443'


defaultRules:

create: false

kubeControllerManager:

enabled: false

kubeEtcd:

enabled: false

kubeScheduler:

enabled: false

alertmanager:

enabled: false

EOT




5

# 배포


kubectl create ns monitoring



helm install kube-prometheus-stack prometheus-community/kube-prometheus-stack --version 45.0.0 -f monitor-values.yaml --namespace monitoring



or



helm install kube-prometheus-stack prometheus-community/kube-prometheus-stack --version 45.27.2 --set prometheus.prometheusSpec.scrapeInterval='15s' --set prometheus.prometheusSpec.evaluationInterval='15s' -f monitor-values.yaml --namespace monitoring


(5분)


모니터링 네임스페이스에 프로메테우스 디플로이먼트 3개 생김.

모니터링 네임스페이스에 프로메테우스 파드들 생김.



6

# Metrics-server 배포


kubectl apply -f https://github.com/kubernetes-sigs/metrics-server/releases/latest/download/components.yaml


// kube-system 네임스페이스에 메트릭 파드 1개 생김






<4> eks-node-viewer 설치 - 커맨드 라인에서 리소스 보기



1

노드 할당 가능 용량과 요청 request 리소스 표시이다.

실제 파드 리소스 사용량이 보이는건 아니다.


https://github.com/awslabs/eks-node-viewer

https://github.com/awslabs/eks-node-viewer/releases



다운받아 사용

리눅스의 경우


wget https://github.com/awslabs/eks-node-viewer/releases/download/v0.6.0/eks-node-viewer_Linux_x86_64


chmod 755 *


./eks-node-viewer_Linux_x86_64




2

소스받아 컴파일 할 경우

# go 설치 1.19 이상 버전을 설치해야 한다.


yum install -y go


또는


rm -rf /usr/bin/go

GO_VERSION=1.19.5

curl -LO https://go.dev/dl/go${GO_VERSION}.linux-amd64.tar.gz

rm -rf /usr/local/go

tar -C /usr/local -xzf go${GO_VERSION}.linux-amd64.tar.gz

grep /usr/local/go/bin $HOME/.profile || echo 'export PATH=$PATH:/usr/local/go/bin' >> $HOME/.profile

export PATH=$PATH:/usr/local/go/bin go version

go version


컴파일


실생

./eks-node-viewer





3

명령 샘플

# Display both CPU and Memory Usage

./eks-node-viewer_Linux_x86_64 --resources cpu,memory


or

./eks-node-viewer --resources cpu,memory


node의 cpu,mem 확인, node당 pod수 확인, 노드 사양, 온디맨드인지 스팟인지 확인, 상태를 알려준다.



ln -s eks-node-viewer_Linux_x86_64 eks-node-viewer


# Karenter nodes only

./eks-node-viewer --node-selector "karpenter.sh/provisioner-name"


# Display extra labels, i.e. AZ

./eks-node-viewer --extra-labels topology.kubernetes.io/zone


# Specify a particular AWS profile and region

AWS_PROFILE=myprofile AWS_REGION=us-west-2



기본 옵션

# select only Karpenter managed nodes

node-selector=karpenter.sh/provisioner-name


# display both CPU and memory

resources=cpu,memory




<5> Kubernetes autoscaling overview


1

HPA - 사용자 요청이 늘경우 , 동일한 스팩의 pod를 여러개로 늘린다.

VPA - 서버의 스팩 올리는것 처럼, pod가 vcpu 1개인데 2개가 필요한 경우 pod의 스팩을 올려 재시작해서 생성 하는것이다.


CAS - 추가로 pod를 배포해야 하는데 노드의 리소스가 없을때, 신규 워커 노드를 배포하는것이다.
퍼블릭 클라우드 환경에서 사용 가능하다.

카펜터 - CAS의 발전된 형태가 카펜터이다.



출처 : CON324_Optimizing-Amazon-EKS-for-performance-and-cost-on-AWS.pdf


Metric 서버에 정보를 참고해 Autoscaling 된다.

30 auto1.png
40 auto2.png
50 auto4.png

https://github.com/kubernetes/autoscaler





<6> HPA - 파드를 증가 , 스케일 아웃


대시보드 - 그라파나 17125



1

파드 증가 예제

https://kubernetes.io/docs/tasks/run-application/horizontal-pod-autoscale-walkthrough/

https://docs.aws.amazon.com/eks/latest/userguide/horizontal-pod-autoscaler.html

https://kubernetes.io/docs/tasks/run-application/horizontal-pod-autoscale/#algorithm-details



2

php-apache.yaml ?

cpu 과부하를 일으키는 php


# Run and expose php-apache server


curl -s -O https://raw.githubusercontent.com/kubernetes/website/main/content/en/examples/application/php-apache.yaml


cat php-apache.yaml | yh


kubectl apply -f php-apache.yaml



3

# 확인


연산처리 = cpu 과부하를 일으킨다!!!


kubectl exec -it deploy/php-apache -- cat /var/www/html/index.php

...

<?php

$x = 0.0001;

for ($i = 0; $i <= 1000000; $i++) {

$x += sqrt($x);

}

echo "OK!";

?>



4

# 모니터링 : 터미널2개 사용

watch -d 'kubectl get hpa,pod;echo;kubectl top pod;echo;kubectl top node'

// 노드까지 모니터링 , 메트릭 파드 배포로 top 명령어 사용가능



// pod 들어가서 top 보자.

kubectl exec -it deploy/php-apache -- top

1300 pod-top.png




5

# pod 접속 해보자~~

PODIP=$(kubectl get pod -l run=php-apache -o jsonpath={.items[0].status.podIP})


curl -s $PODIP; echo

----

OK!





6

HPA 생성 및 부하 발생 후 오토 스케일링 테스트 ?

: 증가 시 기본 대기 시간(30초), 감소 시 기본 대기 시간(5분) → 조정 가능


hpa 정책을 설정한다.

# Create the HorizontalPodAutoscaler :

requests.cpu=200m (밀리코어) = 알고리즘 = 리퀘스트가 0.2 코어를 보장해준다.


# Since each pod requests 200 milli-cores by kubectl run, this means an average CPU usage of 100 milli-cores.


리퀘스트가 50% 넘으면 (100m 밀리코어= 0.1코어)이면 증가 시켜라~~

200m(밀리코어)에 50%면 100m(밀리코어)이다.

10개까지 까지 올린다.


kubectl autoscale deployment php-apache --cpu-percent=50 --min=1 --max=10


or

kubectl autoscale deployment php-apache --cpu-percent=10 --min=1 --max=10




7

watch 에서 타켓을 모니터링 하자.


watch -d 'kubectl get hpa,pod;echo;kubectl top pod;echo;kubectl top node'


TARGETS 모니터링 하자.

리플리카도 모니터링 하자.



그라파나에서 보자.

HPA 모니터링 대시보드는 17125



8

kubectl describe hpa

...

Metrics: ( current / target )

resource cpu on pods (as a percentage of request): 0% (1m) / 50%

Min replicas: 1

Max replicas: 10

Deployment pods: 1 current / 1 desired

...



9

# HPA 설정 확인


// krew로 neat 유틸을 설치한다.


kubectl krew install neat


kubectl get hpa php-apache -o yaml


// 조건 확인하자.

kubectl get hpa php-apache -o yaml | kubectl neat | yh


spec:

minReplicas: 1 # [4] 또는 최소 1개까지 줄어들 수도 있습니다

maxReplicas: 10 # [3] 포드를 최대 5개까지 늘립니다

scaleTargetRef:

apiVersion: apps/v1

kind: Deployment

name: php-apache # [1] php-apache 의 자원 사용량에서

metrics:

- type: Resource

resource:

name: cpu

target:

type: Utilization

averageUtilization: 50 # [2] CPU 활용률이 50% 이상인 경우




10

# 반복 접속 1 (파드1 IP로 접속) >> 증가 확인 후 중지


kubectl run -i --tty load-generator --rm --image=busybox:1.28 --restart=Never -- /bin/sh -c "while sleep 0.001; do wget -q -O- http://php-apache; done"


OK!OK!OK!OK!OK!OK!OK!OK!OK!OK!OK!OK!OK!OK!OK!OK!OK!OK!OK!OK!OK!OK!OK!OK!OK!O!OK!OK!OK!OK!OK!OK!OK!OK!OK!OK!OK!OK!OK!OK!OK!OK!OK!OK!OK!OK!OK!OK!OK!OK!^C



타켓이 50% 넘어가는게 보인다.

pod가 증가한다.




11

# 반복 접속 2 (서비스명 도메인으로 접속) >> 증가 확인(몇개까지 증가되는가? 그 이유는?) 후 중지 >>

전체 총합이, 증가된 pod들로도 부하가 나눠지므로 50%로 많이 넘어가지 않는다.




13

pod들이 증가한다.

최대 pod가 7개 정도까지 증가한다.




14

REPLCAS 7이다.

110 pod 7.png



그라파나

1400 그라파나.png



watch

1500 와치.png



node view

1600 노드뷰.png



cubeopsview

1700 옵스뷰.png


15

중지 5분 후 파드 갯수 감소 확인 ?

시간이 지나면 천천히 감소한다.




16

도전과제1


HPA : Autoscaling on multiple metrics and custom metrics

특정 메트릭이 올라갈때 증가 되도록 하자.

https://kubernetes.io/docs/tasks/run-application/horizontal-pod-autoscale-walkthrough/#autoscaling-on-multiple-metrics-and-custom-metrics



17

멀티 메트릭도 제공한다.


cat <<EOT > hpa22.yaml

apiVersion: autoscaling/v2

kind: HorizontalPodAutoscaler

metadata:

name: php-apache

spec:

minReplicas: 1

maxReplicas: 10

scaleTargetRef:

apiVersion: apps/v1

kind: Deployment

name: php-apache

metrics:

- type: Resource

resource:

name: cpu

target:

type: Utilization

averageUtilization: 50

- type: Pods

pods:

metric:

name: packets-per-second

target:

type: AverageValue

averageValue: 1k

- type: Object

object:

metric:

name: requests-per-second

describedObject:

apiVersion: networking.k8s.io/v1

kind: Ingress

name: main-route

target:

type: Value

value: 10k

EOT


kubectl apply -f hpa22.yaml




18

watch -d kubectl get hpa

NAME REFERENCE TARGETS MINPODS MAXPODS REPLICAS AGE

php-apache Deployment/php-apache 25%/50% 1 10 7 12m




19

#삭제

kubectl delete deploy,svc,hpa,pod --all






<7> KEDA - Kubernetes based Event Driven Autoscaler



1

이벤트 기반


기존의 HPA(Horizontal Pod Autoscaler)는 리소스(CPU, Memory) 메트릭을 기반으로 스케일 여부를 결정하게 됩니다.

반면에 KEDA는 특정 이벤트를 기반으로 스케일 여부를 결정할 수 있습니다.




2

다수의 스케일러를 지원한다.


대상 이벤트

https://keda.sh/docs/2.10/scalers/

https://keda.sh/docs/2.10/concepts/

https://devocean.sk.com/blog/techBoardDetail.do?ID=164800




3

설치

# KEDA 설치



cat <<EOT > keda-values.yaml

metricsServer:

useHostNetwork: true


prometheus:

metricServer:

enabled: true

port: 9022

portName: metrics

path: /metrics

serviceMonitor:

# Enables ServiceMonitor creation for the Prometheus Operator

enabled: true

podMonitor:

# Enables PodMonitor creation for the Prometheus Operator

enabled: true

operator:

enabled: true

port: 8080

serviceMonitor:

# Enables ServiceMonitor creation for the Prometheus Operator

enabled: true

podMonitor:

# Enables PodMonitor creation for the Prometheus Operator

enabled: true


webhooks:

enabled: true

port: 8080

serviceMonitor:

# Enables ServiceMonitor creation for the Prometheus webhooks

enabled: true

EOT




kubectl create namespace keda


helm repo add kedacore https://kedacore.github.io/charts


helm install keda kedacore/keda --version 2.10.2 --namespace keda -f keda-values.yaml





4

# 그라파나 대시보드 추가

https://github.com/kedacore/keda/blob/main/config/grafana/keda-dashboard.json



5

# KEDA 설치 확인

kubectl get-all -n keda


kubectl get all -n keda

kubectl get crd | grep keda



6

# keda 네임스페이스에 디플로이먼트 생성

kubectl apply -f php-apache.yaml -n keda


kubectl get pod -n keda


// keda 메트릭 전용 pod가 있다. KEDA 전용 메트릭서버를 사용한다!!! 수집하는게 조금 달라서




7


# ScaledObject 정책 생성 : cron

크론 스케일러이다.

정책



cat <<EOT > keda-cron.yaml

apiVersion: keda.sh/v1alpha1

kind: ScaledObject

metadata:

name: php-apache-cron-scaled

spec:

minReplicaCount: 0

maxReplicaCount: 2

pollingInterval: 30

cooldownPeriod: 300

scaleTargetRef:

apiVersion: apps/v1

kind: Deployment

name: php-apache

triggers:

- type: cron

metadata:

timezone: Asia/Seoul

start: 00,15,30,45 * * * *

end: 05,20,35,50 * * * *

desiredReplicas: "1"

EOT

kubectl apply -f keda-cron.yaml -n keda


// php-apache 파드를 0시에 시작하고 5분에 종료 , 삭제 반복 하는것이다.




8

# 모니터링

watch -d 'kubectl get ScaledObject,hpa,pod -n keda'




시나리오?

시간이 되면 ACTIVE가 TRUE로 되고, cron에 의해 파드가 생성된다.

php-apache

10분있다 pod가 종료된다.

반복





9

# 확인


k ns keda

kubectl get ScaledObject -w



[root@myeks-bastion-EC2 bin]# kubectl get ScaledObject -w

NAME SCALETARGETKIND SCALETARGETNAME MIN MAX TRIGGERS AUTHENTICATION READY ACTIVE FALLBACK AGE

php-apache-cron-scaled apps/v1.Deployment php-apache 0 2 cron True False Unknown 87s



kubectl get ScaledObject,hpa,pod -n keda



kubectl get hpa -o jsonpath={.items[0].spec} -n keda | jq

...

"metrics": [

{

"external": {

"metric": {

"name": "s0-cron-Asia-Seoul-00,15,30,45xxxx-05,20,35,50xxxx",

"selector": {

"matchLabels": {

"scaledobject.keda.sh/name": "php-apache-cron-scaled"

}

}

},

"target": {

"averageValue": "1",

"type": "AverageValue"

}

},

"type": "External"

}





10

그라파나 그래프를 확인하자!!!

시간이 지나면, 파드 생성과 파드 삭제를 반복하는 그래프가 나온다.



11

# KEDA 및 deployment 등 삭제


kubectl delete -f keda-cron.yaml -n keda && kubectl delete deploy php-apache -n keda && helm uninstall keda -n keda

kubectl delete namespace keda




12

다양한 사례 참고하세요~


https://jenakim47.tistory.com/90

https://swalloow.github.io/airflow-worker-keda-autoscaler/

https://www.youtube.com/watch?v=FPlCVVrCD64





<8> VPA - Pod 용량 증가 시키기 = 스케일 업



1

VPA 정리 블로그

https://malwareanalysis.tistory.com/603


2

특징

pod resources.request을 최대한 최적값으로 수정 - 현재 적정 값으로 수정한다.

HPA와 같이 사용 불가능하다.

수정시 파드 재실행되는 단점이 있다.

사용이 힘들다.

https://github.com/kubernetes/autoscaler/tree/master/vertical-pod-autoscaler





3

# 코드 다운로드


git clone https://github.com/kubernetes/autoscaler.git

cd ~/autoscaler/vertical-pod-autoscaler/

tree hack

스크립트 파일로 설치한다.


4

# 배포 과정에서 에러 발생 :

방안1 openssl 버전 1.1.1 up


방안2 브랜치08에서 작업

ERROR: Failed to create CA certificate for self-signing. If the error is "unknown option -addext", update your openssl version or deploy VPA from the vpa-release-0.8 branch.


# 프로메테우스 임시 파일 시스템 사용으로 재시작 시 저장 메트릭과 대시보드 정보가 다 삭제되어서 스터디 시간 실습 시나리오는 비추천


helm upgrade kube-prometheus-stack prometheus-community/kube-prometheus-stack --reuse-values --set prometheusOperator.verticalPodAutoscaler.enabled=true -n monitoring



# openssl 버전 확인

openssl version

OpenSSL 1.0.2k-fips 26 Jan 2017



# openssl 1.1.1 이상 버전 확인


yum install openssl11 -y


openssl11 version

OpenSSL 1.1.1g FIPS 21 Apr 2020



# 스크립트파일내에 openssl11 수정

sed -i 's/openssl/openssl11/g' ~/autoscaler/vertical-pod-autoscaler/pkg/admission-controller/gencerts.sh



5

# Deploy the Vertical Pod Autoscaler to your cluster with the following command.


watch -d kubectl get pod -n kube-system


cat hack/vpa-up.sh

./hack/vpa-up.sh



6

kubectl get crd | grep autoscaling

verticalpodautoscalercheckpoints.autoscaling.k8s.io 2023-05-26T06:05:11Z

verticalpodautoscalers.autoscaling.k8s.io 2023-05-26T06:05:11Z



7

그라파나 대시보드

https://grafana.com/grafana/dashboards/?search=vpa



8

예) pod가 실행되면 약 2~3분 뒤에 pod resource.reqeust가 VPA에 의해 수정

https://github.com/kubernetes/autoscaler/tree/master/vertical-pod-autoscaler/examples



9

# 공식 예제 배포

k ns default


cd ~/autoscaler/vertical-pod-autoscaler/

cat examples/hamster.yaml | yh

kubectl apply -f examples/hamster.yaml && kubectl get vpa -w


// -w 옵션으로 여러 이벤트 정보를 볼수 있다.




10

# 파드 리소스 Requestes 확인


kubectl describe pod | grep Requests: -A2


Requests:

cpu: 100m

memory: 50Mi

--

Requests:

cpu: 587m

memory: 262144k

--

Requests:

cpu: 587m

memory: 262144k


//3번째가 CPU와 메모리가 스케일 업이 되었다.

120 pod-v.png



11

# VPA에 의해 기존 파드 '삭제'되고 신규 파드가 생성됨


kubectl get events --sort-by=".metadata.creationTimestamp" | grep VPA

2m16s Normal EvictedByVPA pod/hamster-5bccbb88c6-s6jkp Pod was evicted by VPA Updater to apply resource recommendation.

76s Normal EvictedByVPA pod/hamster-5bccbb88c6-jc6gq Pod was evicted by VPA Updater to apply resource recommendation.




13

삭제


kubectl delete -f examples/hamster.yaml && cd ~/autoscaler/vertical-pod-autoscaler/ && ./hack/vpa-down.sh




14

신규 서비스 KRR

Prometheus-based Kubernetes Resource Recommendations

프로 메테우스 기반 리소스 추천.

측정해서 권고를 해주는 서비스이다.


https://github.com/robusta-dev/krr#getting-started

https://www.youtube.com/watch?v=uITOzpf82RY






<9> CA - Cluster Autoscaler = 클러스터 서버 증가


1

파드를 배포할 노드가 없는 경우, 노드를 증가 시켜준다.

신규 노드 중가 하는것이다.

태그가 있어야 증가 한다. (eksctl로 배포하면 자동으로 들어가 있다.)


ec2에 2개 태그 필수

k8s.io/cluster-autoscaler/enable

k8s.io/cluster-autoscaler/myeks



https://github.com/kubernetes/autoscaler/blob/master/cluster-autoscaler/cloudprovider/aws/README.md

https://archive.eksworkshop.com/beginner/080_scaling/deploy_ca/

https://artifacthub.io/packages/helm/cluster-autoscaler/cluster-autoscaler




2

# 현재 autoscaling(ASG) 정보 확인

# aws autoscaling describe-auto-scaling-groups --query "AutoScalingGroups[? Tags[? (Key=='eks:cluster-name') && Value=='클러스터이름']].[AutoScalingGroupName, MinSize, MaxSize,DesiredCapacity]" --output table



aws autoscaling describe-auto-scaling-groups --query "AutoScalingGroups[? Tags[? (Key=='eks:cluster-name') && Value=='myeks']].[AutoScalingGroupName, MinSize, MaxSize,DesiredCapacity]" --output table


-----------------------------------------------------------------

| DescribeAutoScalingGroups |

+------------------------------------------------+----+----+----+

| eks-ng1-44c41109-daa3-134c-df0e-0f28c823cb47 | 3 | 3 | 3 |

+------------------------------------------------+----+----+----+



3

# MaxSize 6개로 수정 해보자.


export ASG_NAME=$(aws autoscaling describe-auto-scaling-groups --query "AutoScalingGroups[? Tags[? (Key=='eks:cluster-name') && Value=='myeks']].AutoScalingGroupName" --output text)

aws autoscaling update-auto-scaling-group --auto-scaling-group-name ${ASG_NAME} --min-size 3 --desired-capacity 3 --max-size 6



# 확인

aws autoscaling describe-auto-scaling-groups --query "AutoScalingGroups[? Tags[? (Key=='eks:cluster-name') && Value=='myeks']].[AutoScalingGroupName, MinSize, MaxSize,DesiredCapacity]" --output table

-----------------------------------------------------------------

| DescribeAutoScalingGroups |

+------------------------------------------------+----+----+----+

| eks-ng1-c2c41e26-6213-a429-9a58-02374389d5c3 | 3 | 6 | 3 |

+------------------------------------------------+----+----+----+



4

# 배포 : Deploy the Cluster Autoscaler (CA)

curl -s -O https://raw.githubusercontent.com/kubernetes/autoscaler/master/cluster-autoscaler/cloudprovider/aws/examples/cluster-autoscaler-autodiscover.yaml


sed -i "s/<YOUR CLUSTER NAME>/$CLUSTER_NAME/g" cluster-autoscaler-autodiscover.yaml

kubectl apply -f cluster-autoscaler-autodiscover.yaml



# 확인

kubectl get pod -n kube-system | grep cluster-autoscaler

cluster-autoscaler-74785c8d45-vkdvr 1/1 Running 0 15s



kubectl describe deployments.apps -n kube-system cluster-autoscaler



5

# (옵션) cluster-autoscaler 파드가 동작하는 워커 노드가 퇴출(evict) 되지 않게 설정

kubectl -n kube-system annotate deployment.apps/cluster-autoscaler cluster-autoscaler.kubernetes.io/safe-to-evict="false"




6

CALE A CLUSTER WITH Cluster Autoscaler(CA)

https://archive.eksworkshop.com/beginner/080_scaling/test_ca/


# 모니터링

kubectl get nodes -w


while true; do kubectl get node; echo "------------------------------" ; date ; sleep 1; done


while true; do aws ec2 describe-instances --query "Reservations[*].Instances[*].{PrivateIPAdd:PrivateIpAddress,InstanceName:Tags[?Key=='Name']|[0].Value,Status:State.Name}" --filters Name=instance-state-name,Values=running --output text ; echo "------------------------------"; date; sleep 1; done



7

# Deploy a Sample App

# We will deploy an sample nginx application as a ReplicaSet of 1 Pod


cat <<EoF> nginx.yaml

apiVersion: apps/v1

kind: Deployment

metadata:

name: nginx-to-scaleout

spec:

replicas: 1

selector:

matchLabels:

app: nginx

template:

metadata:

labels:

service: nginx

app: nginx

spec:

containers:

- image: nginx

name: nginx-to-scaleout

resources:

limits:

cpu: 500m

memory: 512Mi

requests:

cpu: 500m

memory: 512Mi

EoF


kubectl apply -f nginx.yaml

kubectl get deployment/nginx-to-scaleout



8

# Scale our ReplicaSet

# Let’s scale out the replicaset to 15

kubectl scale --replicas=15 deployment/nginx-to-scaleout && date


// 워커 노드가 감당이 안되어 , 노드가 증가 한다!!!

// cpu 용량이 부족하다. 그래서 노드가 증가 한다.

// 증설에 1분 정도 걸린다. 느리다.



9

# 확인

kubectl get pods -l app=nginx -o wide --watch


kubectl -n kube-system logs -f deployment/cluster-autoscaler



10

# 노드 자동 증가 확인

kubectl get nodes


aws autoscaling describe-auto-scaling-groups --query "AutoScalingGroups[? Tags[? (Key=='eks:cluster-name') && Value=='myeks']].[AutoScalingGroupName, MinSize, MaxSize,DesiredCapacity]" --output table


11

./eks-node-viewer




12

# 디플로이먼트 삭제

kubectl delete -f nginx.yaml && date


# 노드 갯수 축소 : 기본은 10분 후 scale down 됨,

물론 아래 flag 로 시간 수정 가능 >> 그러니 디플로이먼트 삭제 후 10분 기다리고 나서 보자!



# By default, cluster autoscaler will wait 10 minutes between scale down operations,

# you can adjust this using the --scale-down-delay-after-add, --scale-down-delay-after-delete,

# and --scale-down-delay-after-failure flag.

# E.g. --scale-down-delay-after-add=5m to decrease the scale down delay to 5 minutes after a node has been added.



13

# 터미널1 모니터링

watch -d kubectl get node



14

삭제

위 실습 중 디플로이먼트 삭제 후 10분 후 노드 갯수 축소되는 것을 확인 후 아래 삭제를 해보자! >>

만약 바로 아래 CA 삭제 시 워커 노드는 4개 상태가 되어서 수동으로 2대 변경 하자!


kubectl delete -f nginx.yaml



15

# size 수정

aws autoscaling update-auto-scaling-group --auto-scaling-group-name ${ASG_NAME} --min-size 3 --desired-capacity 3 --max-size 3


aws autoscaling describe-auto-scaling-groups --query "AutoScalingGroups[? Tags[? (Key=='eks:cluster-name') && Value=='myeks']].[AutoScalingGroupName, MinSize, MaxSize,DesiredCapacity]" --output table



16

# Cluster Autoscaler 삭제

kubectl delete -f cluster-autoscaler-autodiscover.yaml



17

CA 문제점 ?

하나의 자원에 대해 두군데 (AWS ASG vs AWS EKS)에서 각자의 방식으로 관리하여 문제가 발생함.

⇒ 관리 정보가 서로 동기화되지 않아 다양한 문제 발생한다.





<10> CPA - Cluster Proportional Autoscaler



1

node가 늘어나면 파드가 자동 확장 되는것이다.

노드 수 증가에 비례하여 성능 처리가 필요한 애플리케이션(컨테이너/파드)를 수평으로 자동 확장

예) core dns


https://github.com/kubernetes-sigs/cluster-proportional-autoscaler

https://www.eksworkshop.com/docs/autoscaling/workloads/cluster-proportional-autoscaler/


참고 블로그

https://malwareanalysis.tistory.com/604



2

# helm차트로 설치가능하다.

디플로이먼트 부터 생성후 사용가능하다.


helm repo add cluster-proportional-autoscaler https://kubernetes-sigs.github.io/cluster-proportional-autoscaler



# CPA규칙을 설정하고 helm차트를 릴리즈 필요


helm upgrade --install cluster-proportional-autoscaler cluster-proportional-autoscaler/cluster-proportional-autoscaler

Release "cluster-proportional-autoscaler" does not exist. Installing it now.

Error: execution error at (cluster-proportional-autoscaler/templates/deployment.yaml:3:3): options.target must be one of deployment, replicationcontroller, or replicaset



3

# nginx 디플로이먼트 배포


cat <<EOT > cpa-nginx.yaml

apiVersion: apps/v1

kind: Deployment

metadata:

name: nginx-deployment

spec:

replicas: 1

selector:

matchLabels:

app: nginx

template:

metadata:

labels:

app: nginx

spec:

containers:

- name: nginx

image: nginx:latest

resources:

limits:

cpu: "100m"

memory: "64Mi"

requests:

cpu: "100m"

memory: "64Mi"

ports:

- containerPort: 80

EOT

kubectl apply -f cpa-nginx.yaml



4

# CPA 규칙 설정


노드가 1개면 , 파드가 1개 뜨게 하고

워커노드가 3개이면, 파드가 3개

워커노드가 4개이면, 파드가 3개

워커 보드가 5개면 파드도 5개가 되도록 정책을 정함.



cat <<EOF > cpa-values.yaml

config:

ladder:

nodesToReplicas:

- [1, 1]

- [2, 2]

- [3, 3]

- [4, 3]

- [5, 5]

options:

namespace: default

target: "deployment/nginx-deployment"

EOF



5

# 모니터링

watch -d kubectl get pod



6

# helm 업그레이드

helm upgrade --install cluster-proportional-autoscaler -f cpa-values.yaml cluster-proportional-autoscaler/cluster-proportional-autoscaler



7

# 노드 5개로 증가

export ASG_NAME=$(aws autoscaling describe-auto-scaling-groups --query "AutoScalingGroups[? Tags[? (Key=='eks:cluster-name') && Value=='myeks']].AutoScalingGroupName" --output text)


aws autoscaling update-auto-scaling-group --auto-scaling-group-name ${ASG_NAME} --min-size 5 --desired-capacity 5 --max-size 5


aws autoscaling describe-auto-scaling-groups --query "AutoScalingGroups[? Tags[? (Key=='eks:cluster-name') && Value=='myeks']].[AutoScalingGroupName, MinSize, MaxSize,DesiredCapacity]" --output table


-----------------------------------------------------------------

| DescribeAutoScalingGroups |

+------------------------------------------------+----+----+----+

| eks-ng1-5cc42b27-9865-214a-8e75-15dacc7b9c5a | 5 | 5 | 5 |

+------------------------------------------------+----+----+----+




결과?

nginx pod도 5개가 만들어진다.

130 5.png




8

# 노드 4개로 축소

aws autoscaling update-auto-scaling-group --auto-scaling-group-name ${ASG_NAME} --min-size 4 --desired-capacity 4 --max-size 4


aws autoscaling describe-auto-scaling-groups --query "AutoScalingGroups[? Tags[? (Key=='eks:cluster-name') && Value=='myeks']].[AutoScalingGroupName, MinSize, MaxSize,DesiredCapacity]" --output table

-----------------------------------------------------------------

| DescribeAutoScalingGroups |

+------------------------------------------------+----+----+----+

| eks-ng1-5cc42b27-9865-214a-8e75-15dacc7b9c5a | 4 | 4 | 4 |

+------------------------------------------------+----+----+----+



노드 1개가 제거 되고 있다.



2분후

노드는 4개, 파드는 3개



9

helm uninstall cluster-proportional-autoscaler && kubectl delete -f cpa-nginx.yam





<11> Karpenter 실습 환경 준비를 위해서 전부 삭제


1

EKS를 전부 삭제하고 다시 생성한다.



Helm Chart 삭제


helm uninstall -n kube-system kube-ops-view

helm uninstall -n monitoring kube-prometheus-stack



2

eksctl delete cluster --name $CLUSTER_NAME && aws cloudformation delete-stack --stack-name $CLUSTER_NAME



3

삭제


NATGW도 확인하고 삭제 하자!!!


ACM도 삭제 필요


ALB(Ingress)가 잘 삭제가 되지 않을 경우 수동으로 ALB와 TG를 삭제하고, 이후 VPC를 직접 삭제해주자 → 이후 다시 CloudFormation 스택을 삭제하면 됨

콘솔가서 로드 밸런서등 삭제 확인하자.






다음 보기

https://brunch.co.kr/@topasvga/3298



전체 보기

https://brunch.co.kr/@topasvga/3217



감사합니다.


매거진의 이전글EKS 8탄-3주차-EKS- Istio