brunch

페이스북 광고 집행 단숨에 훑어보기

적은 비용으로 하는 콘텐츠 마케팅

by 유장준

홈페이지와 블로그에 콘텐츠를 열심히 포스팅한다고 해서 누가 봐주는 것은 아니다. 무형의 콘텐츠도 하드웨어와 똑같다. 만들었으면 홍보를 해야 한다. 따라서 콘텐츠를 제작했으면 그것을 적절하게 노출시키는 것이 필요하다. 물론 가만히 있어도 언젠가는 알아줄 수 있을지 몰라도 그러기에는 우리에게 주어진 시간이 많지 않다. 콘텐츠 노출을 촉진시키는 방법 중 그래도 현존하는 가장 효율적인 방법이 바로 페이스북 광고다. 인플루언서 마케팅과 키워드 광고는 돈이 많이 든다. 반면 페이스북 광고는 비용 대비해서 가장 효과적이고 소액으로도 얼마든지 가능하다는 게 큰 장점이다. 심지어 몇천 원짜리 광고를 단 하루 동안만 집행할 수도 있으니 소규모 비즈니스 사업자에게 얼마나 좋은가? 그리고 주로 온라인을 기반으로 하는 인바운드 마케팅의 취지에도 맞고, 광고 관리자 페이지에서 캠페인 결과를 과학적으로 분석할 수가 있다. 페이스북 '광고 관리자' 계정에 접속하고 페이스북에서 가이드하는 대로 그대로 따라가면 광고 캠페인을 쉽게 만들 수 있다. 처음에는 조금 복잡해 보여도 차근차근 클릭클릭하면서 따라가면 금방 익힐 수 있을 것이다. 광고 집행 진행 과정을 아래에 간략히 캡처하였다.


(1) 광고 캠페인 만들기

광고 캠페인을 제작하는 방식은 2가지가 있다. 하나는 '간편 제작 모드' 즉 아주 필수적인 옵션만 선택해서 페이스북이 추천하는 대로 광고하는 방식, 다른 하나는 '단계별 가이드 모드'로 세부적인 타겟과 예산을 내가 원하는 대로 조절하는 방식이다. 아래 그림은 두 번째 방법인데, 처음에는 광고를 하려는 목표, 즉 마케팅 목표를 정하는 것으로 시작한다. 예를 들어 잠재 고객들에게 인지도를 높이려고 하는 건지, 댓글, 공유, 좋아요 등 잠재 고객들의 참여를 유도하려는 건지를 정하는 거다. 이 선택에 따라 페이스북은 그에 맞는 광고 캠페인을 제안해 준다.

3.4.1. 새캠페인만들기.jpg 페이스북 광고 - 광고 캠페인 만들기 화면

(2) 타겟 만들기

온라인 광고를 할 때 타겟은 매우 중요하다. 쉽게 말해 내 광고 캠페인을 누구에게 노출시킬 것인지 정하는 것이다. 위치, 연령, 성별의 범위를 정할 수 있는 것은 당연하고, 잠재 고객들의 관심사에 맞춰 노출 타겟을 정할 수도 있다. 이를 상세 타게팅이라고 하는데, 인구통계학적 특성, 관심사 또는 행동을 분류하여 선택할 수 있다. 이는 페이스북 광고의 최대 장점이라고 할 수 있는데, 전통적인 광고 기법에 비해 정밀 타겟, 즉 조준 사격을 할 수 있어서 좋다. 페이스북의 광고 알고리즘, 그러니까 사람들이 페이스북에 들어와 콘텐츠를 조회를 하고 좋아요를 누르는 등의 행동을 계속 모니터링하기 때문에 가능한 일이다.

3.4.2. 새타겟만들기.jpg 페이스북 광고 - 타겟 설정 화면

(3) 광고 미리보기와 계정 선택

마지막 단계는, 내가 집행하는 광고가 어떤 식으로 보이는지 확인하는 과정이다. 페이스북 데스크톱 뉴스피드, 모바일 뉴스피드에서 각각 어떻게 노출되는지 미리 볼 수 있다. 그리고 페이스북이 인스타그램을 인수했으므로 인스타그램에도 동시에 노출시킬 수 있으니 일석이조다. 계정과 캠페인 크리에이티브를 확인했다면 이제 광고 게시에 대한 승인을 요청하면 된다. 승인 과정은 짧게는 몇십 분에서 길게는 하루가 걸리기도 하는데, 인지력이 떨어지는 무분별한 광고를 걸러내기 위함이다. 예를 들어, 광고 캠페인 전체 화면 중에 글자가 너무 많을 경우 광고의 효과가 떨어진다고 판단하여 승인을 반려할 때가 있다.

3.4.3. 대표계정선택.jpg 페이스북 광고 - 광고 미리보기와 계정 선택 화면

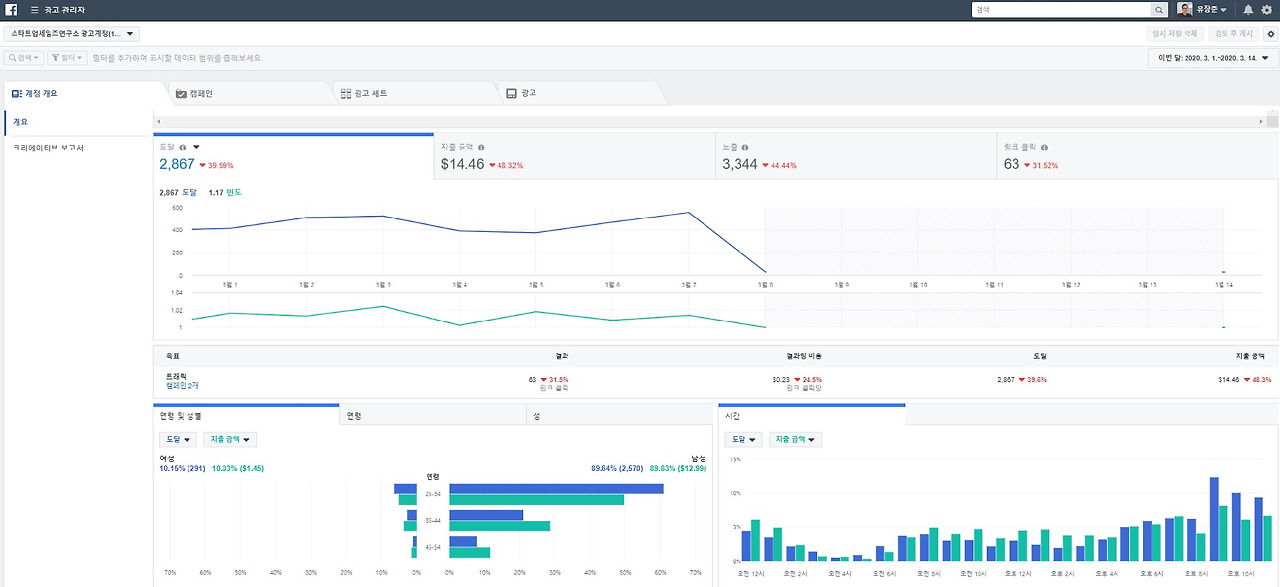
(4) 광고 관리자

모든 광고 집행 절차가 끝내고 '광고 관리자' 페이지에 들어가 보면, 지금까지 모든 캠페인과 광고 세트에 대한 광고 집행 결과를 볼 수 있다. 광고의 도달 수, 노출 수, 클릭 수가 표시되고 지출 금액도 표시가 된다. 또한 광고에 노출된 잠재 고객들의 인구통계학적인 분포와 반응한 시간대별 분포까지 대시보드 형식으로 보여준다. 이를 통해 다음번 광고 캠페인에서 타겟을 변경한다든지, 노출 채널을 변경한다든지 해서 소위 A/B 테스트를 진행할 수 있다. 페이스북 광고는 데이터 기반의 마케팅, 비즈니스 인텔리전스(Business Intelligence) 기반의 경영을 할 수 있도록 도움을 준다.

3.4.4. 광고관리자.jpg 페이스북 광고 - 광고 관리자 화면


keyword
매거진의 이전글전화 영업의 3가지 원칙