brunch

앰플리튜드(Amplitude), 왜 쓰는 걸까?

왜 유니콘 스타트업에서는 앰플리튜드를 쓰는 그로스마케터를 구할까?

by 엠제 emje

앰플리튜드란?

웹/앱 서비스 내에서 사용자들의 행동을 분석할 수 있는 프로덕트 애널리틱스(Product Analytics), 서비스 분석 툴입니다.


앰플리튜드_Amplitude_기본_개념_정의_대시보드사례.jpg


마테크 솔루션 중에 프로덕트 애널리틱스, 그 중에 앰플리튜드

앰플리튜드는 프로덕트 애널리틱스(Product Analytics)입니다. 단어가 영어일 뿐, 직역하면 서비스 분석 솔루션/툴입니다. 온라인 비즈니스, 서비스, 프로덕트, 마케팅 서비스들을 도와주는 기능들을 솔루션(Solution)/툴(Tool)이라고 많이 지칭합니다. 특히, 마케팅 쪽에서는 마테크 솔루션(Mar-tech Solution), 마테크 툴(Mar-tech Tool)이라고도 하죠.


마테크솔루션_앰플리튜드_그로스마케팅.jpg 마테크 툴은 엄청나게 많다....�


마테크솔루션_앰플리튜드_그로스마케팅-1.jpg 주요 툴들은 또 이렇게 나눌 수 있습니다.





구글 애널리틱스보다 '앱'에 좀 더 특화된 솔루션!

가장 유명한 마테크 솔루션으로는 구글 애널리틱스(Google Analytics)가 있습니다. 무료인 만큼 대중성이 높고 자사몰이 있는 웹 서비스를 하신다면 들어보셨을 것입니다. 이전에는 앱이 약하다는 단점이 있었지만, 최근 GA4는 앱까지 커버합니다.

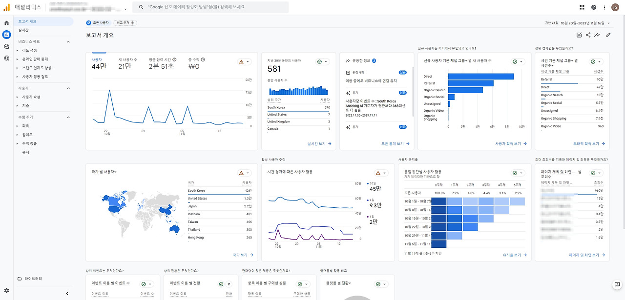
구글애널리틱스(GA4)_그로스마케팅.jpg 구글애널리틱스(Google Analytics4) 보고서 화면


GA4가 앱까지 커버한다 해도 아직 앱 분석의 디테일은 앰플리튜드가 강합니다. 즉 GA는 웹(Web)>앱(App), Amplitude는 앱(App)>웹(Web)의 순으로 장점이 있습니다.


또한 구글애널리틱스는 사용자를 서비스 웹/앱에 들어오게 하는 유입에 초점이 맞춰져있습니다. 사용자 획득이라고 하여, UA(User Acquisition)으로도 이야기하는데요. 모든 서비스의 첫 시작이라고 할 수 있습니다.


유튜브를 구독하기 위해서, 무신사에서 상품을 사기 위해서, 밀리의 서재에서 책을 읽기 위해서는 결국 유튜브, 무신사, 밀리의 서재에 유입되어야 하니까요. 즉 목표가 되는 전환을 위해서는 유입이 필수 요건입니다.


일례로 구글애널리틱스는 사용자의 유입을 만들어내는 채널(Organic, Paid, Refferal)의 데이터를 세부적으로 확인할 수 있습니다. (물론 앰플리튜드로도 확인할 수 있습니다.)

오가닉 채널(Organic)은 자연적인 방식으로, 네이버나 구글에 키워드를 직접 검색해서 들어온 경우

페이드 채널(Paid)는 퍼포먼스마케팅와 연계된 방식으로, 페이스북/인스타그램 광고나 네이버 검색 광고를 클릭해서 들어온 경우

추천(Referral)은 링크를 타고 들어오는 경우 등

앰플리튜드(Amplitude), 그로스마케팅할 때 쓰는 툴_3.jpg




앰플리튜드가 왜 필요한가요? 앱 분석을 위해 필요합니다.

앰플리튜드는 유입 이후 웹/앱 서비스 내에서의 사용자 여정(User Journey)을 행동(Event)을 기반으로 세부적으로 확인할 수 있습니다.

Q1. 사용자가 우리 서비스에 유입된 이후에 직후에 가장 많이 한 행동은 무엇일까?

A1. SALE을 눌러볼까, 상품을 검색해볼까, 가입을 할까, 혜택을 볼까?

Q2. A 브랜드에서 구매 완료 행동을 N개월에 걸쳐 X회 이상 한 유저들의 특성은 무엇일까?

앰플리튜드(Amplitude), 그로스마케팅할 때 쓰는 툴_4.jpg 앰플리튜드의 퍼널(Funnel) 차트



UA 관점 (User Acquisition) 이후로 언급되는 것은 리텐션 (Retention)인데요. 첫 방문, 첫구매로 사용자의 행동이 끝난다면 서비스가 장기적으로 살아남기는 어렵겠죠? 이에 따라 두 번, 세 번 방문하고 또 전환되는 재방문과 재구매가 중요합니다.


앰플리튜드는 전환된 사용자들의 행동을 세부적으로 분석하여, 여러 번 방문/전환한 충성 사용자들을 코호트화할 수 있습니다. (*코호트: 동일 특성을 가진 사용자의 집단화) 충성 사용자들의 코호트를 분석하여 특성을 파악하고 다른 사용자들이 충성 사용자가 될 수 있도록 유도할 수 있습니다.


즉, 구글 애널리틱스가 UA에 강점이 있는 솔루션이라면 앰플리튜드는 리텐션에 강점이 있는 솔루션이라고도 이야기할 수 있겠습니다. (물론 GA도 Retention을 볼 수 있고, 앰플리튜드도 UA를 볼 수 있습니다.)





앰플리튜드(Amplitude), 개인에게는 왜 필요한가요?

스타트업 쪽에서 데이터 분석 역량을 요하는 직군에게는 우대 사항 혹은 자격 요건이 됩니다. 오늘 기준 원티드에서 찾아본 채용 공고인데요.


여기어때에서 Growth Marketer(그로스 마케터)를 채용하는 공고에 주요 업무로 데이터 분석과 그로스 전략 수립이, 자격 요건에 마케팅 툴 [MMP(Appsflyer, Adjust), Amplitude, Braze, GA 등]에 대한 내용이 기재된 것을 확인할 수 있습니다.


채널톡의 마케팅 매니저 채용 공고 내에도 우대사항으로 세일즈포스(아마 태블로겠죠?), 앰플리튜드 등 데이터 솔루션을 통한 성과 측정이 언급됩니다.


앰플리튜드(Amplitude), 그로스마케팅할 때 쓰는 툴_1.jpg





결국 더 좋은 앱을 만들어 (수익을 높이고자) 쓰는 솔루션입니다.


왜 앱 데이터를 분석해야 할까요? 더 좋은 앱을 만들기 위해서겠죠. 앱 데이터는 무엇으로 구성될까요? 사용자들의 정보와 행동에 의해서 앱 데이터가 쌓입니다.


즉 사용자의 행동을 분석할수록 더 나은 프로덕트/서비스를 만들 가능성이 높아집니다. 사용자들이 불편을 느끼는 지점이 사용자들이 이탈하는 지점일테고, 불편을 개선하면 이탈률이 낮아지고 잔존율이 높아지며, 잔존율이 높아지면 전환의 대상이 되는 모수가 많아지기 때문입니다. 즉 더 많은 전환을 유도할 수 있게되어 서비스가 목표하는 KPI - 매출이나 회원수 등 - 을 달성할 수 있게됩니다.




앰플리튜드(Amplitude), 회사에게는 왜 필요한가요?

앰플리튜드를 사용하면 여러 종류의 데이터를 한 번에 보여주는 대시보드의 형태를 쉽게 쓸 수 있게 됩니다. 대시보드는 여러 차트의 구성으로 이루어져있는데요.


예를 들어 UA 대시보드라고 하면, 첫방문수 추이(차트1), 가입수 추이(차트2), 첫구매수 추이(차트3), 첫방문을 광고 매체 별로 쪼갠 것(차트1-1) 등으로 구성될 수 있겠습니다.

대시보드_그로스마케팅-1.jpg



이외 데이터에 대한 접근성을 높여서 회사 구성원들의 데이터 기반 의사 결정 (data-driven) 의사결정을 돕습니다. 데이터를 sql, python으로만 추출하는 경우 이 데이터 스킬셋이 있는 사람들만 데이터를 추출할 수 있는데요. Amplitude는 한 번 도입해두면 차트를 그리는 것이 훨씬 쉬워, 원하는 것을 보기도 쉽습니다.

대시보드_그로스마케팅-2.jpg


마지막으로 데이터의 연동이 빠르다는 것 또한 장점입니다. 어제의 매출 데이터도, 오늘 오전의 유입 데이터도 바로 확인할 수 있습니다.

대시보드_그로스마케팅-3.jpg




앰플리튜드 누가 쓰나요?

마케터와 서비스기획자(PM/PO), 데이터 분석가(Data Analyst), UIUX 디자이너 등 여러 직군에서 활용할 수 있습니다.



언제, 어디에 쓰나요?

전체 구성원들이 함께 확인할 수 있는 KPI 대시보드

마케터가 사용하는 마케팅 대시보드

서비스기획자(PM)이 사용하는 프로덕트 대시보드

디자이너가 사용하는 디자인 대시보드 등이 있습니다.


앰플리튜드(Amplitude), 그로스마케팅할 때 쓰는 툴_마케팅대시보드_8.jpg 앰플리튜드의 마케팅 대시보드 샘플
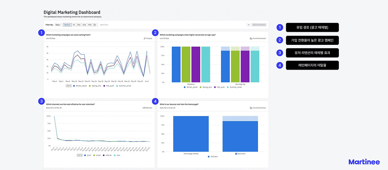
앰플리튜드(Amplitude), 그로스마케팅할 때 쓰는 툴_이커머스_KPI대시보드_6.jpg 앰플리튜드의 이커머스 KPI 대시보드 샘플
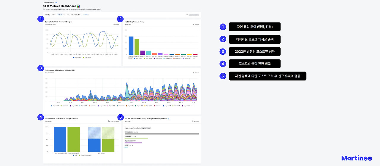
앰플리튜드(Amplitude), 그로스마케팅할 때 쓰는 툴_콘텐츠대시보드_9.jpg 앰플리튜드의 콘텐츠 대시보드 샘플
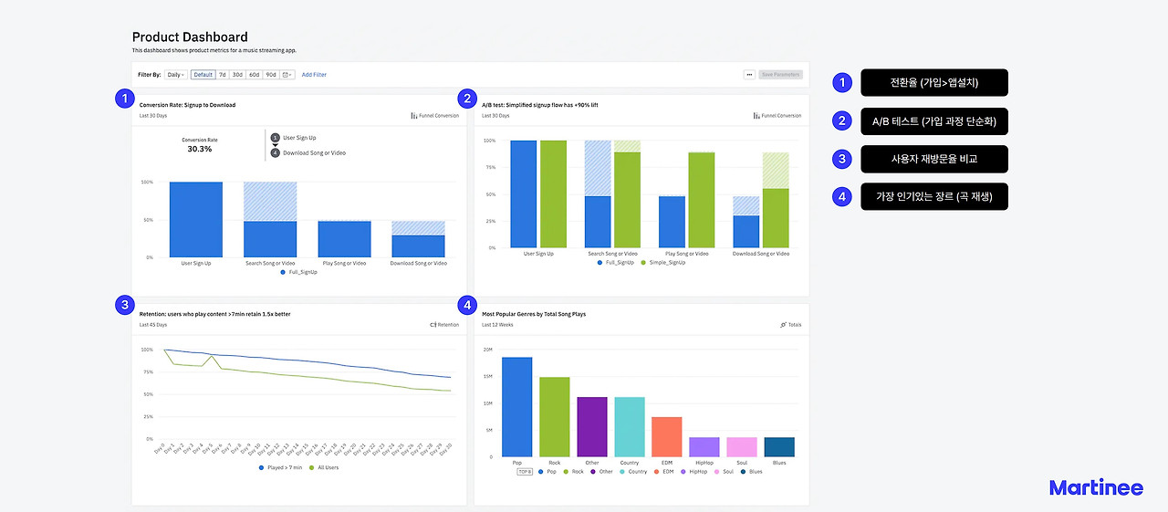
앰플리튜드(Amplitude), 그로스마케팅할 때 쓰는 툴_프로덕트대시보드_7.jpg 앰플리튜드의 프로덕트 대시보드 샘플



앰플리튜드 어떻게 쓰나요?

무료 버전이나 구독 모델을 사용해볼 수 있습니다.

앰플리튜드(Amplitude), 그로스마케팅할 때 쓰는 툴_5.jpg

https://amplitude.com/pricing

앰플리튜드 정규 도입은 한국 공식 리셀러인 AB180/CJ맥소노미를 통해 진행할 수 있습니다. 이후 기획자들의 택소노미 설계와 개발자들의 구현을 통해 도입이 완료됩니다.




앰플리튜드의 존재가 당연해집니다.

앰플리튜드를 한 번 사용하면 없는 것을 상상하기 어렵습니다. 앰플리튜드의 효능을 체감하는 곳들은 많습니다. 29CM, 무신사, SSG, 올리브영 등 '앱'이 중요한 주요 커머스들은 많이들 사용합니다!


(참조) 29CM의 데이터 그로스팀의 데이터 분석가 분이 쓰신 글

https://medium.com/29cm/목적-조직에서의-da가-하는-일-bc4cf2535a89




앰플리튜드 본사? 리셀러? 컨설팅펌?

앰플리튜드의 한국 공식 판권은 AB180과 CJMaxonomy(CJ맥소노미)가 가지고 있습니다. 제가 재직 중인 마티니아이오(martinee.io)는 컨설팅펌입니다.


마티니의 그로스팀은 Amplitude를 도입할 때 택소노미 설계를 도와주고 데이터 파이프라인을 구축을 지원하며, 대시보드의 기획과 제작을 돕습니다. 즉 앰플리튜드가 '참고서'라고 했을 때 이를 판매하는 서점은 AB180과 CJ맥소노라면, 마티니는 과외 선생님입니다. 어떤 식으로 과외가 진행되는지, 시연을 원하시는 분들은 연락주세요!




풀스택 마케팅 컨설팅펌 마티니아이오

https://martinee.io/



마케터 문명진(엠제)의 링크드인

https://www.linkedin.com/in/marketeremje/



keyword
이전 14화온라인 웨비나 기획 AtoZ (ft. B2B 마케팅)