AI한테 성과평가 만들어달라고 했더니, 진짜 해버렸다

코딩 1도 모르는 HR 11년차의 바이브코딩 실험기

by Ehecatl

어제, 나는 성과평가 시스템을 만들었다

정확히 말하면, 로그인 화면부터 권한 분리, 전사 목표 연결, 보상 연동, 결재 프로세스까지 갖춘 SaaS 수준의 성과평가 프로그램을 하루 만에 완성했다. 개발자는 한 명도 없었다. 나는 코딩을 모른다. HTML이 뭔지, 자바스크립트가 뭔지 설명하라면 할 수 없다. 그런 내가 하룻밤 만에 이 모든 것을 끝냈다.

지금으로부터 10년 전, 성과평가 프로그램을 만든다는 것은 기업에서 하나의 거대한 프로젝트였다. 사람이 갈려 나갔고, 비용은 수억에 달했으며, 한 번 수정이 발생하면 돌이킬 수 없는 사고로 이어졌다. 그렇다고 외주를 맡기자니 우리 회사 사정을 모르는 외부 업체가 제대로 만들어줄 리 없었다. 누가 봐도 하이리스크, 로우리턴의 영역이었다. 그런 것을 내가 하룻밤 만에 만들어버렸다. 세상의 흐름이 이렇게까지 빨라졌다.

과장이 아니다. 이 글에서 내가 AI에게 뭐라고 말했고, AI가 그 말을 듣고 어떤 화면을 만들어냈는지를 11개 장면의 캡처와 함께 하나하나 보여주겠다. 하지만 그 전에, 이런 일이 왜 가능해졌는지부터 이야기해야 한다.


하루 만에 3000억 달러가 사라진 이유

2026년 2월, 미국 소프트웨어 시장에서 단 하루 만에 3000억 달러가 증발했다. 일주일 사이 1조 달러에 가까운 시가총액이 사라졌다. 같은 시기 40일 만에 미국 테크 업계에서만 약 8만 명 이상의 해고가 발표되었다. 세일즈포스, 아마존, 블록 등이 그 중심에 있다.

왜? AI가 코딩을 너무 잘하게 되었기 때문이다.

이건 단순한 주가 변동이 아니라 패러다임의 전환이다. 기존에 사내 시스템을 구축하려면 개발자 수십 명과 수개월의 시간, 수억 원의 비용이 필요했다. 그래서 대부분의 기업은 "그냥 남이 만든 걸 구독하자(Buy)"를 선택했다. 그런데 바이브코딩 시대가 열리면서 상황이 완전히 달라졌다. 현업 전문가가 AI에게 원하는 것을 설명하면 하루 만에 우리 회사에 딱 맞는 맞춤형 시스템이 완성된다. "우리한테 딱 맞게 직접 만들자(Build)"가 가능해진 것이다. 거기에 비용은 거의 들지 않고, 원하는 대로 수정하는 것도 너무나 쉽다. 시장이 반응한 것은 당연하다.


바이브코딩, 대체 뭔가?

"개발 언어를 몰라도, 내가 원하는 '느낌(Vibe)'과 '의도'를 말로 설명해 소프트웨어를 만드는 방식"

코드를 짜는 게 아니라, 내가 원하는 것을 대화하듯 설명하면 AI가 알아서 만들어준다. 마치 훌륭한 개발팀에게 기획서를 건네는 것과 같다. 다만 그 개발팀이 몇 초 만에 결과물을 내놓는다는 차이가 있을 뿐이다.


어떤 도구를 써야 하는가

2026년 2월 현재, 가장 접근하기 쉬운 도구로는 Lovable AI가 꼽힌다. 대화 기반의 자동 생성 중심이라 코딩 경험이 전혀 없는 사람도 쉽게 시작할 수 있다. 내가 이번 성과평가 시스템을 만든 도구도 바로 Lovable AI다.

다만 Lovable AI가 항상 정답은 아니라는 점을 분명히 한다. 실제 프로토타입을 가장 빠르게 구현하는 AI는 Bolt.new로 평판이 나있다. 이는 아이디어를 바로 눈에 보이는 형태로 구현해보고 싶을 때 유용하다. 그 외에도 바이브 코딩을 구현하는 AI 는 각자의 특색을 가지고 있어 각자의 목적에 맞는 도구를 가지고 있기에 이를 상황에 따라 선택하여야 한다.


자, 그럼 직접 보여주겠다

말로만 하면 믿지 않을 테니, 내가 하루 만에 만든 성과평가 시스템 'ehecatl'의 실제 화면을 공개한다. 각 장면마다 내가 AI에게 어떤 말을 했고, Lovable AI가 그 말을 듣고 어떤 화면을 만들어냈는지를 함께 보여주겠다.

※ 다만 아래 바이브코딩은 이해를 돕기위해 쉽게 요약하여 작성된 내용으로 구현을 위해선 보다 상세하고 구체적으로 접근해야 한다

(하단 시스템은 게스트계정으로 우측 URL 에 언제든 접속하여 보실수 있습니다. https://ehecatl-perf.lovable.app/login )


장면 1. 로그인 화면

바이브코딩 : "회사 이메일만 로그인 가능하게 해줘. 게스트 체험 안내도 포함해줘."

AI 결과물 : 우리 회사 이메일 주소(@company.com)로만 접속 가능한 로그인 화면이 만들어졌다. 외부인은 로그인할 수 없도록 자동으로 걸러내고, 처음 방문한 사람을 위한 게스트 체험 안내와 문의 링크까지 카드 형태로 깔끔하게 배치되었다.

image.png


장면 2. 대시보드

바이브코딩 : "내 목표 현황, 승인 대기, 협업 승인을 한눈에 보여주는 기업형 대시보드를 만들어줘."

AI 결과물 : 화면 상단에 4개의 요약 카드(내 목표 수, 확정된 목표, 직속 상사 승인 대기, 협업 부서 승인 대기)가 배치되고, 아래에는 상태별로 탭을 눌러 필터링할 수 있는 목표 목록이 나온다. 직급에 따라 보이는 정보가 다르게 설정되어, 팀원은 자기 것만, 팀장은 팀 전체를 볼 수 있다.

image.png



장면 3. 목표관리

바이브코딩 : "전사 목표-부서 목표-개인 목표를 계층 구조로 관리할 수 있는 표를 만들어줘. 상위 목표와 자동 연결되게 해줘."

AI 결과물 : 펼치고 접을 수 있는 표 형태로 목표 목록이 표시된다. 전사/부서/개인 단위로 필터링할 수 있고, 각 목표를 클릭하면 상위 목표와의 연결 관계, 협업 부서, 진행 일정이 펼쳐진다. 개인 목표를 만들면 반드시 상위 부서 목표와 연결해야 저장되는 구조라, 전사 전략과의 정렬이 자동으로 강제된다.

image.png


장면 4. 목표 추가

바이브코딩 : "SMART 기준으로 KPI를 입력하는 양식을 만들어줘. 상위 목표 선택하고 기여 비중도 입력하게 해줘."

AI 결과물 : 목표 제목, 측정 지표, 목표값, 달성 기한, 상세 설명을 입력하는 양식이 생성되었다. 상위 목표를 선택하는 드롭다운 메뉴가 있고, 이 목표가 상위 목표에 얼마나 기여하는지 가중치를 퍼센트로 입력한다. 정량 목표와 정성 목표를 구분할 수 있고, 필수 항목을 빠뜨리면 경고가 뜬다.

image.png
image.png


장면 5. Line of Sight — 전사 전략과 나의 연결

바이브코딩 : "전사 전략부터 개인 목표까지 어떻게 연결되는지 한눈에 보이는 조직도 형태의 흐름도를 만들어줘."

AI 결과물 : 위에서 아래로 흐르는 조직도 형태의 시각화가 완성되었다. 전사 목표 → 부서 목표 → 개인 목표가 연결선으로 이어지고, 내 목표를 클릭하면 해당 목표로 바로 이동한다. 아직 목표를 연결하지 않은 사람은 자동으로 표시되어 관리자가 한눈에 파악할 수 있다. 수많은 목표 속에서 내 목표가 어디에 위치하는지 강조 표시까지 지시해서 구현한 것은 정말 인상적이었다.

image.png


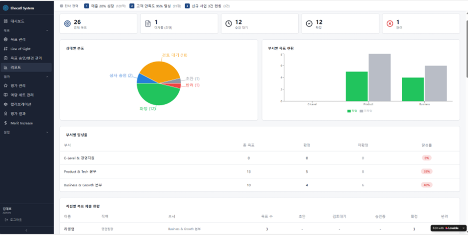
장면 6. 목표 관리 리포트

바이브코딩 : "부서별, 팀별 목표 달성 현황을 통계로 보여주고, 엑셀로 내보낼 수 있게 해줘."

AI 결과물 : 제출/미제출/승인 대기/확정 상태별 통계 화면이 나오고, 부서별 달성률을 표와 차트로 동시에 시각화한다. 관리자 전용 화면으로 설정되어 있고, 데이터를 엑셀(CSV) 파일로 내보내는 기능까지 포함되었다.

image.png


장면 7. 평가관리

바이브코딩 : "목표 달성 점수와 역량 평가를 합쳐서 종합 평가 시스템을 만들어줘."

AI 결과물 : 평가 대상자 목록이 나오고, 각 사람의 목표 달성률이 자동으로 계산된다. 자기 평가와 상사 평가가 구분되어 입력되고, 평가 기간을 설정해 해당 기간의 성과만 평가할 수 있게 관리 기능이 포함되었다.

image.png
image.png


장면 8. 역량 세트 관리

바이브코딩 : "직무별로 필요한 역량 항목과 행동 기준을 정의하고 관리할 수 있게 해줘."

AI 결과물 : 역량 묶음을 만들고, 수정하고, 삭제하는 관리 화면이 생성되었다. 각 역량 묶음 안에 세부 역량 항목과 단계별 행동 기준을 정의할 수 있고, 부서나 직무별로 어떤 역량 묶음을 적용할지 연결하는 기능까지 갖추었다. 관리자와 팀장만 편집할 수 있도록 권한이 제한되어 있다.

image.png


장면 9. 캘리브레이션 — 평가 공정성 조율

바이브코딩 : "평가 결과가 공정한지 부서 간에 등급을 조정할 수 있는 회의 지원 화면을 만들어줘."

AI 결과물 : 가로축과 세로축으로 성과와 잠재력을 나눈 9칸 격자(9-Box Grid)가 나타나고, 각 직원의 위치를 마우스로 끌어서 옮길 수 있다. 부서별 평가 등급 분포를 비교할 수 있고, 누가 언제 어떻게 등급을 조정했는지 이력이 자동으로 기록된다. 관리자와 팀장만 접근 가능하다.

image.png


장면 10. 평가 결과

바이브코딩 : "최종 확정된 평가 등급과 피드백을 조회할 수 있게 해줘."

AI 결과물 : 개인별 종합 평가 결과가 한 장의 요약 카드로 표시된다. 목표 달성 점수와 역량 평가 점수가 합산되고, 최종 등급 확정 여부가 나온다. 본인은 자기 결과만, 팀장은 팀원 전체, 관리자는 전사 결과를 볼 수 있도록 조회 범위가 자동으로 제한된다.

image.png


장면 11. 보상 연동 — 급여 인상 시뮬레이션

바이브코딩 : "평가 등급에 따라 급여 인상률을 자동 계산하고, 부서별 예산도 관리할 수 있게 해줘."

AI 결과물 : 평가 등급별로 인상률을 설정하는 표가 나오고, 이를 기반으로 부서별 인상 예산을 자동으로 시뮬레이션한다. 인상률이 자동 계산되며, 예산을 초과하면 경고가 뜬다. 관리자 전용 기능으로, 실제로 연봉 협상 전에 시나리오별로 미리 돌려볼 수 있는 수준이다.

image.png
image.png


(상단 시스템은 게스트계정으로 우측 URL 에 언제든 접속하여 보실수 있습니다. https://ehecatl-perf.lovable.app/login )


만들고 나서 느낀 것

놀랍게도, 내가 알고 있는 모든 것이 구현 가능했다.

기본적인 보안, 회사 고유 색상과 디자인, 기능의 세부 설정까지 어려울 것이 없었다. 팀원부터 임원까지 직급별로 권한을 나누고, 어드민이 메뉴 자체를 통제하는 것까지 대화 몇 번이면 되었다.

가장 인상적이었던 것은 전사 전략과 개인 목표를 시각적으로 연결하는 부분이었다. 성과평가를 10년 넘게 해오면서 늘 고민이었던 '직원이 자기 목표가 전사 전략의 어디에 있는지 체감하게 하는 방법'을 AI가 너무나 자연스럽게 해결해주었다. 그 순간 깨달았다. 이건 아이디어 수준이 아니라, 전문가 수준의 구현이다. 지식을 가진 사람이 빨리 실행하는 것만이 살아남는 시대가 온 것이다.

내가 공부한 SHRM 이론들을 적용하는 것도 전혀 무리가 없었다. 각 평가 항목을 필수값으로 지정하고, 항목 간 연계를 설정하고, 평가자와 피평가자가 상호 합의하는 구조까지 충분히 구현할 수 있었다.

일반 그룹웨어에서 성과평가 기능만 분리해 둔 것 같은 인상을 주었다. 내가 만든 프로그램은 결재부터 전체 공개, 메일 발송, 전사 공지까지 모두 가능했다. 지금은 IT 회사를 예시로 만들었지만, 제조업이든 대기업이든 규모에 관계없이 인사팀장이 직접 이런 성과평가 시스템을 만들어 낼 수 있다. 너무나 쉽다.

보상 연동 매트릭스까지 프로그램에 반영시킬 수 있다는 것을 확인했을 때, 큰돈 주고 외부 시스템을 도입할 필요가 없는 세상이 정말로 왔다는 것을 실감했다.


그러나, 한계는 분명하다

흥분을 가라앉히고 냉정하게 말해야 할 것이 있다. 바이브코딩에는 분명한 한계가 존재한다.

첫째, '작동'이 '안전'을 보장하지 않는다. AI는 프로그램을 돌아가게 만드는 데 천재적이지만, 외부의 악의적 침입을 막는 데는 소홀하다. 화면은 멀쩡해 보여도, 보안의 문은 열려 있을 수 있다.

둘째, 유지보수가 어렵다. 내가 직접 만들지 않은 내부 구조는 문제가 터졌을 때 원인을 찾기 어렵다. AI에게 다시 물어도 매번 다른 답을 내놓을 뿐, 책임은 지지 않는다.

셋째, AI가 존재하지 않는 외부 도구를 추천하거나, 안전이 검증되지 않은 재료를 가져와 시스템 전체를 위험에 빠뜨릴 수 있다.

넷째, 현장 맥락의 부재다. AI는 인터넷의 데이터로 학습한다. 실제 공장 설비의 미세한 오차, 전력 변수, 외부와 단절된 특수 환경 같은 '현장의 물리적 지식'은 AI에게 여전히 미지의 영역이다.

다섯째, 화면 위의 프로그램은 말로 뚝딱 만들 수 있어도, 그것이 실제 물리적 장비와 연결되어 안전하게 작동하려면 고도의 전문 지식과 현장 경험이 반드시 필요하다.


그래서, 살아남는 사람

바이브코딩이 엄청난 엔진이라면, 이를 조절할 브레이크와 핸들은 인간 전문가의 몫이다. 보안과 ISO 표준이라는 브레이크, 인사 전략과 현장 통찰이라는 핸들. 이 둘 없이 엔진만 세게 밟으면 사고가 난다.

이제 리더의 핵심 역량은 '직접 코드를 짜는 것'이 아니다. AI가 만든 결과물이 법적으로, 윤리적으로, 물리적으로 안전한지 검증하는 능력으로 이동한다.

나는 어제 하루 만에 성과평가 시스템을 만들었다. 그리고 이 경험은 HR과 총무, 법무 영역에 너무나도 많이 활용될 부분이 있다는 것을 깨닫게 해주었다. 어떤 것부터 만들어 낼지, 어디에 어떻게 연결해 나갈지, 사뭇 두근거리기 시작했다.

바이브코딩을 사용하는데 코딩을 배울 필요는 없다. 하지만 코딩에대한 지식을 가지고 있는 인적자원은 반드시 필요한 존재이며 앞으로도 이런 기술적 통찰을 가지고 있는 인력이 계속해서 살아남을 것임은 너무나도 자명하다. 그리고 바이브코딩을 통해 당신이 가지고 있는 문학, 철학, 인문학, 사회과학적 도메인 지식은, 이제 진실로 강력한 무기가 되었다.



작가의 이전글AI 시대, 개인의 나약함에 대하여