brunch

언택트 시대, 디지털 사이니지의 새로운 역할

긍정의 메시지

by YM

이제 많은 국가들이 락다운(lockdown) 조치를 완화하고 비즈니스를 다시 재개하고 있다. 하지만, 아직까지 고객과 임직원을 안전하게 보호하고 새로운 확산을 막을 수 있을지가 우리의 관심사이다. 바이러스 확산을

떠나서 이번 기회에 기본적인 위생 및 특정 형태의 사회적 거리를 하나의 새로운 문화로 받아들이고 만들어가야 한다.


비즈니스가 재개되면서 그동안 집에 갇혀 있던 사람들이 밖으로 쏟아져 나온다. 쇼핑몰, 레스토랑 등에서

안전한 쇼핑과 식사를 즐기기 위해서는 기본적인 위생 방역은 물론이고, 현재의 매장 상황을 정확히 알려주고, 필요한 메시지를 바로바로 고객들에게 알려줄 필요가 있다. 따라서 그 어느때 보다 디지털 사이니지의 역할이 중요하고, 이는 브랜드에 대한 신뢰도로 연결된다.




고객 데이터를 분석하고 이를 재생산하여 고객에게 제공하는 디지털 사이니지의 새로운 역할

언택트 시대에 디지털 사이니지는 더 많은 고객 데이터를 수집하고 분석한다. 이를 비디오나 텍스트 형태로

고객에게 제공하고, 동시에 COVID-19 관련 맞춤형 콘텐츠를 제공할 수 있다.


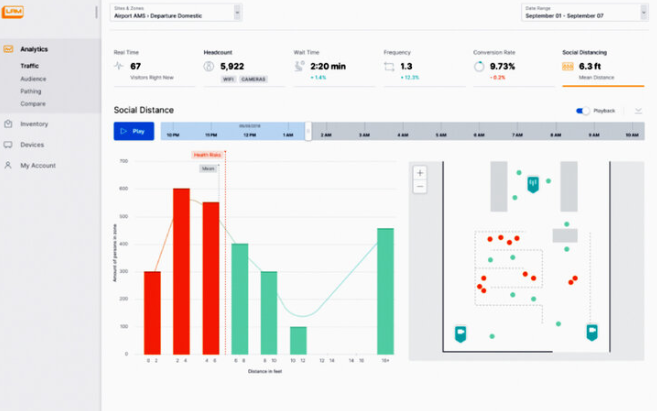
미국 "LiveReach Media"는 고객 간의 거리를 추적하고 관련 콘텐츠를 화면으로 보내서, 사회적 거리를

교육하는 디지털 사이니지 솔루션을 출시했다. 또한 마스크를 착용한 고객 수를 확인하는 기능도 추가로

제공하여, 사회적 교육 효과를 높이고자 한다.

img.png Create A Safe Space (출처 : livereachmedia.com)


img.png Analytics & Statistical Modeling (출처 : livereachmedia.com)


"Novisign"의 솔루션은 매장에 들어오는 고객의 수를 계산하고, 이를 초과하면 신규 고객의 진입을 제한할

수 있다. 이 솔루션을 도입한 이후, 고객을 통제하고 안내하기 위한 별도의 직원을 배치할 필요 없는 만큼

생산성 향상에 도움이 된다.


img.png 출처 : www.novisign.com


img.png 출처 : www.novisign.com


아울러, "Novisign"은 손세정제와 디지털 사이니지를 연계한 키오스크도 함께 출시했다. All-in-one 콘셉트의 제품으로 리테일 매장이나, 쇼핑몰 등 실내 환경에서 유용하게 사용 가능하다. 특히 출입구 앞이나 사람들이 붐비는 곳에 배치하여, 손 세정제를 사용하면서 광고를 보거나, 안내 메시지를 볼 수 있도록 유도한다.


img.png 출처 : www.novisign.com


img.png 출처 : www.novisign.com


"22miles"라는 회사는 "TempDefend"라는 체온 측정 기능에 특화된 솔루션을 출시했다. 얼굴인식 기능을 통해 출입 통제가 가능하며 알람 서비스와 마스크 착용 독려 등의 메시지도 전달할 수 있다.


img.png 출처 : https://www.22miles.com/tempdefend/


img.png 출처 : https://www.22miles.com/tempdefend/


"Flir systems"도 유사하게 체온 측정 후 스크리닝 기능이 포함된 키오스크 출시한다. 이 회사는 고성능

열감시 카메라 시스템을 직접까지 공급하여 고객에게 Total 솔루션을 공급한다.


img.png 출처 : flir.com


img.png 출처 : flir.com


독일 "Wanzl"社는 글로벌 Cart제작 전문업체이다. COVID-19 대응을 위해, 매장 내 입장객 제한 안내 및 Queue manangement 솔루션도 개발 중인데, 업체는 본인들의 장점인 Cart 전문성을 활용하여 Cart 수를 기준으로 입장하는 고객을 카운팅 하는 시스템을 활용하고 있다.


img.png 출처 : wanzl.com


img.png 출처 : wanzl.com




긍정적인 마인드셋으로 새로운 사업기회에 적극적인 대응 필요

불확실한 미래와 부정적인 뉴스 속에서 당시은 길을 잃기 쉽다. 집에서 TV를 보거나, 간단히 쇼핑을 하러

나가도, "손을 잘 씻고, 반드시 마스크를 착용해야 한다"는 다소 무거운 문구만이 우리를 맞이한다.

긍정적이고 희망적인 메시지는 잘 보이지 않는다.


img.png


바로 이럴 때, 디지털 사이니지를 활용하여 사람들에게 재미있고, 긍정적인 메시지를 보내보자.

바이러스를 극복하고 건강하게 회복한 사람들이 이야기, 드라이브 스루 등 코로나 바이러스 검사를 받으면서 생겼던 에피소드, 각 매장에서 코로나 바이러스를 극복하기 위해 노력하고 있는 내용, 새로운 요리 레시피,

추천영화나 인기 드라마에 대한 정보 등등 이러한 소소한 내용은 결국 경험과 고객가치를 확대할 수 있도록

도와준다. 긍정적인 환경은 불안한 고객에게 편안함과 미소를 준다.


keyword
작가의 이전글언택트 시대에 "배달 로봇" 성큼 다가온다